Poznámka:
Přístup k této stránce vyžaduje autorizaci. Můžete se zkusit přihlásit nebo změnit adresáře.
Přístup k této stránce vyžaduje autorizaci. Můžete zkusit změnit adresáře.
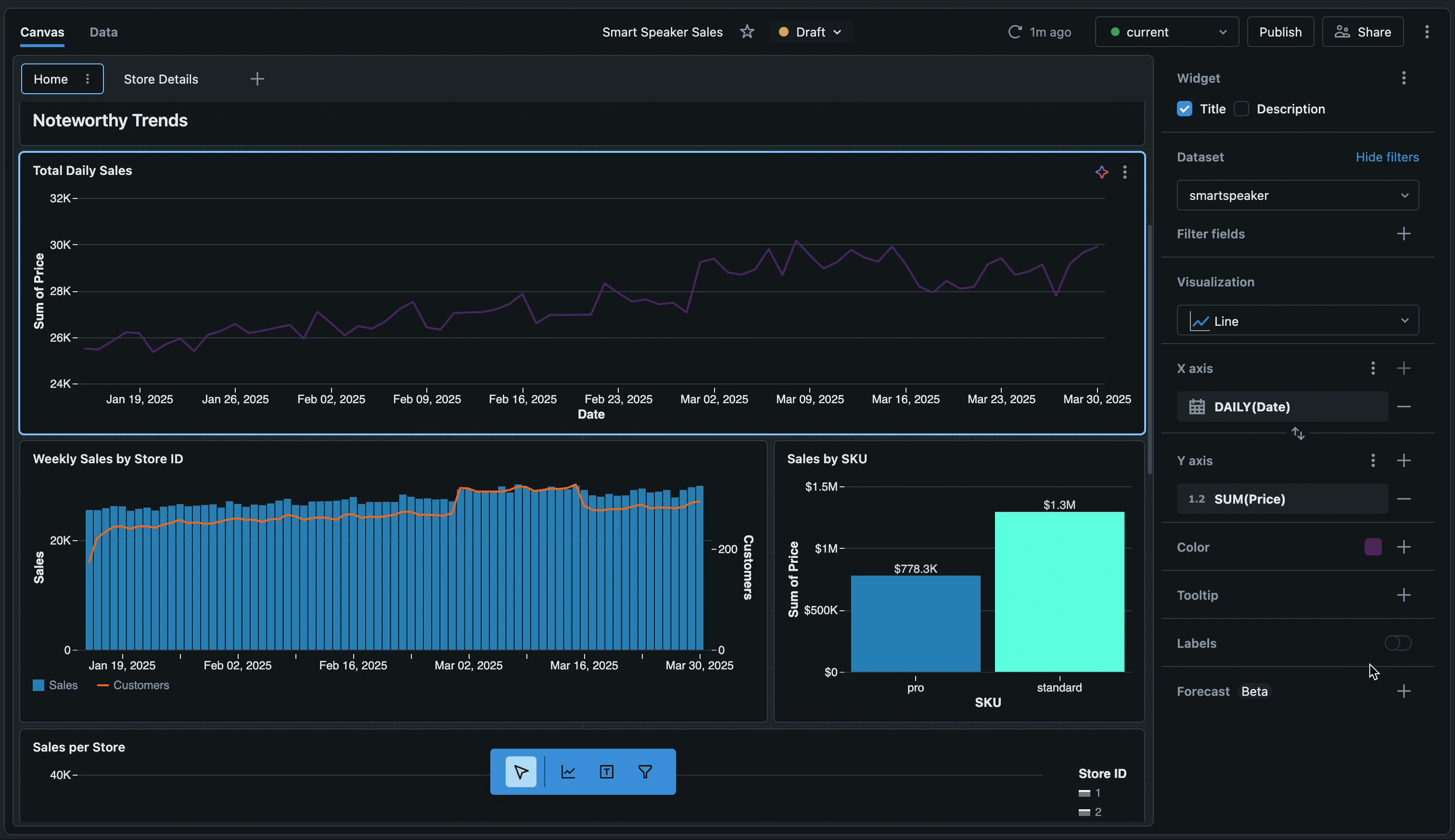
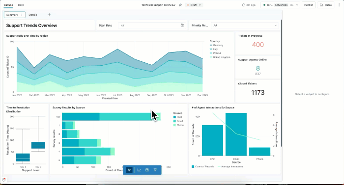
Pomocí řídicích panelů můžete vytvářet vizualizace dat a sdílet sestavy s týmem. Řídicí panely AI/BI obsahují vytváření s asistencí umělé inteligence, vylepšenou knihovnu vizualizací a zjednodušené prostředí konfigurace, abyste mohli rychle transformovat data na přehledy s možností sharable. Po publikování můžete řídicí panely sdílet s kýmkoli, kdo je zaregistrovaný ve vašem účtu Azure Databricks, i když nemají přístup k pracovnímu prostoru.
Řídicí panely autorů
| funkce | Description |
|---|---|
| Řídicí panely autorů | Naučte se vytvářet, zobrazovat, organizovat a odstraňovat řídicí panely. Spolupracujte na konceptech a používejte klávesové zkratky pro efektivní úpravy. |
| Datové sady | Definujte datové sady z tabulek, zobrazení nebo vlastních dotazů, které umožňují vizualizace řídicích panelů. |
| Vizualizace | Vytváření grafů a vizualizací pomocí AI asistovaného vytváření nebo ruční konfigurace Prozkoumejte typy vizualizací a možnosti formátování. |
| Filtry | Pokud se chcete zaměřit na konkrétní data, použijte globální filtry, filtry na úrovni stránky a widgetu. K interaktivnímu zkoumání použijte křížové filtrování a podrobnou analýzu. |
| Vlastní výpočty | Můžete vytvářet počítaná pole a výrazy úrovně detailu k analýze dat bez úprav datové sady. |
| Nastavení řídicího panelu | Přizpůsobte si motiv, barvy, písma a nastavení národního prostředí řídicího panelu. |
Sdílení a spolupráce
| funkce | Description |
|---|---|
| Publikování a sdílení řídicích panelů | Publikujte řídicí panely se sdílenými nebo individuálními oprávněními k datům. Sdílejte je na úrovních pracovního prostoru a účtu. |
| Plánování a přihlášení k odběru | Nastavte plány automatizovaných aktualizací a předplatné pro e-mail nebo Slack u publikovaných řídicích panelů. |
| Vložení řídicích panelů | Vložení publikovaných řídicích panelů do externích webů a aplikací pomocí elementů iframe |
| Genie Spaces | Povolte zkoumání dat přirozeného jazyka publikováním Genie Spaces pomocí řídicích panelů. |
Automatizace a integrace
| funkce | Description |
|---|---|
| Import a export | Přeneste řídicí panely mezi pracovními prostory exportem a importem souborů řídicího panelu. Upravte soubory řídicího panelu přímo pro pokročilé přizpůsobení. |
| Správa zdrojového kódu | Integrace Gitu slouží ke správě verzí řídicích panelů a spolupráci s týmy. |
| Deklarativní balíčky automatizace | Řídicí panely můžete spravovat prostřednictvím programového kódu s využitím deklarativních balíčků automatizace pro pracovní postupy "infrastructure-as-code". |
| Rozhraní REST API | Automatizace vytváření, správy a sdílení řídicích panelů pomocí rozhraní REST API Služby Azure Databricks |
| Lakeflow Úlohy | Naplánujte aktualizace řídicího panelu pomocí úloh Lakeflow pro automatickou orchestraci pracovních postupů. |
Monitorování používání
| funkce | Description |
|---|---|
| Monitorování využití | Sledování vytváření, zobrazení a interakcí řídicího panelu pomocí protokolů auditu a systémových tabulek |
Další kroky
- Začínáme s kurzy: Postupujte podle podrobných pokynů k vytvoření prvního řídicího panelu, používání vizualizací s asistencí umělé inteligence a seznámení s pokročilými technikami. Podívejte se na tutoriály k řídicímu panelu.
- Prozkoumejte ukázkové řídicí panely: Naklonujte a přizpůsobte předem připravené řídicí panely, abyste mohli začít s analýzou. Viz Vytvoření řídicího panelu.
- Optimalizace výkonu: Přečtěte si o strategiích ukládání do mezipaměti a technikách optimalizace pro velké datové sady. Viz Optimalizace datové sady a ukládání do mezipaměti.
- Limity kontroly: Zkontrolujte číselné limity pro řídicí panely, včetně limitů stránek a dalších kvót. Viz omezení řídicího panelu a limity prostředků.
- Připojení k datům: Zjistěte, jak definovat datové sady a připojit se k tabulkám, zobrazením a vlastním dotazům. Viz Vytvoření a správa datových sad řídicích panelů.