Kurz: Použití ukázkových řídicích panelů

V tomto kurzu se dozvíte, jak importovat a používat ukázkové řídicí panely z galerie ukázek. Tyto řídicí panely znázorňují některé z bohatých vizualizací, které můžete použít k získání přehledů z dat. Není vyžadováno žádné nastavení. Tyto řídicí panely používají data, která už jsou ve vašem pracovním prostoru k dispozici, a spoléhají na výpočetní prostředek (označovaný jako SQL Warehouse) už nakonfigurovaný. Abyste mohli začít, nemusíte být správcem.

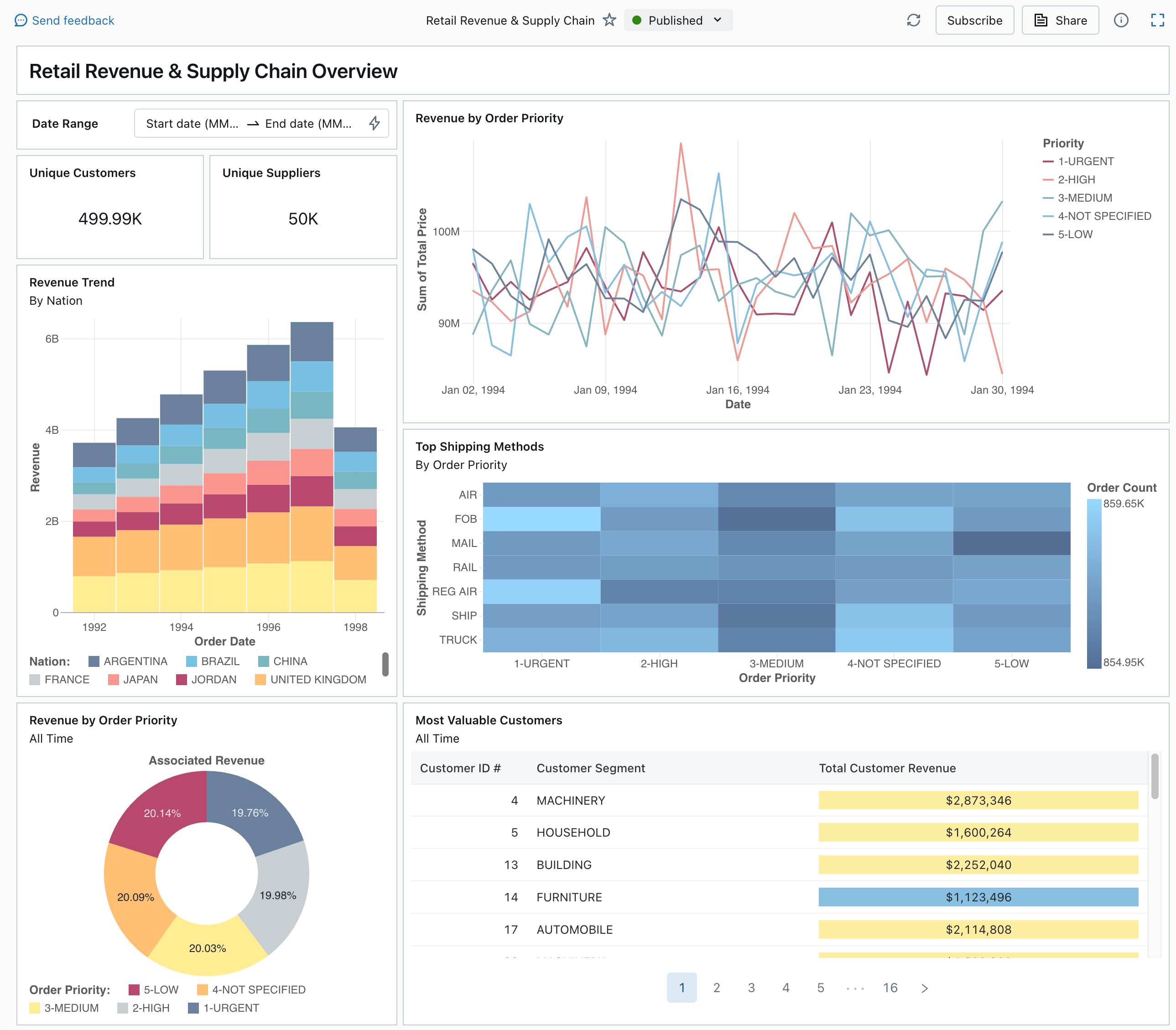
Publikovaný řídicí panel z galerie ukázek

Informace o všech typech a funkcích vizualizací dostupných pro řídicí panely najdete v tématu Řídicí panely .

Import řídicího panelu

  1. Na bočním panelu klikněte na Ikona řídicích panelůŘídicí panely.

    Pokud má váš pracovní prostor nějaké uložené řídicí panely, zobrazí se v seznamu.

  2. Klikněte na Zobrazit galerii ukázek.

  3. Na dlaždici Retail Revenue & Supply Chain (Výnosy z maloobchodního prodeje a dodavatelského řetězce ) klikněte na Importovat. Řídicí panel se naimportuje do vašeho pracovního prostoru a vy jste vlastníkem.

Zobrazí se importovaný řídicí panel konceptu a jeho vizualizace se aktualizují.

Návrh panelu pro maloobchodní příjmy a dodavatelský řetězec

Ukázkový řídicí panel můžete importovat několikrát, a každý uživatel ho může také importovat samostatně. Můžete také importovat řídicí panel analýzy jízdy taxislužby NYC.

Prozkoumejte dotaz vizualizace

  1. Každá vizualizace na řídicím panelu je výsledkem dotazu. Můžete získat přístup ke všem dotazům prostřednictvím karty Data na řídicím panelu návrhu. Klikněte na Data v levém horním rohu obrazovky. Potom kliknutím na datovou sadu, kterou chcete zobrazit, zobrazíte přidružený dotaz.

Záložka dat řídicího panelu s dotazy

Editor SQL obsahuje dotaz a výsledky, které jsou uvedené v tabulce pod dotazem.

Ukázkové řídicí panely využívají data z katalogu samples, která jsou oddělena od dat ve vašem pracovním prostoru. Katalog samples je k dispozici pro každý pracovní prostor, ale je jen pro čtení.

  1. Kliknutím na kartu Plátno se vrátíte na plátno, které zobrazuje widgety vizualizace řídicího panelu.

Interakce s vizualizací

  1. Najeďte myší na vizualizaci Výnosy podle priority objednávek.
  2. Kliknutím na každou prioritu v legendě se zaměříte na danou skupinu dat a skryjete ostatní řádky.
  3. Kliknutím pravým tlačítkem myši na vizualizaci zobrazíte místní nabídku. Vizualizaci můžete odstranit nebo naklonovat. Přidruženou datovou sadu si můžete stáhnout také jako soubor CSV, TSV nebo Excel. Kliknutím na Přejít na Výnos podle priority objednávky zobrazíte přidružený dotaz.

Revenue by Order Priority visualization and context menuRevenue by Order Priority visualization and context menuVizualizace tržeb podle priority objednávky a kontextová nabídka

Dotaz se otevře na kartě Data na řídicím panelu.

Publikujte řídicí panel

  • Klikněte na Publikovat v horní části stránky. Zobrazí se dialogové okno Publikovat .
  • Kliknutím na Publikovat v dialogovém okně vytvoříte nepravitelnou verzi řídicího panelu, která není možné upravovat. Tento řídicí panel se ve výchozím nastavení publikuje s vašimi přihlašovacími údaji vloženými. To znamená, že jiní čtenáři používají vaše přihlašovací údaje pro přístup k datům a výpočetním prostředkům k vygenerování vizualizací na řídicím panelu. Viz Publikování řídicího panelu.
  • Pomocí přepínače v horní části stránky zobrazte publikovaný řídicí panel.

Rozevírací nabídka zobrazující dostupné verze konceptů a publikovaných řídicích panelů

Sdílení řídicího panelu

Sdílení řídicího panelu s kolegy v pracovním prostoru:

  1. Klikněte na Sdílet v horní části stránky.

  2. Vyberte uživatele nebo skupinu v pracovním prostoru.

    Pokud chcete řídicí panel sdílet se všemi uživateli v pracovním prostoru, vyberte Všichni uživatelé pracovního prostoru. Potom klikněte na Přidat.

  3. Vyberte oprávnění k udělení.

    Sdílení oprávnění řídicího panelu

Sdílení řídicího panelu s uživateli účtu:

  1. V části Nastavení sdílení v dolní části dialogového okna sdílení klepněte na Kdokoliv v mém účtu může zobrazit.

    To znamená, že každý, kdo je zaregistrovaný ve vašem účtu Azure Databricks, může použít odkaz pro přístup k vašemu řídicímu panelu. Pokud jste své přihlašovací údaje vstavili, uživatelé na úrovni účtu k zobrazení řídicího panelu nepotřebují přístup k pracovnímu prostoru.

  2. Zavřete formulář.

Naplánování automatických aktualizací řídicího panelu

Řídicí panel můžete naplánovat tak, aby se automaticky aktualizoval v intervalu.

  1. V horní části stránky klikněte na Plán.

  2. Klikněte na Přidat plán.

  3. Vyberte interval, například každých 1 hodinu v 5 minut po hodině. Sql Warehouse, který jste vybrali ke spuštění dotazů, se používá ke spuštění dotazů řídicího panelu a generování vizualizací při aktualizaci řídicího panelu.

    Uživatelé správy pracovního prostoru můžou vytvářet, konfigurovat a odstraňovat služby SQL Warehouse.

  4. Klikněte na Vytvořit.

    V dialogovém okně se zobrazí všechny plány přidružené k řídicímu panelu.

  5. Volitelně můžete kliknout na Přihlásit k odběru a přidat se jako odběratel a po dokončení naplánovaného spuštění získat e-mail se snímkem řídicího panelu ve formátu PDF.

    K úpravě plánu a přidání dalších odběratelů můžete použít ikonu nabídky Kebab . Viz Správa plánovaných aktualizací řídicího panelu a předplatných.

  6. Odstranění existujícího plánu pro řídicí panel:

    1. Klikněte na Přihlásit se k odběru.
    2. Klikněte na ikonu nabídky Kebab na pravé straně.
    3. Klepněte na tlačítko Odstranit.