Del via


Analyseovervejelser for Copilot Studio i forhold til Dynamics 365 Omnikanal

Analyse er en topprioritet for Dynamics 365 Omnichannel- og Copilot Studio-kunder og følger præstationen hos deres agenter og callcenterrepræsentanter. Store indsatser er i øjeblikket i gang for at forbedre analysen på tværs af begge disse produkter. Mens analyserne fortsætter med at forbedres, kan du som agent maker eller kundeserviceekspert tage flere overvejelser i brug for at forbedre din forståelse af analyser på tværs af Copilot Studio og Dynamics 365 Omnichannel for at forbedre agenternes præstation.

Denne artikel forklarer forskellene mellem Dynamics 365 Omnichannel-analyse og Copilot Studio-analyse samt formålet med hvert analyseværktøj. Disse oplysninger hjælper dig med at evaluere agentens præstation i din implementering.

Bruge Copilot Studio-analyser

De standard analyseværktøjer i Copilot Studio-agenter fokuserer primært på at give indsigt i agentens emners præstation under chatsessioner. De giver ikke en slutpunkt til slutpunkt-indsigt, der omfatter en samtale med en medarbejder. Men du kan bruge dem til at forbedre emnepræstationen i agenten.

Den indsigt, du kan få fra Copilot Studio analyser, omfatter metrikværdier for spørgsmål som:

  • Hvor engagerede er brugerne i agenterne?
  • Hvilke emner fører til løsninger, eskaleringer og opgivelse?

Generelt er Copilot Studios analyseværktøjer nyttige til at forbedre agentens emnepræstation. Brug disse data til at identificere nye emner at oprette og eksisterende emner at opdatere for at opnå bedre opløsningsrater for fremtidige brugerforespørgsler.

Skærmbillede af Copilot Studios analysedashboard, der viser sessionsmålinger, engagement, opløsning, eskalering og forladelsesrater.

Lær mere i nøglebegreber – Analytics.

Om Copilot Studio-analysedefinitioner

Det er vigtigt at forstå, hvordan Copilot Studio beregner de forskellige metrikker, der er tilgængelige for at analysere agenters præstation og brug i Copilot Studio. Disse beregninger er baseret på agentsessionerne. En session kan være en ikke-faktureret session eller en faktureret session.

En faktureret session er en kontinuerlig interaktion mellem en agent og en bruger, hvor alle brugerens spørgsmål besvares inden for et tidsrum på 60 minutter. En billedsession kan indeholde flere emner, der er skrevet af brugeren, og den kan ikke vare længere end 60 minutter eller 100 vendinger.

En session er interaktion mellem en agent og en bruger, der adresserer eller hjælper brugeren med én forespørgsel eller hensigt (ét brugerforfattet emne). De fleste sessioner er engagerede, hvilket betyder, at et brugerforfattet emne eller en eskalering blev udløst. En engageret session har tre mulige udfald:

  • Løst: Brugeren tilbydes en undersøgelse ved samtalens afslutning og svarer enten ja eller forlader stedet uden svar.
  • Eskaleret: Brugeren angiver, at de har brug for en kundeservicemedarbejder til at hjælpe med at løse problemet.
  • Afbrudt: En startet session der ikke er løst eller eskaleret, og som er inaktiv efter 60 minutter efter, sessionen blev indledt. Denne tilstand opstår for eksempel, hvis brugeren forlader stedet.

En emne er knyttet til en indbygget dialogboks-flow i Copilot Studio. Ét emne indeholder ét dialogboks-flow.

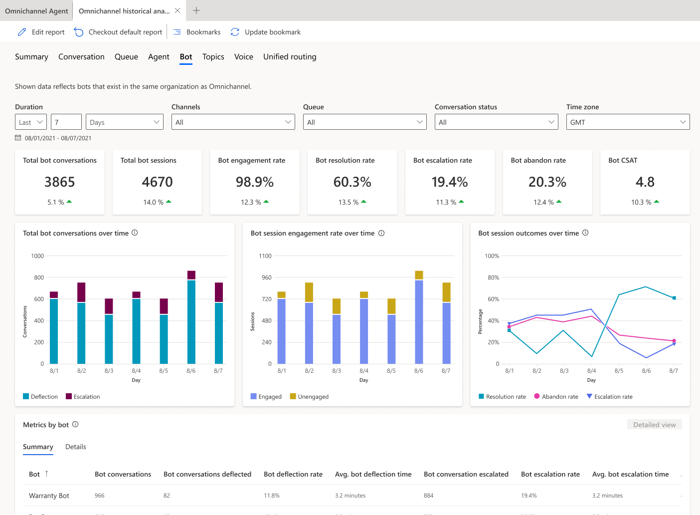
Brug af Dynamics 365 Omnikanal-chatbotanalyser

De standard bot-analyseværktøjer i Dynamics 365 Omnichannel fokuserer på at give indsigt i, hvordan den overordnede agentafledning præsterer gennem samtalerne. Disse analyser er optimeret til at give indsigt i den samlede interaktion og samtale på tværs af både agent og menneskelige repræsentanter.

Skærmbillede af Dynamics 365 Omnichannel bot-analysefanen, der viser samtale-, session- og resultatmålinger over tid.

Indsigter fra Dynamics 365 Omnichannel inkluderer:

  • Botløsningstid
  • Tid for eskalering af robot
  • Samtaleeskalering

Copilot Studio vs. Omnikanal-analysesammenligning

Analyseberegninger varierer mellem Copilot Studio og Dynamics 365 Omnikanal for metrikværdier med lignende navne, f.eks. løsningshastighed, eskaleringshastighed og nedlæggelseshastighed.

For eksempel kan Copilot Studio-analyser betragte en løbende interaktion med en bruger som flere separate analysesessioner, mens Dynamics 365 Omnichannel-analyse betragter det som én samtale og én agentsession. Som følge af denne forskel kan opløsningsrater, eskalationsrater og forladelsesrater variere mellem Copilot Studio-analyser og Dynamics 365 Omnichannel-analyser.

Dette eksempel på chatflow sammenligner analyser for de to muligheder i en enkelt samtale, med forskellige opløsnings-, eskalerings- og forladelsesrater:

Skærmbillede af Contoso Bots chatflow og side-om-side analysemålinger for Copilot Studio og Omnichannel.

Når du bruger Copilot Studio og Dynamics 365 Omnichannel-analyser til at bestemme nøglemålinger som afbøjningshastighed og opløsningshastighed, skal du overveje disse vigtige forskelle i beregningen af opløsningsrater og eskalationsrater. Stol på Dynamics 365 Omnichannel-analyse til at følge den samlede agentafbøjningsrate for organisationen. Brug Copilot Studio-analysen til at forbedre emnepræstationer.