Nota:
El acceso a esta página requiere autorización. Puede intentar iniciar sesión o cambiar directorios.
El acceso a esta página requiere autorización. Puede intentar cambiar los directorios.
SE APLICA A: Todos los niveles de API Management
Azure Monitor recopila y agrega métricas y registros del sistema para supervisar la disponibilidad, el rendimiento y la resistencia, y le notifica los problemas que afectan al sistema. Puede usar Azure Portal, PowerShell, la CLI de Azure, la API de REST o las bibliotecas cliente para configurar y ver los datos de supervisión.
Hay diferentes métricas y registros disponibles para distintos tipos de recursos. En este artículo se describen los tipos de datos de supervisión que puede recopilar para este servicio y las formas de analizarlos.
Recopilación de datos con Azure Monitor
En esta tabla se describe cómo puede recopilar datos para supervisar el servicio y lo que puede hacer con los datos una vez recopilados:
| Datos que se van a recopilar | Descripción | Recopilación y enrutamiento de los datos | Dónde ver los datos | Datos admitidos |
|---|---|---|---|---|
| Datos métricos | Las métricas son valores numéricos que describen un aspecto de un sistema en un momento dado. Las métricas se pueden agregar mediante algoritmos, compararse con otras métricas y analizarse en busca de tendencias a lo largo del tiempo. | - Se recopilan automáticamente a intervalos regulares.
- Puede enrutar algunas métricas de plataforma a un área de trabajo de Log Analytics para consultar con otros datos. Compruebe la configuración de exportación de DS para cada métrica para ver si puede usar una configuración de diagnóstico para redirigir los datos de métricas. |
Explorador de métricas | Métricas de Azure API Management compatibles con Azure Monitor |
| Datos de registro de recursos | Los registros son eventos del sistema registrados con una marca de tiempo. Los registros pueden contener diferentes tipos de datos, ser de texto estructurado o de forma libre, y contienen una marca de tiempo. Puede enrutar datos de registro de recursos a áreas de trabajo de Log Analytics para realizar consultas y análisis. | Cree una configuración de diagnóstico para recopilar y enrutar datos de registro de recursos. | Análisis de registros | Datos de registro de recursos de Azure API Management compatibles con Azure Monitor |
| Datos del registro de actividad | El registro de actividad de Azure Monitor proporciona información sobre los eventos del nivel de suscripción. El registro de actividad incluye información como, por ejemplo, cuándo se modificó un recurso o cuándo se inició una máquina virtual. | - Se recopilan automáticamente.
- Cree una configuración de diagnóstico a un área de trabajo de Log Analytics sin cargo alguno. |
Registro de actividad |
Para obtener la lista de todos los datos admitidos por Azure Monitor, consulte:
Supervisión integrada para API Management
Azure API Management tiene las siguientes características de supervisión integradas.
Obtención de análisis de API en Azure API Management
Azure API Management proporciona análisis para las API para que pueda analizar su uso y rendimiento. Use análisis para la supervisión y solución de problemas generales de las API. Para ver otras características de supervisión, incluidas las métricas casi en tiempo real y los registros de recursos para diagnósticos y auditorías, consulte Tutorial: Supervisión de las API publicadas.
Nota
Actualmente, esta característica no está disponible en las áreas de trabajo.
- API Management proporciona análisis mediante un panel basado en Azure Monitor. El panel agrega datos en un área de trabajo de Azure Log Analytics.
- En los niveles de servicio clásicos de API Management, la instancia de API Management también incluye análisis integrados heredados en Azure Portal y se puede acceder a los datos de análisis mediante la API REST de API Management. Los datos estrechamente similares se muestran en el panel basado en Azure Monitor y en el análisis integrado.
Importante
- El panel basado en Azure Monitor es la forma recomendada de acceder a los datos de análisis.
- A partir de marzo de 2027, se retirarán el panel y los informes asociados con el análisis integrado de API Management en los niveles clásicos. Se recomienda realizar la transición al panel basado en Azure Monitor que lo reemplace.
Con el análisis de API, analice el uso y el rendimiento de las API de la instancia de API Management en varias dimensiones, entre las que se incluyen:
- Escala de tiempo
- Geografía
- API existentes
- Operaciones de la API REST
- Productos
- Suscripciones
- Usuarios
- Solicitudes
- Modelos de lenguaje (para las API de modelos de lenguaje grande)
El análisis de API proporciona datos sobre las solicitudes, incluidas las solicitudes erróneas y no autorizadas. Los valores de geografía se basan en la asignación de direcciones IP. Puede haber un retraso en la disponibilidad de los datos de análisis.
Panel basado en Azure Monitor
Para usar el panel basado en Azure Monitor, necesita un área de trabajo de Log Analytics como origen de datos para los registros de puerta de enlace de API Management.
Si necesita configurar uno, a continuación se indican breves pasos para enviar los registros de la puerta de enlace a un área de trabajo de Log Analytics. Para más información, consulte Habilitación de la configuración de diagnóstico para los registros de Azure Monitor, más adelante en este artículo. Este procedimiento es una configuración única.
Vaya a la instancia de API Management en Azure Portal.
En el menú de la izquierda, en Supervisión, seleccione Configuración de diagnóstico>+ Agregar configuración de diagnóstico.
Escriba un nombre descriptivo para la configuración de diagnóstico.
En Registros, seleccione Registros relacionados con la puerta de enlace ApiManagement.
Sugerencia
Para recopilar registros de las API de modelos de lenguaje grande (LLM) para su visualización en el panel basado en Azure Monitor, seleccione también Registros relacionados con la puerta de enlace de IA generativa.
En Detalles de destino, seleccione Enviar a Log Analytics y seleccione un área de trabajo de Log Analytics en la misma suscripción o en otra. Si necesita crear un área de trabajo, consulte Creación de un área de trabajo de Log Analytics.
Asegúrese de que Específico del recurso está seleccionado como tabla de destino.
Seleccione Guardar.
Importante
Un nuevo área de trabajo de Log Analytics puede tardar hasta 2 horas en empezar a recibir datos. Un área de trabajo existente debe empezar a recibir datos en aproximadamente 15 minutos.
Acceso al panel
Después de configurar un área de trabajo de Log Analytics, acceda al panel basado en Azure Monitor para analizar el uso y el rendimiento de las API.
- Vaya a la instancia de API Management en Azure Portal.
- En el menú de la izquierda, en Supervisión, seleccione Análisis. Se abre el panel de análisis.
- Seleccione un intervalo de tiempo para los datos.
- Seleccione una categoría de informe para los datos de análisis, como Escala de tiempo, Información geográfica, etc.
Análisis integrado heredado
En determinados niveles de servicio de API Management, el análisis integrado (también denominado análisis heredado o análisis clásico) también está disponible en Azure Portal y se puede acceder a los datos de análisis mediante la API de REST de API Management.
Para acceder al análisis integrado (clásico) en Azure Portal:
- Vaya a la instancia de API Management en Azure Portal.
- En el menú de la izquierda, en Supervisión, seleccione Análisis (clásico).
- Seleccione un intervalo de tiempo para los datos o especifique un intervalo de tiempo personalizado.
- Seleccione una categoría de informe para los datos de análisis, como Escala de tiempo, Información geográfica, etc.
- Opcionalmente, filtre el informe por una o varias categorías.
Use las operaciones de Informes de la API REST de API Management para recuperar y filtrar los datos de análisis de la instancia de API Management.
Las operaciones disponibles devuelven registros de informe por API, región geográfica, operaciones de API, producto, solicitud, suscripción, hora o usuario.
Registros de Azure Monitor
En esta sección se muestra cómo habilitar los registros de Azure Monitor para auditar y solucionar problemas de uso de diferentes características de la instancia de API Management. Al habilitar una configuración de diagnóstico, puede habilitar la recopilación de una o varias de las siguientes categorías de registros de recursos:
| Categoría | Descripción | Notas |
|---|---|---|
| Puerta de enlace de API Management | Solicitudes procesadas por la puerta de enlace de API Management, incluidos métodos HTTP, protocolos, cuerpos de solicitud y respuesta, encabezados, intervalos, detalles de error e implicación de caché. | Puede ajustar la configuración de registro de todas las API o invalidarlas para las API individuales. En las instancias de API Management configuradas con áreas de trabajo, los registros de puerta de enlace se pueden recopilar individualmente para cada área de trabajo y agregarse para el acceso centralizado por el equipo de la plataforma. |
| Conexiones de WebSocket | Eventos de API de WebSocket conexiones, comenzando desde el protocolo de enlace hasta que finaliza la conexión. | |
| Uso del portal para desarrolladores | Solicitudes recibidas y procesadas por el portal para desarrolladores de API Management, incluidas las acciones de autenticación de usuario, las vistas de los detalles de la API y las pruebas de API en la consola de prueba interactiva. | |
| Puerta de enlace de IA generativa | Solicitudes procesadas por la puerta de enlace de API Management para API REST de modelos de lenguaje extenso (LLM), como las API de Microsoft Foundry, incluido el uso de tokens, los modelos y, opcionalmente, los detalles de las solicitudes y las finalizaciones de respuestas. | Habilite el registro de mensajes de solicitud o mensajes de respuesta para api llM específicas. |
Para más información, consulte Referencia de datos de supervisión de API Management.
Habilitación de la configuración de diagnóstico para los registros de Azure Monitor
Para configurar una configuración de diagnóstico para la recopilación de registros de recursos:
Vaya a la instancia de API Management en Azure Portal.
En el menú de la izquierda, en Supervisión, seleccione Configuración de diagnóstico>+ Agregar configuración de diagnóstico.
En la página configuración de diagnóstico, escriba o seleccione los detalles de la configuración:
- Nombre de configuración de diagnóstico: escriba un nombre descriptivo.
- Grupos de categorías: si lo desea, realice una selección para su escenario.
- En Categorías: seleccione una o varias categorías. Por ejemplo, seleccione Registros relacionados con ApiManagement Gateway para recopilar registros de la mayoría de las solicitudes a la puerta de enlace de API Management.
- En Detalles de destino, seleccione una o varias opciones y especifique los detalles del destino. Por ejemplo, enviar registros a un área de trabajo de Azure Log Analytics, archivar registros en una cuenta de almacenamiento o transmitirlos a un centro de eventos. Para más información, consulte Configuración de diagnóstico en Azure Monitor.
- Seleccione Guardar.
Sugerencia
- Para ver el análisis de API en el panel basado en Azure Monitor para API Management (hoja Supervisión>Análisis), seleccione un área de trabajo de Azure Log Analytics como destino.
- Si selecciona un área de trabajo de Log Analytics, puede elegir almacenar los datos en una tabla específica del recurso (por ejemplo, una tabla ApiManagementGatewayLogs) o almacenarlos en la tabla general de AzureDiagnostics. Se recomienda usar la tabla específica del recurso para destinos de registro que lo admitan. Aprende más
Después de configurar los detalles del destino o los destinos del registro, seleccione Guardar.
Nota
Agregar un objeto de configuración de diagnóstico podría producir un error si la propiedad MinApiVersion del servicio API Management está establecida en cualquier versión de API superior a 2022-09-01-versión preliminar.
Nota
Para habilitar la configuración de diagnóstico para las áreas de trabajo de API Management, consulte Creación y administración de un área de trabajo.
Visualización de los datos de registro de Azure Monitor
En función del destino de registro que elija, los datos pueden tardar unos minutos en aparecer.
Visualización de los registros en el área de trabajo de Log Analytics
Si habilita la recopilación de registros o métricas en un área de trabajo de Log Analytics, los datos pueden tardar unos minutos en aparecer en Azure Monitor y en el panel basado en Azure Monitor para API Management (hoja Supervisión>Análisis).
Para ver los datos:
Vaya a la instancia de API Management en Azure Portal.
En el menú izquierdo, en Supervisión, seleccione Registros.
Ejecute consultas para ver los datos. Se proporcionan varias consultas de ejemplo, pero también puede ejecutar la suya propia. Por ejemplo, la consulta siguiente recupera las 24 horas de datos más recientes de la tabla GatewayLogs:
ApiManagementGatewayLogs | where TimeGenerated > ago(1d)
Visualización de registros en la cuenta de almacenamiento
Si envía registros a una cuenta de almacenamiento, puede acceder a los datos en Azure Portal y descargarlos para su análisis.
- En Azure Portal, vaya al destino de la cuenta de almacenamiento.
- En el menú de la izquierda, seleccione Explorador de almacenamiento.
- En Contenedores de blobs, seleccione un nombre para los datos de registro, por ejemplo, insights-logs-developerportalauditlogs para los registros de uso del portal para desarrolladores.
- Vaya al contenedor para los registros de la instancia de API Management. Los registros se particionan en intervalos de una hora.
- Para recuperar los datos para su posterior análisis, seleccione Descargar.
Modificación de la configuración del registro de API
Cuando se usa el portal para crear una configuración de diagnóstico para habilitar la recopilación de registros de puerta de enlace de API Management o puerta de enlace de IA generativa (LLM), el registro se habilita con la configuración predeterminada. La configuración predeterminada no incluye detalles de las solicitudes o respuestas, como los cuerpos de solicitud o respuesta. Puede ajustar la configuración de registro de todas las API o invalidarlas para las API individuales. Por ejemplo, ajuste la frecuencia de muestreo o el nivel de detalle de los datos de registro de la puerta de enlace, habilite el registro de mensajes de solicitud o respuesta de LLM o deshabilite el registro de algunas API.
Para obtener más información sobre la configuración de registro, consulte las páginas de referencia de la API Diagnostic - Create or Update y Diagnostic - Create or Update REST API (Diagnóstico: creación o actualización de API).
Para configurar los valores de registro para todas las API:
- En el menú izquierdo de la instancia de API Management, seleccione API>API>Todas las API.
- Seleccione la pestaña Configuración en la barra superior.
- Desplácese hacia abajo hasta la sección Registros de diagnóstico y seleccione la pestaña Azure Monitor.
- Revise la configuración de los parámetros y haga los cambios que considere necesarios. Seleccione Guardar.
Para configurar los valores de registro de una API específica:
- En el menú izquierdo de la instancia de API Management, seleccione API>API y a continuación, el nombre de la API.
- Seleccione la pestaña Configuración en la barra superior.
- Desplácese hacia abajo hasta la sección Registros de diagnóstico y seleccione la pestaña Azure Monitor.
- Revise la configuración de los parámetros y haga los cambios que considere necesarios. Seleccione Guardar.
Importante
API Management aplica un límite de 32 KB para el tamaño de las entradas de registro enviadas a Azure Monitor. El comportamiento cuando una entrada de registro supera el límite depende de la categoría de registro y de los atributos de datos registrados:
- Registros de puerta de enlace de API Management: las cargas de solicitud o respuesta registradas en una entrada de registro, si se recopilan, pueden tener hasta 8 192 bytes cada una. Si el tamaño combinado de todos los atributos de una entrada supera los 32 KB, API Management recorta la entrada quitando todo el cuerpo y el contenido de seguimiento.
- Registros de puerta de enlace de IA generativa: los mensajes de solicitud o respuesta de LLM de hasta 32 KB de tamaño, si se recopilan, se envían en una sola entrada. Los mensajes de más de 32 KB se dividen y registran en fragmentos de 32 KB con números de secuencia para la reconstrucción posterior. Los mensajes de solicitud y los mensajes de respuesta no pueden superar los 2 MB cada uno.
Uso de herramientas de Azure Monitor para analizar los datos
Estas herramientas de Azure Monitor están disponibles en Azure Portal para ayudarle a analizar los datos de supervisión:
Algunos servicios de Azure tienen un panel de supervisión integrado en Azure Portal. Estos paneles se denominan Información, y puede encontrarlos en la sección Información de Azure Monitor en Azure Portal.
Explorador de métricas le permite ver y analizar métricas de recursos de Azure. Para obtener más información, consulte Análisis de métricas con el explorador de métricas de Azure Monitor.
Log Analytics le permite consultar y analizar datos de registro mediante el Lenguaje de consulta Kusto (KQL). Para más información, consulte Introducción a las consultas de registro en Azure Monitor.
Azure Portal tiene una interfaz de usuario para la visualización y búsquedas básicas del registro de actividad. Para realizar un análisis más detallado, enrute los datos a los registros de Azure Monitor y ejecute consultas más complejas en Log Analytics.
Application Insights supervisa la disponibilidad, el rendimiento y el uso de las aplicaciones web, por lo que puede identificar y diagnosticar errores sin esperar a que un usuario los notifique.
Application Insights incluye puntos de conexión con una serie de herramientas de desarrollo y se integra con Visual Studio para admitir los procesos de DevOps. Para más información, consulte Supervisión de aplicaciones para App Service.
Entre las herramientas que permiten una visualización más compleja se incluyen:
- Paneles que permiten combinar diferentes tipos de datos en un único panel de Azure Portal.
- Libros: informes personalizables que se pueden crear en Azure Portal. Los libros pueden incluir texto, métricas y consultas de registro.
- Grafana: una herramienta de plataforma abierta que se destaca en los paneles operativos. Puede usar Grafana para crear paneles que incluyan datos de varios orígenes distintos de Azure Monitor.
- Power BI: un servicio de análisis empresarial que proporciona visualizaciones interactivas en varios orígenes de datos. Puede configurar Power BI para importar automáticamente los datos de registro de Azure Monitor para aprovechar estas visualizaciones.
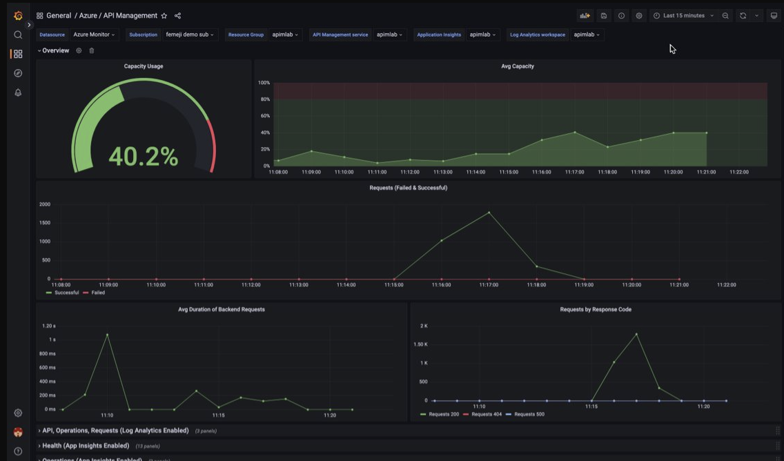
Visualización de datos de supervisión de API Management mediante un panel de Managed Grafana
Puede usar Azure Managed Grafana para visualizar datos de supervisión de API Management recopilados en un área de trabajo de Log Analytics. Use un panel de API Management creado previamente para la visualización en tiempo real de registros y métricas recopilados de la instancia de API Management.
- Más información sobre Azure Managed Grafana
- Más información sobre la observabilidad en Azure API Management
En la instancia de API Management:
Para visualizar los registros de recursos y las métricas de API Management, configure configuración de diagnóstico para recopilar registros de recursos y enviarlos a un área de trabajo de Log Analytics.
Para visualizar datos detallados sobre las solicitudes a la puerta de enlace de API Management, integre la instancia de API Management con Application Insights.
Nota
Para visualizar los datos en un único panel, configure el área de trabajo de Log Analytics para la configuración de diagnóstico y la instancia de Application Insights en el mismo grupo de recursos que la instancia de API Management.
En el área de trabajo de Grafana administrada:
- Para crear una instancia y un área de trabajo de Managed Grafana, consulte el inicio rápido del portal o la CLI de Azure.
- La instancia de Managed Grafana debe estar en la misma suscripción que la instancia de API Management.
- Cuando se crea, se asigna automáticamente al área de trabajo de Grafana una identidad administrada de Microsoft Entra ID, a la que se asigna el rol de lector de monitor en la suscripción. Este enfoque proporciona acceso inmediato a Azure Monitor desde el nuevo área de trabajo de Grafana sin necesidad de establecer los permisos manualmente. Obtenga más información sobre la configuración de orígenes de datos para Managed Grafana.
En primer lugar, importe el panel de API Management al área de trabajo de Managed Grafana.
Para importar el panel:
- Vaya al área de trabajo de Azure Managed Grafana. En el portal, en la página Información general de la instancia de Managed Grafana, seleccione el vínculo Punto de conexión.
- En el área de trabajo de Managed Grafana, vaya a Paneles>Examinar>Importar.
- En la página Importar, en Importar a través de grafana.com, escriba 16604 y seleccione Cargar.
- Seleccione un origen de datos de Azure Monitor, revise o actualice las demás opciones y seleccione Importar.
Para usar el panel de API Management:
- En el área de trabajo de Managed Grafana, vaya a Paneles>Examinar y seleccione el panel de API Management.
- En las listas desplegables de la parte superior, realice selecciones para la instancia de API Management. Si se ha configurado, seleccione una instancia de Application Insights y un área de trabajo de Log Analytics.
Revise las visualizaciones predeterminadas en el panel, que aparece similar a la captura de pantalla siguiente:
Exportación de datos de Azure Monitor
Puede exportar datos de Azure Monitor a otras herramientas mediante:
Métricas: con la API de REST para métricas, puede extraer datos de métricas de la base de datos de métricas de Azure Monitor. Para obtener más información, consulte Referencia de la API de REST de Azure Monitor.
Registros: use la API de REST o las bibliotecas de cliente asociadas.
La exportación de datos del área de trabajo de Log Analytics.
Para empezar a trabajar con la API de REST de Azure Monitor, consulte Tutorial sobre la API de REST de supervisión de Azure.
Uso de consultas de Kusto para analizar datos de registro
Puede analizar los datos de registro de Azure Monitor mediante el Lenguaje de consulta Kusto (KQL). Para más información, vea Consultas de registro en Azure Monitor.
Uso de alertas de Azure Monitor para notificarle problemas
Las alertas de Azure Monitor le permiten identificar y solucionar problemas en el sistema y le notifican de forma proactiva cuando se detectan condiciones específicas en los datos de supervisión antes de que los clientes se den cuenta. Puede alertar sobre cualquier métrica o fuente de datos de registro en la plataforma de datos de Azure Monitor. Hay muchos tipos diferentes de alertas de Azure Monitor en función de los servicios que esté supervisando y de los datos de supervisión que esté recopilando. Ver Elección del tipo correcto de regla de alertas.
Para ver cómo configurar una regla de alertas en Azure API Management, consulte Configuración de una regla de alertas.
Para obtener ejemplos de alertas comunes para recursos de Azure, consulte Ejemplos de consultas de alertas de registro.
Implementación de alertas a escala
Para algunos servicios, puede supervisar a gran escala aplicando la misma regla de alertas de métricas a varios recursos del mismo tipo que existen en la misma región de Azure. Alertas de línea de base de Azure Monitor (AMBA) proporciona un método semiautomatizado para implementar alertas, paneles e instrucciones importantes de métricas de plataforma a gran escala.
Obtención de información personalizada sobre las recomendaciones mediante Azure Advisor
Para algunos servicios, si se producen condiciones críticas o cambios inminentes durante las operaciones de recursos, se muestra una alerta en la página Información general del servicio del portal. Puede encontrar más información y correcciones recomendadas para la alerta en Recomendaciones de Advisor, en la opción Supervisión del menú izquierdo. Durante las operaciones normales, no se muestran recomendaciones de Advisor.
Para más información sobre Azure Advisor, consulte Introducción a Azure Advisor.