Utiliser Copilot avec des rapports Power BI et des modèles sémantiques

Copilot dans les rapports Power BI et les modèles sémantiques peut être utilisé pour une variété de tâches à la fois par les utilisateurs professionnels et les créateurs de rapports, allant de poser des questions sur les données d’un rapport qu’ils ont ouvert à initier la création de nouveaux rapports et à améliorer leurs modèles.

Fonctionnalités pour les utilisateurs professionnels

Générer un résumé de votre rapport

Vous pouvez résumer les pages de rapport à l’aide de Copilot dans des visuels de narration intelligents sur la page, dans le volet Copilot ou dans les abonnements de rapport. Vous pouvez affiner ou guider le résumé en personnalisant des invites, telles que « résumer cette page en utilisant des puces » ou « fournir un résumé des ventes sur cette page ».

Vous pouvez également poser des questions spécifiques sur les données visualisées d’une page de rapport et recevoir une réponse personnalisée. Cette réponse inclut des références à des visuels spécifiques, ce qui vous aide à comprendre les sources de données spécifiques contribuant à chaque partie de la réponse ou du résumé au sein du rapport.

Les consommateurs peuvent utiliser des résumés de pages de rapport dans les scénarios suivants :

  • Les rapports sont complexes ou difficiles à comprendre et les consommateurs souhaitent une explication.
  • Les consommateurs ont des difficultés avec l’alphabétisation visuelle ou des données et souhaitent obtenir de l’aide.
  • Les consommateurs veulent un résumé en langage naturel pour les aider à réfléchir aux idées.

En savoir plus sur Copilot qui crée une réponse récapitulative à des invites concernant votre rapport.

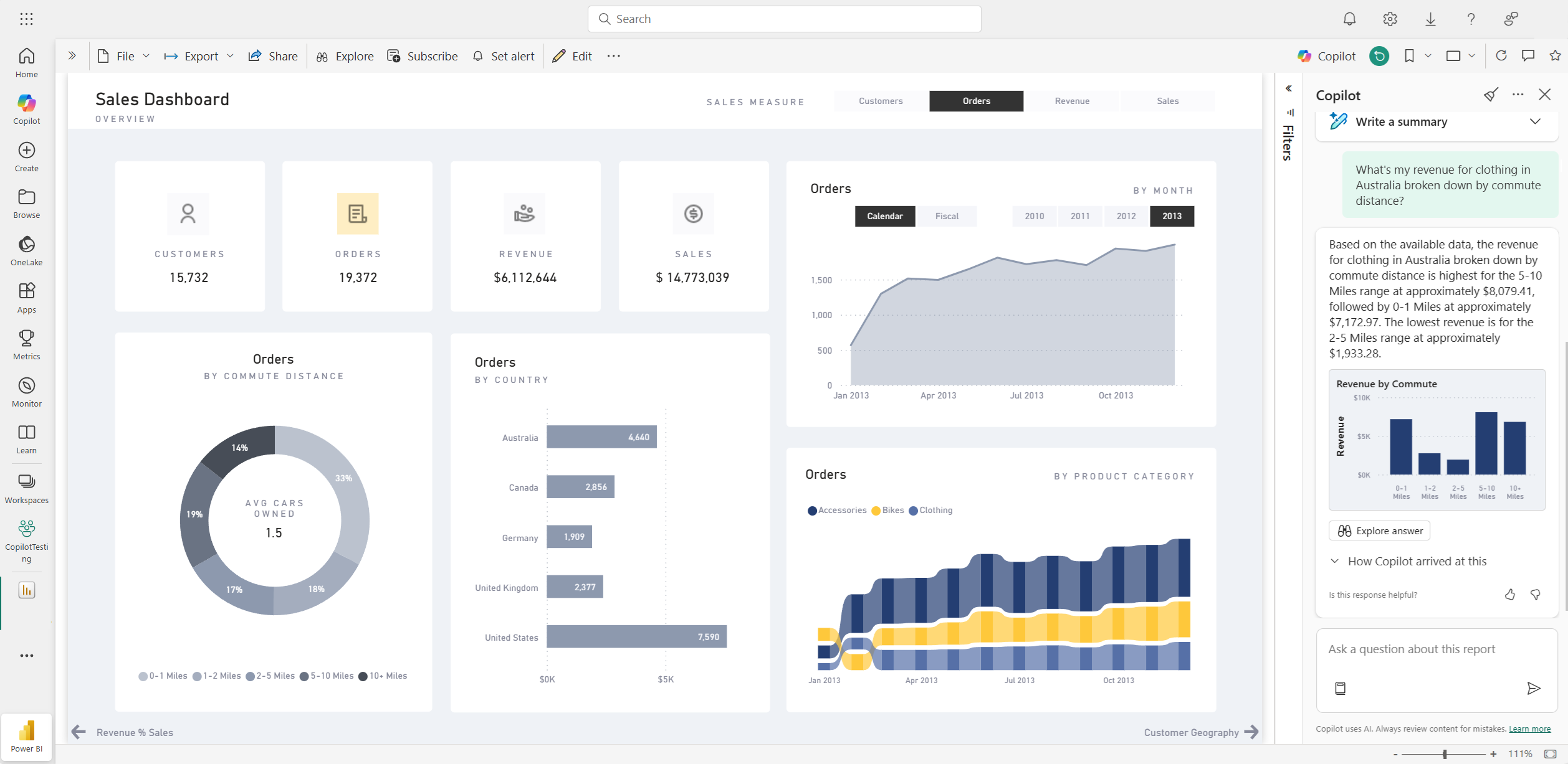
Capture d’écran de la page récapitulative Copilot du tableau de bord d’un rapport Power BI.

Poser des questions sur vos données

Les consommateurs peuvent poser des questions sur les rapports et obtenir des réponses dans le volet Copilot. Copilot peut trouver des points de données spécifiques pour l’utilisateur et les retourner en tant que sortie, en référençant le visuel source à partir duquel il a été récupéré.

Copilot peut également utiliser des mesures et des colonnes dans votre modèle sémantique pour vous aider à explorer vos données de nouvelles façons. Lorsque vous posez des questions sur vos rapports et modèles, Copilot vérifie si la réponse est disponible dans les visuels de rapport. Si les visuels existants ne répondent pas à la question, Copilot génère ensuite un visuel pour vous à l’aide du modèle.

Voici des exemples de types de demandes que Copilot peut vous aider à :

  • Puis-je voir cette mesure filtrée dans une autre région ou un intervalle de temps différent ?
  • Quelles sont les principales catégories par une certaine métrique ?
  • Montrez-moi comment cette mesure a changé au fil du temps.

Capture d’écran de Copilot répondant à une question de données dans le rapport Power BI.

Les consommateurs peuvent poser des questions sur les données d’un modèle sémantique dans les scénarios suivants :

  • Ils ne peuvent pas trouver les informations ni l’analyse dont ils ont besoin dans le rapport.
  • Ils souhaitent voir les données présentées de différentes manières et personnaliser les visuels n’est pas activé.
  • Ils souhaitent poser une question de données à l’aide du langage naturel, plutôt que d’utiliser des outils ou du code.

Pour plus d’informations , consultez Demander à Copilot des données dans votre modèle sémantique .

Créer des abonnements de rapport avec des résumés Copilot

Vous pouvez inclure un résumé généré par Copilot pour votre page de rapport Power BI ou une pièce jointe complète dans votre abonnement par courrier électronique pour obtenir des insights. Tous les destinataires de l’abonnement à l’e-mail reçoivent le résumé Copilot dans l’e-mail. Cette fonctionnalité est actuellement prise en charge uniquement pour les abonnements Standard.

Pour plus d’informations, consultez Créer des abonnements de rapport avec des résumés Copilot .

Capture d’écran du résumé généré par Copilot inclus dans un e-mail d’abonnement au rapport Power BI.

Fonctionnalités des auteurs de rapports

Suggérer du contenu pour un rapport

Copilot peut vous aider à commencer sur un nouveau rapport en suggérant des rubriques basées sur vos données. Lorsque vous sélectionnez cette option directement dans la conversation, Copilot évalue les données et fournit un plan de rapport avec des pages suggérées que vous pouvez explorer et choisir de créer pour vous.

Capture d’écran de Copilot suggérant du contenu pour un rapport Power BI basé sur des données.

Créer une page de rapport

Copilot pour Power BI peut vous aider à créer une page de rapport en identifiant les tables, champs, mesures et graphiques de vos données. Si vous donnez à Copilot une invite de haut niveau spécifique à vos données, elle peut générer une page de rapport que vous pouvez ensuite personnaliser et modifier, à l’aide des outils d’édition existants. Copilot peut vous aider à commencer rapidement sur votre page de rapport et à vous économiser beaucoup de temps et d’efforts dans le processus.

Voici quelques exemples de prompt global pour vous aider à démarrer :

  • Crée une page pour évaluer les performances des différentes équipes en fonction du nombre de produits validés, du nombre de produits refusés et du nombre d’alarmes au fil du temps.
  • Crée une page pour analyser l’efficacité de la ligne de production et l’efficience globale de l’équipement.
  • Crée une page pour comparer le coût et les matériaux de chaque produit et leur impact sur la production.

Si vous avez besoin d’aide pour rédiger des invites qui vous permettent d'accéder à la page de rapport que vous souhaitez, consultez Comment rédiger des invites Write Copilot qui produisent des résultats dans Power BI pour obtenir des conseils.

Résumer le modèle sémantique sous-jacent

Résumez un modèle sémantique Power BI en demandant à Copilot de « résumer le modèle » dans le volet Copilot. Ce résumé peut vous aider à mieux comprendre les données de votre modèle sémantique, à identifier des insights importants et à améliorer votre expérience d’exploration des données. En fin de compte, une meilleure compréhension du modèle sémantique peut vous aider à créer des rapports plus significatifs.

Créer une visualisation récapitulative sur le rapport lui-même

Vous pouvez utiliser Copilot pour Power BI pour créer rapidement un récit sur une page de rapport en quelques clics. Cette narration peut résumer l’ensemble du rapport, des pages spécifiques ou même des visuels spécifiques que vous sélectionnez. Pour plus d’informations , consultez Créer un scénario avec Copilot pour Power BI .

Capture d’écran du visuel récapitulatif généré par Copilot pour une page de rapport Power BI.

Écrire des requêtes DAX

Copilot peut écrire une requête DAX (Data Analysis Expression). Par exemple, vous pouvez taper une invite pour décrire la requête DAX que vous voulez générer, et sélectionner Envoyer ou appuyer sur Entrée. Pour exécuter ce qui est retourné, sélectionnez Conserver pour l’ajouter à l’onglet requête. Sélectionnez Ensuite Exécuter ou appuyez sur F5 pour afficher les résultats de la requête DAX. Pour plus d’informations, consultez l’article Écrire des requêtes DAX.

Capture d’écran montrant la requête DAX suggérée par Copilot.

Ajouter des descriptions des mesures de modèle sémantique

Copilot peut ajouter des descriptions à vos mesures de modèle sémantique. Les personnes qui créent des rapports à partir de votre modèle sémantique peuvent voir le nom et la description de vos mesures, ce qui fait de la propriété de description une documentation essentielle. Utilisez Copilot pour créer des descriptions de mesures.

Capture d’écran montrant la description de la mesure suggérée Copilot.

Envoyer des commentaires

Nous accueillons toujours vos commentaires sur nos produits pour nous aider à améliorer Copilot. Donnez-nous vos commentaires directement dans le volet Copilot en sélectionnant le bouton commentaires.

Capture d’écran montrant le mécanisme de commentaires vers le haut et le bas.

Configuration requise pour copilote

Découvrez les exigences d’utilisation de Copilot avec des rapports et des modèles sémantiques.