Megosztás a következőn keresztül:


Data API Builder (előzetes verzió)

A Visual Studio Code MSSQL-bővítménye tartalmaz egy integrált felhasználói felületet a Data API Builderhez, így rest, GraphQL és MCP-végpontokat hozhat létre az SQL-adatbázistáblákhoz konfigurációs fájlok írása vagy a Visual Studio Code elhagyása nélkül. Kiválaszthatja, hogy mely táblákat tegye közzé, konfigurálja a CRUD-engedélyeket, válasszon API-típusokat, tekintse meg a létrehozott konfigurációt, és helyezzen üzembe egy helyi háttérrendszert a Data API Builder segítségével, mindezt egy vizuális felületen.

Képernyőkép a Data API Builder felhasználói felületéről entitáslistával és CRUD-jelölőnégyzetekkel a Visual Studio Code-ban.

Jótanács

A Data API Builder jelenleg előzetes verzióban érhető el, és a visszajelzések alapján változhat. Csatlakozzon a közösséghez a GitHub-vitafórumon , és ossza meg ötleteit vagy jelentési problémáit.

Fontos

Ez a funkció ismert korlátozásokkal rendelkezik, beleértve az SQL-hitelesítés csak a tároló üzembe helyezésének támogatását és a korlátozott adattípus-kompatibilitást. Az üzembe helyezés előtt tekintse át az ismert korlátozásokat és ismert problémákat .

Features

A Data API Builder-integráció az alábbi képességeket kínálja:

  • Válassza ki az adatbázis-entitásokat (táblákat) api-végpontként való közzétételhez, séma szerint rendezve, összecsukható csoportosítással.
  • Konfigurálja egymástól függetlenül a létrehozási, olvasási, frissítési és törlési (CRUD) engedélyeket az egyes entitásokhoz.
  • Válassza ki a létrehozandó API-típusokat: REST, GraphQL, MCP vagy bármilyen kombináció.
  • Konfiguráljon speciális entitásbeállításokat, például egyéni REST-útvonalakat, egyéni GraphQL-típusneveket és engedélyezési szerepköröket.
  • Tekintse meg a létrehozott Data API builder JSON-konfigurációját egy írásvédett definíciós panelen.
  • A Data API Builder helyi üzembe helyezése Docker-tárolóként automatizált előfeltétel-ellenőrzésekkel.
  • Tesztelje az API-k futtatását közvetlenül a Visual Studio Code-ban a beépített Simple Browser használatával.
  • A GitHub Copilot-csevegéssel természetes nyelvi kérésekkel konfigurálhatja az entitásokat.

Előfeltételek

A Data API Builder használata előtt győződjön meg arról, hogy a következő követelmények teljesülnek:

Open Data API-készítő

A Data API Builder konfigurációs nézetét két belépési pontból nyithatja meg:

  • Az Objektumkezelőben kattintson a jobb gombbal egy adatbáziscsomópontra, és válassza a Build Data API (Előzetes verzió)... lehetőséget.

    Képernyőkép a Data API Builder konfigurációs nézetéről entitáslistával és CRUD-jelölőnégyzetekkel a Visual Studio Code-ban.

  • A Sématervezőben válassza a Tervezés API gombot (az eszköztár jobb felső sarkában lévő gombot), vagy válassza a Háttér ikont a bal oldali panelen.

    Képernyőkép a Sématervező eszköztár Tervezési API gombjáról és Háttér ikonról.

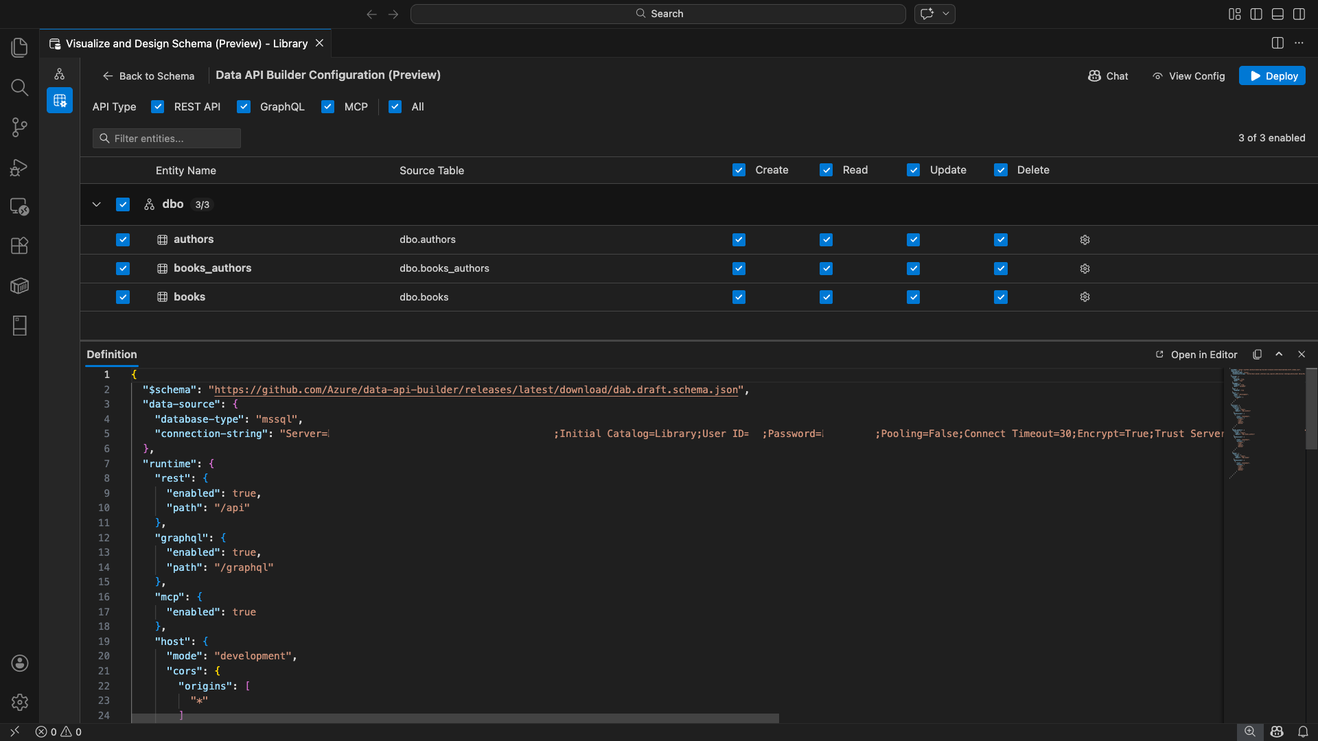
Megnyílik a Data API Builder konfigurációs nézete, amely megjeleníti az adatbázis-entitásokat, az API-típusbeállításokat és a konfigurációvezérlőket.

Entitások kiválasztása

Az entitásválasztó nézet a csatlakoztatott adatbázis összes tábláját listázza séma szerint csoportosítva.

  • Minden sémasor összecsukható, és egy számlálójelvényt jelenít meg, amely jelzi, hogy hány entitás van engedélyezve (például "3/5").
  • Jelölje be a sémaszintű jelölőnégyzetet a séma összes entitásának váltásához. A jelölőnégyzet támogatja a háromállapotú kijelölést: mindet, egyiket sem, vagy vegyest.
  • Minden entitássor megjelenik: az engedélyezés jelölőnégyzet, az entitás neve, a forrástábla, a CRUD jelölőnégyzetek és a beállítások gomb.
  • Az entitás letiltása szürkén jelenik meg a sorban, és letiltja a CRUD jelölőnégyzeteket és beállítások gombot.

A felső szűrőmezővel név, séma vagy forrástábla alapján kereshet entitásokat. A szűrő nem érzékeny a kis- és nagybetűkre, és az engedélyezett szám a szűrt eredmények alapján frissül.

Képernyőkép az entitásszűrő mezőről, amelyen egy keresési kifejezés szűri az entitáslistát.

Engedélyek és API-típusok konfigurálása

CRUD-engedélyek

Az egyes entitások egyedi létrehozási, olvasási, frissítési és törlési jelölőnégyzeteinek váltása. A fejlécszintű CRUD jelölőnégyzetek az összes engedélyezett entitás esetében bekapcsolják ezt a műveletet, és támogatják a tri-state kijelölést.

API-típus kiválasztása

A konfigurációs nézet tetején válassza ki a létrehozandó API-típusokat:

  • REST API: REST-végpontokat hoz létre a Swagger felhasználói felületével a teszteléshez.
  • GraphQL: GraphQL-végpontokat hoz létre Nitro GraphQL-játszótérrel.
  • MCP (előzetes verzió): Modellkörnyezeti protokoll végpontjait hozza létre.
  • Minden: Az összes API-típust kijelöli vagy törli.

Válasszon legalább egy API-típust.

Képernyőkép a REST API, a GraphQL, az MCP és az Összes jelölőnégyzetről a Data API Builder konfigurációs nézetének tetején.

Fejlett entitáskonfiguráció

Az entitássor fogaskerék ikonjára kattintva nyissa meg a Speciális entitáskonfiguráció párbeszédpanelt, ahol konfigurálhatja a következőt:

  • Entitás neve: Az API-útvonalakban és -válaszokban használt név (alapértelmezés szerint a tábla neve).
  • Engedélyezési szerepkör: Váltás névtelen (nincs szükség hitelesítésre) és hitelesített (felhasználói hitelesítést igényel).
  • Egyéni REST-elérési út: Nem kötelező felülbírálni az alapértelmezett api/entityName elérési utat.
  • Egyéni GraphQL-típus: Nem kötelező felülbírálni az alapértelmezett GraphQL-típusnevet.

A konfiguráció mentéséhez válassza a Módosítások alkalmazása lehetőséget, vagy válassza a Mégse lehetőséget az elvetéshez.

Képernyőkép a Speciális entitáskonfiguráció párbeszédpanelről, amelyen az entitás neve, az engedélyezési szerepkör, az egyéni REST elérési út és az Egyéni GraphQL-típus mező látható.

Előzetes verzió konfigurációja

A konfigurációs nézet alján található Definíció panel megnyitásához kattintson az eszköztár Nézet konfiguráció gombjára. Ez a panel írásvédett formátumban jeleníti meg a létrehozott Data API Builder JSON-konfigurációs fájlt.

A Definíció panel:

  • Az aktuális entitáskiválasztást, API-típusokat és speciális beállításokat tükrözi.
  • Szinkronban marad a felhasználói felülettel és a GitHub Copilot-csevegéssel: a mindkét helyen végrehajtott módosítások azonnal frissítik az előnézetet.
  • Csak engedélyezett entitásokat tartalmaz a konfigurációs kimenetben.
  • A REST, a GraphQL és az MCP futtatókörnyezet szakaszait jeleníti meg a kiválasztott API-típusok alapján.

A Megnyitás a Szerkesztőben lehetőséget választva megtekintheti a konfigurációt egy teljes Visual Studio Code-szerkesztő lapon. Válassza a Másolás lehetőséget a konfiguráció vágólapra másolásához.

Képernyőkép a Definíció panelről, amelyen a létrehozott Data API Builder JSON-konfiguráció látható a Megnyitás a szerkesztőben és a Másolás gombokkal.

Helyi üzembe helyezés a Dockerrel

A Data API Builder helyi Docker-tárolóként van üzembe helyezve. Az üzembe helyezési varázsló végigvezeti a folyamaton:

  1. Válassza az Eszköztár Üzembe helyezés gombját.

  2. Megnyílik a DAB-tároló üzembe helyezése párbeszédpanel, amely leírja a helyi tároló üzembe helyezését. Válassza a Következőlehetőséget.

    Képernyőkép a DAB-tároló üzembe helyezése párbeszédpanelről a helyi tároló üzembe helyezésének leírásával.

  3. A Docker előkészítése képernyő egymás után futtatja az előfeltétel-ellenőrzéseket:

    • A Docker telepítésének ellenőrzése: Ellenőrzi, hogy a Docker telepítve van-e a rendszeren.
    • A Docker Desktop indítása: Biztosítja, hogy a Docker Desktop fut.
    • Docker-motor ellenőrzése: Ellenőrzi, hogy a Docker-motor készen áll-e.

    Képernyőkép a Docker előfeltétel-ellenőrzéseiről, amely egymás után fut.

    A Tovább gombra kattintva továbbléphet, ha az összes ellenőrzés befejeződött.

    Képernyőkép a Docker előfeltételeinek sikeres ellenőrzéséről.

  4. Megjelenik a Tárolóbeállítások képernyő:

    • Tároló neve: A Docker-tároló opcionális neve (automatikusan létrehozott alapértelmezett beállítás van megadva).
    • Port: Az API-t közzétenni kívánt port (alapértelmezett: 5000).
    • A tároló újra felhasználja a kapcsolati sztringet az aktív adatbázis-kapcsolatból.

    Válassza a Tároló létrehozása lehetőséget.

    Képernyőkép a Tárolóbeállítások képernyőről a Tároló neve és a Port mezőkkel.

  5. Az üzembe helyezés sorrendben hajt végre három lépést: kép letöltése, tároló indítása és készenlét ellenőrzése.

    Képernyőkép az üzembe helyezés folyamatáról a tárolólétrehozás lépéseivel.

  6. Sikeres üzembe helyezés esetén a varázsló megjeleníti az egyes engedélyezett API-típusokhoz tartozó végponti URL-címeket:

    API típusa Végpont Action
    REST http://localhost:{port}/api A Swagger megtekintése megnyitja a Swagger felhasználói felületét
    GraphQL http://localhost:{port}/graphql A Nitro megnyitja a GraphQL-játszóteret
    MCP http://localhost:{port}/mcp Hozzáadás a VS Code-hoz az MCP-kiszolgáló konfigurációját a következőre írja: .vscode/mcp.json

    A tesztelési felület megnyitásához válasszon egy hivatkozást a Visual Studio Code beépített Simple Browserben.

    Az üzembe helyezés teljes képernyőjének képernyőképe, amelyen a Data API Builder-tároló végponti URL-címekkel fut.

    Az alábbi példa a Swagger felhasználói felületét mutatja be a REST-végpontok közvetlenül a Visual Studio Code-ban való teszteléséhez:

    Képernyőkép a REST-végpontok Swagger felhasználói felületéről a Visual Studio Code Simple Browserben.

    Az alábbi példa a GraphQL-lekérdezések és -mutációk tesztelésére szolgáló Nitro GraphQL-játszóteret mutatja be:

    Képernyőkép a Nitro GraphQL játszótérről a Visual Studio Code Simple Browserben.

A futó API tesztelése

Az üzembe helyezés után az API-kat közvetlenül az üzembe helyezés befejezése párbeszédpanelen tesztelheti a Visual Studio Code beépített Simple Browser használatával.

REST API

Válassza a View Swagger lehetőséget a REST-végpontok felderítésére és tesztelésére szolgáló interaktív vizuális felület, a Swagger UI megnyitásához. Böngészhet az elérhető entitások között, megtekintheti a kérelem- és válaszsémákat, és közvetlenül futtathat API-hívásokat.

A Data API Builder az alábbi REST-végpontokat hozza létre az egyes engedélyezett entitásokhoz:

Módszer Végpont Leírás
GET /api/{entity} Entitás összes rekordjának listázása
GET /api/{entity}/{primaryKey}/{value} Egyetlen rekord lekérése elsődleges kulcs szerint
POST /api/{entity} Új rekord létrehozása
PUT /api/{entity}/{primaryKey}/{value} Meglévő rekord cseréje
PATCH /api/{entity}/{primaryKey}/{value} Rekord adott mezőinek frissítése
DELETE /api/{entity}/{primaryKey}/{value} Rekord törlése

További információ a REST-végpontokról: Data API builder REST API.

GraphQL

Válassza a Nitro lehetőséget a Nitro GraphQL játszótér megnyitásához, ahol interaktív módon írhat és tesztelhet GraphQL-lekérdezéseket és mutációkat.

További információ a GraphQL-végpontokról: Data API builder GraphQL API.

MCP

Válassza a Hozzáadás a VS Code-hoz lehetőséget az MCP-kiszolgáló konfigurációjának megírásához .vscode/mcp.json. Ez a konfiguráció teszi elérhetővé a Data API Builder-végpontot MCP-kiszolgálóként a Visual Studio Code-on belül. Az olyan AI-eszközök, mint a GitHub Copilot, ezután a Data API Builder API-val kezelhetik az adatbázist.

A Visual Studio Code MCP-ről további információt az MCP-kiszolgálók használata a Visual Studio Code-ban című témakörben talál.

Termináltesztelés

A végpontokat a terminálról is tesztelheti:

REST API:

Az összes rekord lekérése egy adott entitásból:

curl http://localhost:{port}/api/{entityName}

Új rekord létrehozása (ha engedélyezve van a létrehozási engedély):

curl -X POST http://localhost:{port}/api/{entityName} \
  -H "Content-Type: application/json" \
  -d '{"Column1": "Value1", "Column2": "Value2"}'

GraphQL:

curl -X POST http://localhost:{port}/graphql \
  -H "Content-Type: application/json" \
  -d '{"query": "{ {entityName} { items { Column1 Column2 } } }"}'

Jótanács

Cserélje le {port} az üzembe helyezés során konfigurált portra (alapértelmezett: 5000).

GitHub Copilot-integráció

A természetes nyelvet előnyben részesítő fejlesztők számára a GitHub Copilot beépített a Data API builderi felületébe. Az eszköztár Csevegés gombjára kattintva megnyithat egy GitHub Copilot-csevegési munkamenetet, amely a Data API Builder konfigurációs környezetére terjed ki. A GitHub Copilot és a felhasználói felület szinkronban marad: a csevegésen keresztül végrehajtott módosítások azonnal megjelennek a felhasználói felületen, és fordítva.

Íme néhány példakérés:

  • "Enable all SalesLT entities for read operations"
  • "Expose only the Customer and Product tables with full CRUD permissions"
  • "Set all entities in the dbo schema to read-only"
  • "Disable the BuildVersion and ErrorLog entities"
  • "Can you also enable MCP for the Data API builder API?"

Az alábbi példa azt mutatja be, hogy a GitHub Copilot engedélyezi az entitásokat és konfigurálja a CRUD-engedélyeket egy csevegőüzeneten keresztül:

Képernyőkép a GitHub Copilot entitások engedélyezéséről és a CRUD-engedélyek beállításáról egy természetes nyelvi parancssoron keresztül a Data API Builder-csevegésben.

Az alábbi példa azt mutatja be, hogy a GitHub Copilot engedélyezi az MCP-végpontokat a Data API Builder konfigurációhoz:

Képernyőkép arról, hogy a GitHub Copilot egy természetes nyelvi parancssoron keresztül engedélyezi az MCP-végpontokat a Data API Builder-csevegésben.

Megjegyzés:

A GitHub Copilot integrációjához telepíteni és bejelentkezni kell a GitHub Copilot és a GitHub Copilot Chat bővítményeket. A beállítási utasításokért lásd a GitHub Copilot beállítását.

Ismert korlátozások

  • Csak táblák: A konfigurációs felhasználói felület csak a táblákat támogatja. A nézetek és a tárolt eljárások jelenleg nem érhetők el a tervezőben.
  • Docker Desktop szükséges: A helyi üzembe helyezéshez telepíteni és futtatni kell a Docker Desktopot.
  • Csak SQL-hitelesítés: A helyi Docker-tárolók nem támogatják a Microsoft Entra ID hitelesítési módszereit, például ActiveDirectoryInteractiveazért, mert a tárolókörnyezet nem tud böngészőt megnyitni az interaktív bejelentkezési folyamathoz. A bővítmény értesítést jelenít meg, ha az aktuális kapcsolat nem támogatott hitelesítési típust használ.
  • A Microsoft Fabric SQL-adatbázisa nem támogatott: a Microsoft Fabric SQL-adatbázisához kizárólag Microsoft Entra-hitelesítés szükséges, és nem támogatja az SQL-hitelesítést. Mivel a helyi tároló üzembe helyezése SQL-hitelesítést igényel, az SQL-adatbázison való üzembe helyezés a Fabricben nem járható út.
  • Elsődleges kulcs szükséges: A Data API Builderen keresztül közzétett összes táblaentitásnak rendelkeznie kell az adatbázis szintjén definiált elsődleges kulcskényszerrel. Az elsődleges kulcs nélküli táblák a Data API Builder motor indításkor meghiúsulását okozzák.
  • Az AI által generált kimenetet felül kell vizsgálni: a GitHub Copilot helytelen vagy nem optimális konfigurációkat eredményezhet. A telepítés előtt mindig tekintse át a létrehozott konfigurációkat.

Ismert problémák

  • Nem támogatott SQL Server-adattípusok: A Data API Builder nem tud szerializálni bizonyos SQL Server-adattípusokat. A nem támogatott típusok oszlopait tartalmazó táblák indításkor a motor meghibásodását okozhatják. A nem támogatott típusok a következők: geography, geometry, hierarchyid, rowversion, sql_variant, és xml. A bővítmény figyelmeztető ikonnal jelöli meg az érintett entitásokat, és megakadályozza, hogy üzembe helyezésre kijelölje őket. Az adattípus támogatásával kapcsolatos legfrissebb információkért lásd a GitHub 3181- es problémáját.
  • A tároló üzembe helyezéséhez nem támogatott interaktív Microsoft Entra ID-hitelesítés: A Data API Builder-tároló nem tudja végrehajtani az interaktív Microsoft Entra-hitelesítést. Az interaktív Microsoft Entra-azonosító metódusokat használó kapcsolatok értesítéssel blokkolva lesznek. További információ: GitHub-probléma #3246.
  • Az MCP előzetes verzióban érhető el: A Data API builder MCP felülete jelenleg előzetes verzióban érhető el. További információ: Data API builder MCP Preview.

Visszajelzés és támogatás

Ha vannak ötletei, visszajelzései, vagy szeretne kapcsolatba lépni a közösséggel, csatlakozzon a beszélgetéshez a következő címen https://aka.ms/vscode-mssql-discussions: . Hiba bejelentéséhez látogasson el https://aka.ms/vscode-mssql-bugide. Ha új funkciót szeretne kérni, lépjen a lapra https://aka.ms/vscode-mssql-feature-request.