Ескертпе
Бұл бетке кіру үшін қатынас шегін айқындау қажет. Жүйеге кіруді немесе каталогтарды өзгертуді байқап көруге болады.
Бұл бетке кіру үшін қатынас шегін айқындау қажет. Каталогтарды өзгертуді байқап көруге болады.
ОБЛАСТЬ ПРИМЕНЕНИЯ: все уровни Управление API
Azure Monitor собирает и агрегирует метрики и журналы из системы для мониторинга доступности, производительности и устойчивости, а также уведомляет вас о проблемах, влияющих на систему. Вы можете использовать портал Azure, PowerShell, Azure CLI, REST API или клиентские библиотеки для настройки и просмотра данных мониторинга.
Различные метрики и журналы доступны для различных типов ресурсов. В этой статье описываются типы данных мониторинга, которые можно собирать для этой службы и способы анализа этих данных.
Сбор данных с помощью Azure Monitor
В этой таблице описывается, как собирать данные для мониторинга службы и что можно сделать с данными после сбора:
| Данные, которые нужно собрать | Описание | Сбор и маршрутизация данных | Где просмотреть данные | Поддерживаемые данные |
|---|---|---|---|---|
| Данные метрик | Метрики — это числовые значения, описывающие аспект системы в определенный момент времени. Метрики можно агрегировать с помощью алгоритмов, по сравнению с другими метриками и анализировать для тенденций с течением времени. | — собирается автоматически через регулярные интервалы.
— Вы можете направлять некоторые метрики платформы в рабочую область Log Analytics для запроса с другими данными. Проверьте параметры экспорта DS для каждой метрики, чтобы узнать, можно ли использовать параметр диагностики для маршрутизации данных метрик. |
Обозреватель метрик | Метрики azure Управление API, поддерживаемые Azure Monitor |
| Данные журнала ресурсов | Журналы записывают системные события с меткой времени. Журналы могут содержать различные типы данных, быть структурированным или текстом свободной формы. Данные журнала ресурсов можно направлять в рабочие области Log Analytics для запроса и анализа. | Создайте параметр диагностики для сбора и маршрутизации данных журнала ресурсов. | Аналитика журналов | Данные журнала ресурсов Azure Управление API, поддерживаемые Azure Monitor |
| Данные журнала действий | Журнал действий Azure Monitor содержит сведения о событиях уровня подписки. Журнал действий включает информацию, например, об изменении ресурса или запуске виртуальной машины. | — собирается автоматически.
- Создайте параметр диагностики для рабочей области Log Analytics без платы. |
Журнал действий |
Список всех данных, поддерживаемых Azure Monitor, см. в следующих статье:
Встроенный мониторинг для управления API
Управление API Azure имеет следующие встроенные функции мониторинга.
Получение аналитики API в службе управления API Azure
Azure Управление API предоставляет аналитику для API, чтобы можно было анализировать их использование и производительность. Используйте аналитику для мониторинга высокого уровня и устранения неполадок с API. Другие функции мониторинга, включая метрики и журналы ресурсов практически в режиме реального времени для диагностика и аудита, см. в руководстве по мониторингу опубликованных API.
Примечание.
В настоящее время эта функция недоступна в рабочих областях.
- Управление API предоставляет аналитику с помощью панели мониторинга, основанной на Azure Monitor. Панель мониторинга объединяет данные в рабочей области Azure Log Analytics.
- На классических уровнях службы управления API, ваш экземпляр службы управления API также включает устаревшую встроенную аналитику в портале Azure, а данные аналитики можно получить, используя REST API службы управления API. Похожие данные отображаются на панели мониторинга на основе Azure Monitor и встроенной аналитике.
Внимание
- Панель мониторинга на основе Azure Monitor — это рекомендуемый способ доступа к данным аналитики.
- Начиная с марта 2027 г. панель мониторинга и отчеты, связанные со встроенной аналитикой управления API на классических уровнях, будут прекращены. Мы рекомендуем перейти на панель мониторинга на основе Azure Monitor, которая заменяет ее.
С помощью аналитики API анализируйте использование и производительность API в экземпляре управления API по нескольким измерениям, в том числе:
- Временная шкала
- Географический регион
- Программные интерфейсы
- Операции API
- Продукты
- Подписки
- Пользователи
- Запросы
- Языковые модели (для API больших языковых моделей)
Аналитика API предоставляет данные о запросах, включая неудачные и несанкционированные запросы. Географические значения основаны на сопоставлении IP-адресов. Может возникнуть задержка в доступности аналитических данных.
Панель мониторинга на основе Azure Monitor
Чтобы использовать панель мониторинга на основе Azure Monitor, требуется рабочая область Log Analytics в качестве источника данных журналов шлюза управления API.
Если необходимо настроить один, выполните краткие действия по отправке журналов шлюза в рабочую область Log Analytics. Дополнительные сведения см. в статье "Включение параметра диагностики для журналов Azure Monitor" далее в этой статье. Эта процедура является одноразовой настройкой.
Перейдите к экземпляру Управления API на портале Azure.
В меню слева в разделе Мониторинг выберите Параметры диагностики>, затем Добавить параметр диагностики.
Введите описательное имя параметра диагностики.
В журналах выберите журналы, связанные с шлюзом ApiManagement.
Подсказка
Чтобы собирать журналы для api больших языковых моделей (LLM) для отображения на панели мониторинга на основе Azure Monitor, также выберите журналы, связанные с созданным шлюзом ИИ.
В сведениях о назначении выберите "Отправить в Log Analytics" и выберите рабочую область Log Analytics в той же или другой подписке. Если вам нужно создать рабочую область, см. статью "Создание рабочей области Log Analytics".
Убедитесь, что в качестве целевой таблицы выбран конкретный ресурс.
Выберите Сохранить.
Внимание
Новая рабочая область Log Analytics может занять до 2 часов, чтобы начать получать данные. Существующая рабочая область должна начать получать данные примерно через 15 минут.
Доступ к панели мониторинга
После настройки рабочей области Log Analytics откройте панель мониторинга на основе Azure Monitor для анализа использования и производительности API.
- Перейдите к экземпляру Управления API на портале Azure.
- В меню слева в разделе Мониторинг выберите Аналитика. Открывается дашборд аналитики.
- Выберите диапазон времени для данных.
- Выберите категорию отчета для данных аналитики, например временная шкала, география" и т. д.
Устаревшая встроенная аналитика
В некоторых уровнях службы Управления API встроенная аналитика (также называемая устаревшей аналитикой или классической аналитикой) также доступна в портале Azure, а данные аналитики можно получить с помощью REST API Управления API.
Чтобы получить доступ к встроенной (классической) аналитике в портал Azure:
- Перейдите к экземпляру Управления API на портале Azure.
- В меню слева в разделе "Мониторинг" выберите "Аналитика" (классическая модель).
- Выберите диапазон времени для данных или введите настраиваемый диапазон времени.
- Выберите категорию отчета для данных аналитики, например временная шкала, география" и т. д.
- При необходимости отфильтруйте отчет по одной или нескольким другим категориям.
Используйте операции с отчетами в REST API управления API для получения и фильтрации данных аналитики для экземпляра службы управления API.
Доступные операции возвращают записи отчетов по операциям API, географии, продукту, запросу API, подписке, времени или пользователю.
Логи Azure Monitor
В этом разделе показано, как включить журналы Azure Monitor для аудита и устранения неполадок использования различных функций экземпляра управления API. Включив параметр диагностики, можно включить коллекцию одного или нескольких из следующих категорий журналов ресурсов:
| Категория | Описание | Примечания. |
|---|---|---|
| Шлюз управления API | Запросы, обработанные шлюзом управления API, включая методы HTTP, протоколы, тела запросов и ответов, заголовки, время, сведения об ошибках и участие кэша. | Настройте параметры для всех API или переопределите их для отдельных API. В экземплярах управления API, настроенных с рабочими областями, журналы шлюза можно собирать по отдельности для каждой рабочей области и агрегировать для централизованного доступа командой платформы. |
| Подключения WebSocket | События для подключений API WebSocket, начиная с рукопожатия и до завершения подключения. | |
| Использование портала разработчика | Запросы, полученные и обработанные порталом разработчика службы "Управление API", включая действия проверки подлинности пользователей, представления сведений о API и тестирование API в интерактивной консоли тестирования. | |
| Шлюз генеративного искусственного интеллекта | Запросы, обработанные шлюзом управления API для REST API больших языковых моделей (LLM), таких как API Microsoft Foundry, включая использование токенов, модели, а также, при необходимости, детали запроса и завершение ответов. | Включите ведение журнала сообщений запроса и /или ответных сообщений для определенных API LLM. |
Дополнительные сведения см. в справочнике по данным мониторинга управления API.
Включение параметра диагностики для журналов Azure Monitor
Чтобы настроить параметр диагностики для сбора журналов ресурсов, выполните следующие действия.
Перейдите к экземпляру Управления API на портале Azure.
В меню слева в разделе Мониторинг, выберите Параметры диагностики>+ Добавить параметр диагностики.
На странице параметров диагностики введите или выберите сведения для параметра:
- Имя параметра диагностики: введите описательное имя.
- Группы категорий. При необходимости сделайте выбор для вашего сценария.
- В разделе "Категории" выберите одну или несколько категорий. Например, выберите журналы, связанные с шлюзом ApiManagement , чтобы собирать журналы для большинства запросов к шлюзу управления API.
- В разделе "Сведения о назначении" выберите один или несколько параметров и укажите сведения о назначении. Например, отправлять журналы в рабочую область Azure Log Analytics, архивировать журналы в учетную запись хранения или передавать их в концентратор событий. Дополнительные сведения см. в разделе "Параметры диагностики" в Azure Monitor.
- Выберите Сохранить.
Подсказка
- Чтобы просмотреть аналитику API на панели мониторинга на основе Azure Monitor для управления API (колонка "Аналитика мониторинга>"), выберите рабочую область Azure Log Analytics в качестве назначения.
- Если выбрать рабочую область Log Analytics, можно сохранить данные в таблице, относяющейся к ресурсу (например, таблицу ApiManagementGatewayLogs) или сохранить в общей таблице AzureDiagnostics. Мы рекомендуем использовать таблицу для конкретного ресурса, для назначений журналов, которые ее поддерживают. Подробнее
После настройки сведений о назначении журнала или назначения нажмите кнопку "Сохранить".
Примечание.
Добавление объекта параметра диагностики может привести к сбою, если свойство MinApiVersion службы Управление API установлено для любой версии API выше 2022-09-01-preview.
Примечание.
Сведения о включении параметров диагностики для рабочих областей управления API см. в статье "Создание и управление рабочей областью".
Просмотр данных журнала Azure Monitor
В зависимости от выбранного назначения журнала может потребоваться несколько минут для отображения данных.
Просмотр журналов в рабочей области Log Analytics
Если вы включите коллекцию журналов или метрик в рабочей области Log Analytics, данные могут отображаться в Azure Monitor и панели мониторинга на основе Azure Monitor для управления API (колонка "Аналитика мониторинга>").
Просмотр данных
Перейдите к экземпляру Управления API на портале Azure.
В меню слева в разделе Мониторинг выберите Журналы.
Выполните запросы, чтобы просмотреть данные. Вы можете воспользоваться предоставленными примерами запросов или выполнить собственный запрос. Например, следующий запрос извлекает последние 24 часа данных из таблицы ApiManagementGatewayLogs:
ApiManagementGatewayLogs | where TimeGenerated > ago(1d)
Просмотр журналов в учетной записи хранения
Если вы отправляете журналы в учетную запись хранения, вы можете получить доступ к данным в портал Azure и скачать его для анализа.
- На портале Azure перейдите к учетной записи хранения.
- В меню слева выберите Обозреватель хранилища.
- В разделе контейнеры BLOB-объектов выберите имя данных журнала, например insights-logs-developerportalauditlogs для журналов использования портала разработчика.
- Перейдите к контейнеру для журналов в экземпляре Управления API. Журналы секционируются интервалами в 1 час.
- Чтобы получить данные для дальнейшего анализа, нажмите кнопку "Скачать".
Изменение параметров ведения журнала API
При использовании портала для создания параметра диагностики, чтобы включить сбор журналов шлюза управления API или генеративного ИИ (LLM), ведение журнала активируется с использованием настроек по умолчанию. Параметры по умолчанию не содержат подробных сведений о запросах или ответах, таких как тела запросов или ответов. Вы можете настроить параметры ведения журнала для всех API или переопределить их для отдельных API. Например, настройте частоту выборки или подробные сведения о данных журнала шлюза, включите ведение журнала запросов LLM или сообщений ответа или отключите ведение журнала для некоторых API.
Дополнительные сведения о параметрах ведения журнала см. в разделах "Диагностика — создание или обновление" и "Диагностика API — создание или обновление" справочных страниц REST API.
Чтобы настроить параметры ведения журнала для всех API, выполните следующие действия.
- В меню слева экземпляра Управление API выберите API-интерфейсы>> всех API.
- Выберите вкладку "Параметры" на верхней панели.
- Прокрутите вниз до раздела журналов диагностики и перейдите на вкладку Azure Monitor .
- Проверьте параметры и при необходимости внесите изменения. Выберите Сохранить.
Чтобы настроить параметры ведения журнала для определенного API, выполните следующие действия.
- В меню слева экземпляра Управление API выберите API-интерфейсы> и имя API.
- Выберите вкладку "Параметры" на верхней панели.
- Прокрутите вниз до раздела журналов диагностики и перейдите на вкладку Azure Monitor .
- Проверьте параметры и при необходимости внесите изменения. Выберите Сохранить.
Внимание
Управление API применяет ограничение в 32 КБ для размера записей журнала, отправленных в Azure Monitor. Поведение, когда запись журнала превышает ограничение, зависит от категории журнала и атрибутов данных, которые регистрируются:
- Журналы шлюза управления API — записанные полезные данные запроса или ответа в записи журнала, если они собраны, могут составлять до 8 192 байт каждый. Если совокупный размер всех атрибутов в записи превышает 32 КБ, управление API обрезает запись, удалив все содержимое текста и трассировки.
- Журналы шлюза Генеративного ИИ — запросы LLM и ответные сообщения размером до 32 КБ, если они собраны, отправляются в одной записи. Сообщения размером более 32 КБ разбиваются и записываются блоками по 32 КБ с последовательными номерами для последующей реконструкции. Сообщения запросов и ответные сообщения не могут превышать 2 МБ каждый.
Использование средств Azure Monitor для анализа данных
Эти средства Azure Monitor доступны в портал Azure для анализа данных мониторинга:
Некоторые службы Azure имеют встроенную панель мониторинга в Azure портал. Эти панели мониторинга называются инсайтс, и их можно найти в разделе "Аналитика" в Azure Monitor в портале Azure.
Обозреватель метрик позволяет просматривать и анализировать метрики для ресурсов Azure. Дополнительные сведения см. в разделе "Анализ метрик" с помощью обозревателя метрик Azure Monitor.
Log Analytics позволяет запрашивать и анализировать данные журнала с помощью языка запросов Kusto (KQL). Дополнительные сведения см. в статье Начало работы с запросами журнала в Azure Monitor.
Портал Azure имеет пользовательский интерфейс для просмотра и базового поиска журнала действий. Чтобы выполнить более подробный анализ, перенаправите данные в журналы Azure Monitor и выполните более сложные запросы в Log Analytics.
Application Insights отслеживает доступность, производительность и использование веб-приложений, чтобы можно было выявлять и диагностировать ошибки, не ожидая, когда пользователь сообщит о них.
Application Insights включает точки подключения к различным средствам разработки и интегрируется с Visual Studio для поддержки процессов DevOps. Дополнительные сведения см. в разделе "Мониторинг приложений для службы приложений".
Средства, которые позволяют более сложной визуализации, включают:
- Панели мониторинга, позволяющие объединить различные виды данных в единую область в портале Azure.
- Тетради, настраиваемые отчеты, которые можно создать в портале Azure. Рабочие книги могут включать текст, метрики и запросы журналов.
- Grafana — это открытая платформа, которая отлично подходит для операционных панелей мониторинга. С помощью Grafana можно создавать панели мониторинга, содержащие данные из нескольких источников, отличных от Azure Monitor.
- Power BI— служба бизнес-аналитики, которая предоставляет интерактивные визуализации в различных источниках данных. Вы можете настроить Power BI на автоматический импорт данных журналов из Azure Monitor, чтобы воспользоваться этими визуализациями.
Визуализация данных мониторинга службы "Управление API" с помощью управляемой панели мониторинга Grafana
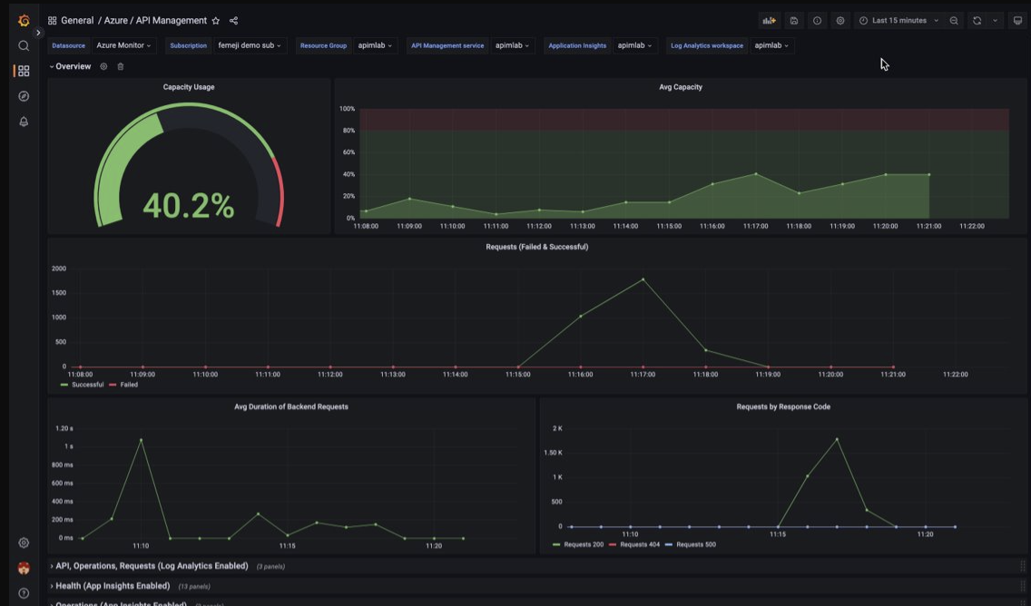
Вы можете использовать Azure Управляемый Grafana для визуализации данных мониторинга Управления API, собранных в рабочей области Log Analytics. Используйте предварительно созданную панель мониторинга управления API для визуализации метрик и журналов в реальном времени, собранных из экземпляра управления API.
- Узнайте больше об Azure Managed Grafana
- Дополнительные сведения об обозримости в Управлении API в Azure
На вашем экземпляре управления API:
Чтобы визуализировать журналы ресурсов и метрики для API Management, настройте настройки диагностики для сбора журналов ресурсов и отправки их в пространство Log Analytics.
Чтобы визуализировать подробные данные о запросах к шлюзу Управление API, интегрируйте экземпляр Управление API с Application Insights.
Примечание.
Чтобы визуализировать данные на одном дашборде, настройте рабочую область Log Analytics для параметров диагностики и экземпляра Application Insights в той же группе ресурсов, что и ваш экземпляр API Management.
В рабочей области Managed Grafana:
- Чтобы создать управляемый экземпляр и рабочую область Grafana, см. краткое руководство по порталу или Azure CLI.
- Экземпляр Managed Grafana должен находиться в той же подписке, что и экземпляр Управление API.
- При создании рабочей области Grafana ей автоматически назначается управляемое удостоверение Microsoft Entra, которому присваивается роль «Читатель мониторинга» в подписке. Этот подход обеспечивает немедленный доступ к Azure Monitor из новой рабочей области Grafana без необходимости задавать разрешения вручную. Дополнительные сведения о настройке источников данных для Managed Grafana.
Сначала импортируйте панель управления API в вашу рабочую область Grafana для управления.
Чтобы импортировать панель мониторинга, выполните следующие действия.
- Перейдите в рабочую область Azure Managed Grafana. На портале на странице обзора экземпляра управляемого Grafana выберите ссылку "Endpoint".
- В рабочей области Managed Grafana перейдите к Панели>Обзор>Импорт.
- На странице "Импорт" в разделе "Импорт через grafana.com" введите 16604 и выберите "Загрузить".
- Выберите источник данных Azure Monitor, просмотрите или обновите другие параметры и нажмите кнопку "Импорт".
Чтобы использовать панель мониторинга Управление API, выполните следующие действия.
- В рабочей области Managed Grafana перейдите в раздел Панели>Обзор и выберите свою панель мониторинга по управлению API.
- В раскрывающихся меню в верхней части выполните выбор для вашего экземпляра управления API. Если настроено, выберите экземпляр Application Insights и рабочую область Log Analytics.
Просмотрите визуализации по умолчанию на панели мониторинга, которая отображается на следующем снимке экрана.
Экспорт данных Azure Monitor
Вы можете экспортировать данные из Azure Monitor в другие средства с помощью:
Метрики. Используйте REST API для метрик для извлечения данных метрик из базы данных метрик Azure Monitor. Для получения дополнительной информации см. справочник по REST API Azure Monitor Azure Monitor REST API reference.
Журналы: используйте REST API или связанные клиентские библиотеки.
Экспорт данных рабочей области Log Analytics.
Чтобы начать работу с REST API Azure Monitor, см. пошаговое руководство по REST API мониторинга Azure.
Использование запросов Kusto для анализа данных журнала
Вы можете анализировать данные журнала Azure Monitor с помощью языка запросов Kusto (KQL). Дополнительные сведения см. в разделе Запросы журналов в Azure Monitor.
Использование оповещений Azure Monitor для уведомления о проблемах
Оповещения Azure Monitor позволяют выявлять и устранять проблемы в системе, а также заранее уведомлять вас, когда конкретные условия находятся в данных мониторинга, прежде чем клиенты заметят их. Вы можете получать оповещения о любых источниках данных метрик или журналов на платформе данных Azure Monitor. Существуют различные типы оповещений Azure Monitor в зависимости от служб, которые вы отслеживаете, и собираемых данных мониторинга. См. раздел "Выбор правильного типа правила генерации оповещений".
Сведения о настройке правила генерации оповещений в Azure Управление API см. в статье "Настройка правила генерации оповещений".
Примеры распространенных оповещений для ресурсов Azure см. в образцах запросов журнала.
Реализация оповещений в масштабе
Для некоторых служб можно отслеживать масштаб, применяя одно правило генерации оповещений метрик к нескольким ресурсам одного типа, которые существуют в одном регионе Azure. Оповещения базовых показателей Azure Monitor (AMBA) предоставляют полуавтоматический метод реализации важных оповещений об основных показателях платформы, панелей мониторинга и рекомендаций с возможностью масштабирования.
Получение персонализированных рекомендаций с помощью Помощника по Azure
Для некоторых служб, если критические условия или неизбежные изменения происходят во время операций ресурсов, на странице обзора службы на портале отображается оповещение. Дополнительную информацию и рекомендуемые исправления для оповещения можно найти в разделе «Рекомендации Консультанта» под «Мониторинг» в меню слева. Во время обычных операций рекомендации помощника не отображаются.
Для получения дополнительной информации об Azure Advisor см. обзор Azure Advisor.