Share via


API Management bewaken

VAN TOEPASSING OP: Alle API Management-niveaus

Azure Monitor verzamelt en aggregeert metrische gegevens en logboeken van uw systeem om de beschikbaarheid, prestaties en tolerantie te bewaken en u op de hoogte te stellen van problemen die van invloed zijn op uw systeem. U kunt de Azure-portal, PowerShell, Azure CLI, REST API of clientbibliotheken gebruiken om bewakingsgegevens in te stellen en weer te geven.

Er zijn verschillende metrische gegevens en logboeken beschikbaar voor verschillende resourcetypen. In dit artikel worden de typen bewakingsgegevens beschreven die u voor deze service kunt verzamelen en manieren om die gegevens te analyseren.

Gegevens verzamelen met Azure Monitor

In deze tabel wordt beschreven hoe u gegevens kunt verzamelen om uw service te bewaken en wat u kunt doen met de gegevens die eenmaal zijn verzameld:

Te verzamelen gegevens Beschrijving Hoe de gegevens te verzamelen en te routeren Waar de gegevens worden weergegeven Ondersteunde gegevens
Metrische gegevens Metrische gegevens zijn numerieke waarden die een aspect van een systeem op een bepaald moment beschrijven. Metrische gegevens kunnen worden geaggregeerd met behulp van algoritmen, vergeleken met andere metrische gegevens en geanalyseerd op trends in de loop van de tijd. - Automatisch verzameld met regelmatige tussenpozen.
- U kunt bepaalde metrische platformgegevens omleiden naar een Log Analytics-werkruimte om query's uit te voeren op andere gegevens. Controleer de DS-exportinstelling voor elke metriek om te zien of u een diagnostische instelling kunt gebruiken om de metrische gegevens te routeren.
Metrics Explorer Metrische gegevens van Azure API Management die worden ondersteund door Azure Monitor
Resourcelogboekgegevens "Logs zijn systeemevenementen die worden vastgelegd met een tijdstempel." Logboeken kunnen verschillende typen gegevens bevatten en gestructureerde of vrije tekst zijn. U kunt resourcelogboekgegevens routeren naar Log Analytics-werkruimten voor het uitvoeren van query's en analyses. Maak een diagnostische instelling om resource-loggegevens te verzamelen en te routeren. Log Analytics Azure API Management-resource-logboekgegevens ondersteund door Azure Monitor
Activiteitenlogboekgegevens Het Activiteitenlogboek van Azure Monitor biedt inzicht in gebeurtenissen op abonnementsniveau. Het activiteitenlogboek bevat informatie zoals wanneer een resource wordt gewijzigd of wanneer een virtuele machine wordt gestart. - Automatisch verzameld.
- Maak gratis een diagnostische instelling voor een Log Analytics-werkruimte.
Activiteitenlogboek

Zie voor de lijst met alle gegevens die worden ondersteund door Azure Monitor:

Ingebouwde bewaking voor API Management

Azure API Management heeft de volgende ingebouwde bewakingsfuncties.

API-analyses ophalen in Azure API Management

Azure API Management biedt analyses voor uw API's, zodat u hun gebruik en prestaties kunt analyseren. Gebruik analyses voor bewaking op hoog niveau en probleemoplossing van uw API's. Zie Zelfstudie: Gepubliceerde API's bewaken voor andere bewakingsfuncties, waaronder bijna realtime metrische gegevens en resourcelogboeken voor diagnostische gegevens en audits.

Schermopname van API-analyse in de portal.

Notitie

Deze functie is momenteel niet beschikbaar in werkruimten.

  • API Management biedt analyses met behulp van een dashboard op basis van Azure Monitor. Het dashboard voegt gegevens samen in een Azure Log Analytics-werkruimte.
  • In de klassieke API Management-servicelagen bevat uw API Management-exemplaar ook verouderde ingebouwde analyses in de Azure-portal en kunnen analysegegevens worden geopend met behulp van de API Management REST API. Vergelijkbare gegevens worden weergegeven in het dashboard op basis van Azure Monitor en ingebouwde analyses.

Belangrijk

  • Het dashboard op basis van Azure Monitor is de aanbevolen manier om toegang te krijgen tot analysegegevens.
  • Vanaf maart 2027 worden het dashboard en de rapporten die zijn gekoppeld aan ingebouwde API Management-analyses in de klassieke lagen buiten gebruik gesteld. We raden u aan om over te stappen naar het dashboard op basis van Azure Monitor dat het vervangt.

Analyseer met API-analyses het gebruik en de prestaties van de API's in uw API Management-exemplaar in verschillende dimensies, waaronder:

  • Tijdlijn
  • Geografie
  • API's
  • API-bewerkingen
  • Producten
  • Abonnementen
  • Gebruikers
  • Verzoeken
  • Taalmodellen (voor API's voor grote taalmodellen)

API-analyse biedt gegevens over aanvragen, waaronder mislukte en niet-geautoriseerde aanvragen. Geografiewaarden zijn gebaseerd op IP-adrestoewijzing. Er kan een vertraging optreden in de beschikbaarheid van analysegegevens.

Dashboard op basis van Azure Monitor

Als u het dashboard op basis van Azure Monitor wilt gebruiken, hebt u een Log Analytics-werkruimte nodig als gegevensbron voor API Management-gatewaylogboeken.

Als u er een wilt configureren, zijn de volgende korte stappen voor het verzenden van gatewaylogboeken naar een Log Analytics-werkruimte. Zie Diagnostische instelling inschakelen voor Azure Monitor-logboeken verderop in dit artikel voor meer informatie. Deze procedure is een eenmalige installatie.

  1. Blader in Azure Portal naar uw API Management-exemplaar.

  2. Selecteer diagnostische instellingen in het linkermenu onder > en diagnostische instelling toevoegen.

  3. Voer een beschrijvende naam in voor de diagnostische instelling.

  4. In logboeken selecteer logboeken met betrekking tot ApiManagement Gateway.

    Aanbeveling

    Als u logboeken voor LLM-API's (Large Language Model) wilt verzamelen voor weergave op het dashboard op basis van Azure Monitor, selecteert u ook Logboeken met betrekking tot generatieve AI-gateway.

  5. Selecteer verzenden naar Log Analytics in doeldetails en selecteer een Log Analytics-werkruimte in hetzelfde of een ander abonnement. Zie Een Log Analytics-werkruimte maken als u een werkruimte wilt maken.

  6. Zorg ervoor dat Resourcespecifiek is geselecteerd als de doeltabel.

  7. Selecteer Opslaan.

Belangrijk

Het kan tot 2 uur duren voordat een nieuwe Log Analytics-werkruimte gegevens ontvangt. Een bestaande werkruimte moet binnen ongeveer 15 minuten gegevens ontvangen.

Het dashboard openen

Nadat een Log Analytics-werkruimte is geconfigureerd, opent u het dashboard op basis van Azure Monitor om het gebruik en de prestaties van uw API's te analyseren.

  1. Blader in Azure Portal naar uw API Management-exemplaar.
  2. Selecteer Analyse in het linkermenu onder Bewaking. Het analysedashboard wordt geopend.
  3. Selecteer een tijdsbereik voor gegevens.
  4. Selecteer een rapportcategorie voor analysegegevens, zoals Tijdlijn, Geografie, enzovoort.

Verouderde ingebouwde analyses

In bepaalde API Management-servicelagen zijn ingebouwde analyses (ook wel verouderde analyses of klassieke analyses genoemd) ook beschikbaar in Azure Portal en kunnen analysegegevens worden geopend met behulp van de API Management REST API.

Voor toegang tot de ingebouwde (klassieke) analyse in Azure Portal:

  1. Blader in Azure Portal naar uw API Management-exemplaar.
  2. Selecteer Analyse (klassiek) in het linkermenu onder Bewaking.
  3. Selecteer een tijdsbereik voor gegevens of voer een aangepast tijdsbereik in.
  4. Selecteer een rapportcategorie voor analysegegevens, zoals Tijdlijn, Geografie, enzovoort.
  5. U kunt het rapport desgewenst filteren op een of meer andere categorieën.

Gebruik rapportenbewerkingen in de REST API van API Management om analysegegevens voor uw API Management-exemplaar op te halen en te filteren.

Beschikbare operaties retourneren rapportrecords per API, geografie, API-bewerkingen, product, verzoek, abonnement, tijd of gebruiker.

Azure Monitor-logboeken

In deze sectie wordt beschreven hoe u Azure Monitor-logboeken inschakelt voor het controleren en oplossen van problemen met verschillende functies van uw API Management-exemplaar. Door een diagnostische instelling in te schakelen, kunt u een of meer van de volgende categorieën resourcelogboeken verzamelen:

Categorie Beschrijving Opmerkingen
API-managementgateway Aanvragen die worden verwerkt door de API Management-gateway, waaronder HTTP-methoden, protocollen, aanvraag- en antwoordteksten, headers, tijdsinstellingen, foutdetails en betrokkenheid van de cache. Pas instellingen voor alle API's aan of overschrijf ze voor afzonderlijke API's.

In API Management-exemplaren die zijn geconfigureerd met werkruimten, kunnen gatewaylogboeken afzonderlijk worden verzameld voor elke werkruimte en worden samengevoegd voor gecentraliseerde toegang door het platformteam.
WebSocket-verbindingen Gebeurtenissen voor WebSocket-API-verbindingen , beginnend vanaf de handshake totdat de verbinding is beëindigd.
Gebruik van ontwikkelaarsportal Aanvragen die worden ontvangen en verwerkt door de API Management-ontwikkelaarsportal, inclusief acties voor gebruikersverificatie, weergaven van API-details en API-tests in de interactieve testconsole.
Generatieve AI-gateway Aanvragen die worden verwerkt door de API Management-gateway voor REST API's voor een groot taalmodel (LLM), zoals Microsoft Foundry-API's, waaronder tokengebruik, modellen en optioneel details van aanvraagprompts en antwoordvoltooien. Schakel logboekregistratie van aanvraagberichten en/of antwoordberichten in voor specifieke LLM-API's.

Zie de naslaginformatie over bewakingsgegevens van API Management voor meer informatie.

Diagnostische instelling inschakelen voor Azure Monitor-logboeken

Een diagnostische instelling configureren voor het verzamelen van resourcelogboeken:

  1. Blader in Azure Portal naar uw API Management-exemplaar.

  2. Selecteer in het linkermenu onder Bewaking diagnostische instellingen

    Schermopname van het toevoegen van een diagnostische instelling in de portal.

  3. Voer op de pagina Diagnostische instelling details in of selecteer deze voor de instelling:

    1. Naam van diagnostische instelling: Voer een beschrijvende naam in.
    2. Categoriegroepen: Maak desgewenst een selectie voor uw scenario.
    3. Selecteer een of meer categorieën onder Categorieën. Selecteer bijvoorbeeld Logboeken met betrekking tot ApiManagement Gateway om logboeken te verzamelen voor de meeste aanvragen naar de API Management-gateway.
    4. Selecteer onder Doeldetails een of meer opties en geef details op voor de bestemming. Verzend bijvoorbeeld logboeken naar een Azure Log Analytics-werkruimte, archiveer logboeken naar een opslagaccount of stream ze naar een Event Hub. Zie Diagnostische instellingen in Azure Monitor voor meer informatie.
    5. Selecteer Opslaan.

    Aanbeveling

    • Als u API-analyses wilt weergeven in het dashboard op basis van Azure Monitor voor API Management (bladeBewakingsanalyse>), selecteert u een Azure Log Analytics-werkruimte als doel.
    • Als u een Log Analytics-werkruimte selecteert, kunt u ervoor kiezen om de gegevens op te slaan in een resourcespecifieke tabel (bijvoorbeeld een ApiManagementGatewayLogs-tabel) of om op te slaan in de algemene Tabel AzureDiagnostics. U wordt aangeraden de resource specifieke tabel te gebruiken voor logboekbestemmingen die dit ondersteunen. Meer informatie
  4. Nadat u details voor de doel- of bestemming van het logboek hebt geconfigureerd, selecteert u Opslaan.

Notitie

Het toevoegen van een object voor diagnostische instellingen kan leiden tot een fout als de eigenschap MinApiVersion van uw API Management-service is ingesteld op een API-versie die hoger is dan 2022-09-01-preview.

Notitie

Zie Een werkruimte maken en beheren om diagnostische instellingen in te schakelen voor API Management-werkruimten.

Logboekgegevens van Azure Monitor weergeven

Afhankelijk van de door u gekozen logboekbestemming kan het enkele minuten duren voordat gegevens worden weergegeven.

Logboeken weergeven in Log Analytics-werkruimte

Als u het verzamelen van logboeken of metrische gegevens in een Log Analytics-werkruimte inschakelt, kan het enkele minuten duren voordat gegevens worden weergegeven in Azure Monitor en het dashboard op basis van Azure Monitor voor API Management (blade Bewakingsanalyse>).

De gegevens weergeven:

  1. Blader in Azure Portal naar uw API Management-exemplaar.

  2. Selecteer Logboeken in het linkermenu onder Bewaking.

  3. Voer query's uit om de gegevens weer te geven. Er worden verschillende voorbeeldquery's gegeven of u kunt uw eigen query's uitvoeren. Met de volgende query worden bijvoorbeeld de meest recente 24 uur aan gegevens opgehaald uit de tabel ApiManagementGatewayLogs:

    ApiManagementGatewayLogs
    | where TimeGenerated > ago(1d) 
    

    Schermopname van het uitvoeren van query's op de tabel ApiManagementGatewayLogs in de portal.

Logboeken weergeven in opslagaccount

Als u logboeken naar een opslagaccount verzendt, hebt u toegang tot de gegevens in Azure Portal en kunt u deze downloaden voor analyse.

  1. Navigeer in Azure Portal naar de bestemming van het opslagaccount.
  2. Selecteer Opslagbrowser in het linkermenu.
  3. Selecteer onder Blob-containers een naam voor de logboekgegevens, bijvoorbeeld insights-logs-developerportalauditlogs voor gebruikslogboeken van de ontwikkelaarsportal.
  4. Navigeer naar de container voor de logboeken in uw API Management-exemplaar. De logboeken worden gepartitioneerd in intervallen van 1 uur.
  5. Als u de gegevens voor verdere analyse wilt ophalen, selecteert u Downloaden.

Instellingen voor API-logboekregistratie wijzigen

Wanneer u de portal gebruikt om een diagnostische instelling te maken die de verzameling van API-beheerpoort- of generatieve AI-poort (LLM)-logboeken activeert, wordt de logboekregistratie standaard ingeschakeld. Standaardinstellingen bevatten geen details van aanvragen of antwoorden, zoals aanvraag- of antwoordteksten. U kunt de logboekinstellingen voor alle API's aanpassen of deze overschrijven voor afzonderlijke API's. Pas bijvoorbeeld de steekproefsnelheid of de uitgebreidheid van de gatewaylogboekgegevens aan, schakel logboekregistratie van LLM-aanvraag- of antwoordberichten in of schakel logboekregistratie uit voor sommige API's.

Zie de REST API-referentiepagina's voor Diagnostiek - Maken of Bijwerken en API-Diagnostiek - Maken of Bijwerken voor details over de logboekinstellingen.

Instellingen voor logboekregistratie configureren voor alle API's:

  1. Selecteer in het linkermenu van uw API Management-exemplaar API's>alle API's.>
  2. Selecteer het tabblad Instellingen in de bovenste balk.
  3. Schuif omlaag naar de sectie Diagnostische logboeken en selecteer het tabblad Azure Monitor .
  4. Controleer de instellingen en breng indien nodig wijzigingen aan. Selecteer Opslaan.

Logboekinstellingen voor een specifieke API configureren:

  1. Selecteer IN het linkermenu van uw API Management-exemplaar API's> en vervolgens de naam van de API.
  2. Selecteer het tabblad Instellingen in de bovenste balk.
  3. Schuif omlaag naar de sectie Diagnostische logboeken en selecteer het tabblad Azure Monitor .
  4. Controleer de instellingen en breng indien nodig wijzigingen aan. Selecteer Opslaan.

Belangrijk

API Management dwingt een limiet van 32 kB af voor de grootte van logboekvermeldingen die naar Azure Monitor worden verzonden. Het gedrag wanneer een logboekvermelding de limiet overschrijdt, is afhankelijk van de logboekcategorie en de gegevenskenmerken die zijn vastgelegd:

  • API Management-gatewaylogbestand - Geregistreerde payloads van aanvragen of antwoorden in een logboekvermelding kunnen, indien verzameld, elk maximaal 8.192 bytes zijn. Als de gecombineerde grootte van alle kenmerken in een vermelding groter is dan 32 kB, wordt de vermelding door API Management geknipt door alle hoofdteksten en traceringsinhoud te verwijderen.
  • Generatieve AI-gatewaylogboeken : LLM-aanvraag- of antwoordberichten van maximaal 32 kB, indien verzameld, worden verzonden in één vermelding. Berichten die groter zijn dan 32 kB, worden gesplitst en geregistreerd in 32 kB-segmenten met volgnummers voor latere reconstructie. Aanvraagberichten en antwoordberichten mogen niet groter zijn dan 2 MB.

Azure Monitor-hulpprogramma's gebruiken om de gegevens te analyseren

Deze Azure Monitor-hulpprogramma's zijn beschikbaar in Azure Portal om u te helpen bij het analyseren van bewakingsgegevens:

  • Sommige Azure-services hebben een ingebouwd bewakingsdashboard in Azure Portal. Deze dashboards worden inzichten genoemd en u kunt ze vinden in de sectie Inzichten van Azure Monitor in Azure Portal.

  • Met Metrics Explorer kunt u metrische gegevens voor Azure-resources weergeven en analyseren. Zie Metrische gegevens analyseren met Azure Monitor Metrics Explorer voor meer informatie.

  • Met Log Analytics kunt u logboekgegevens opvragen en analyseren met behulp van de Kusto-querytaal (KQL). Zie Aan de slag met logboekquery's in Azure Monitor voor meer informatie.

  • Azure Portal heeft een gebruikersinterface voor het weergeven en eenvoudig doorzoeken van het activiteitenlogboek. Als u uitgebreidere analyses wilt uitvoeren, stuurt u de gegevens door naar Azure Monitor-logboeken en voert u complexere query's uit in Log Analytics.

  • Application Insights bewaakt de beschikbaarheid, prestaties en het gebruik van uw webtoepassingen, zodat u fouten kunt identificeren en diagnosticeren zonder te wachten tot een gebruiker deze rapporteert.
    Application Insights bevat verbindingspunten voor verschillende ontwikkelhulpprogramma's en kan worden geïntegreerd met Visual Studio ter ondersteuning van uw DevOps-processen. Zie Toepassingsbewaking voor App Service voor meer informatie.

Hulpprogramma's waarmee complexere visualisaties mogelijk zijn, zijn onder andere:

  • Dashboards waarmee u verschillende soorten gegevens kunt combineren in één deelvenster in Azure Portal.
  • Werkmappen, aanpasbare rapporten die u kunt maken in Azure Portal. Werkmappen kunnen tekst, metrische gegevens en logboekquery's bevatten.
  • Grafana, een open platformhulpprogramma dat excelleert in operationele dashboards. U kunt Grafana gebruiken om dashboards te maken die gegevens uit meerdere andere bronnen dan Azure Monitor bevatten.
  • Power BI, een business analytics-service die interactieve visualisaties biedt in verschillende gegevensbronnen. U kunt Power BI zo configureren dat logboekgegevens automatisch vanuit Azure Monitor worden geïmporteerd om te profiteren van deze visualisaties.

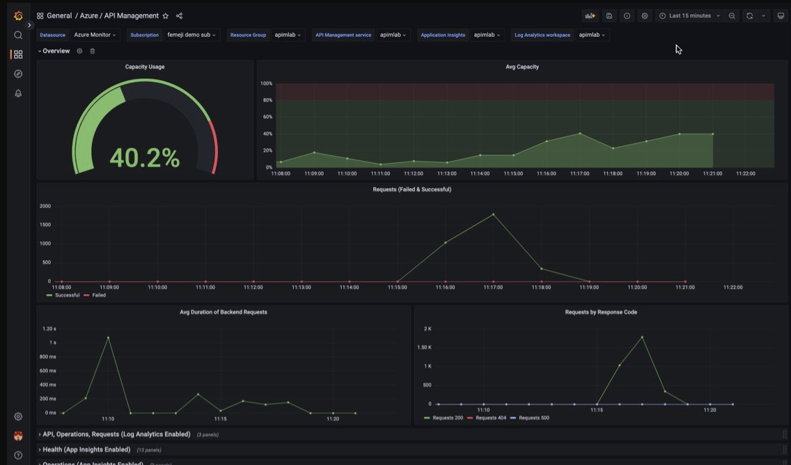
Visualiseer hoe API Management gegevens met behulp van een beheerd Grafana-dashboard bewaakt

U kunt Azure Managed Grafana gebruiken om bewakingsgegevens van API Management te visualiseren die worden verzameld in een Log Analytics-werkruimte. Gebruik een vooraf samengesteld API Management-dashboard voor realtime visualisatie van logboeken en metrische gegevens die zijn verzameld van uw API Management-exemplaar.

Op uw API-beheerexemplaar:

  • Als u resourcelogboeken en metrische gegevens voor API Management wilt visualiseren, configureert u diagnostische instellingen voor het verzamelen van resourcelogboeken en verzendt u deze naar een Log Analytics-werkruimte.

  • Als u gedetailleerde gegevens over aanvragen naar de API Management-gateway wilt visualiseren, integreert u uw API Management-exemplaar met Application Insights.

    Notitie

    Als u gegevens in één dashboard wilt visualiseren, configureert u de Log Analytics-werkruimte voor de diagnostische instellingen en het Application Insights-exemplaar in dezelfde resourcegroep als uw API Management-exemplaar.

In uw beheerde Grafana-werkruimte:

  • Als u een beheerd Grafana-exemplaar en -werkruimte wilt maken, raadpleegt u de quickstart voor de portal of de Azure CLI.
  • Het beheerde Grafana-exemplaar moet zich in hetzelfde abonnement bevinden als het API Management-exemplaar.
  • Wanneer de Grafana-werkruimte wordt gemaakt, wordt automatisch een door Microsoft Entra beheerde identiteit toegewezen, waaraan de rol Monitor Reader voor het abonnement is toegewezen. Met deze methode hebt u direct toegang tot Azure Monitor vanuit de nieuwe Grafana-werkruimte zonder dat u handmatig machtigingen hoeft in te stellen. Meer informatie over het configureren van gegevensbronnen voor Managed Grafana.

Importeer eerst het API Management-dashboard in uw Management Grafana-werkruimte.

Het dashboard importeren:

  1. Ga naar uw azure Managed Grafana-werkruimte. In de portal, op de Overzicht pagina van uw beheerde Grafana-exemplaar, selecteert u de Endpoint link.
  2. Ga in de werkruimte Managed Grafana naar Dashboards>>
  3. Voer op de pagina Importeren onder Importeren via grafana.com 16604 in en selecteer Laden.
  4. Selecteer een Azure Monitor-gegevensbron, controleer of werk de andere opties bij en selecteer Importeren.

Het API Management-dashboard gebruiken:

  1. Ga in de werkruimte Managed Grafana naar Dashboards>Bladeren en selecteer uw API Management-dashboard.
  2. Maak in de vervolgkeuzelijsten bovenaan selecties voor uw API Management-exemplaar. Als dit is geconfigureerd, selecteert u een Application Insights-exemplaar en een Log Analytics-werkruimte.

Bekijk de standaardvisualisaties op het dashboard, die lijkt op de volgende schermopname:

Schermopname van het API Management-dashboard in de werkruimte Managed Grafana.

Azure Monitor-gegevens exporteren

U kunt gegevens uit Azure Monitor exporteren naar andere hulpprogramma's met behulp van:

Als je aan de slag wilt gaan met de REST API van Azure Monitor, raadpleeg dan de handleiding voor Azure Monitor REST API.

Kusto-query's gebruiken om logboekgegevens te analyseren

U kunt Azure Monitor-logboekgegevens analyseren met behulp van de Kusto-querytaal (KQL). Zie Logboekquery's in Azure Monitor voor meer informatie.

Azure Monitor-waarschuwingen gebruiken om u op de hoogte te stellen van problemen

Met Azure Monitor-waarschuwingen kunt u problemen in uw systeem identificeren en oplossen, en u proactief op de hoogte stellen wanneer er specifieke voorwaarden worden gevonden in uw bewakingsgegevens voordat uw klanten ze opmerken. U kunt een waarschuwing ontvangen voor elke metrische gegevensbron of logboekgegevensbron in het Azure Monitor-gegevensplatform. Er zijn verschillende soorten Azure Monitor-waarschuwingen , afhankelijk van de services die u bewaakt en de bewakingsgegevens die u verzamelt. Zie Het kiezen van het juiste type waarschuwingsregel.

Zie Een waarschuwingsregel instellen in Azure API Management voor informatie over het instellen van een waarschuwingsregel.

Zie Voorbeeldquery's voor logboekwaarschuwingen voor voorbeelden van veelvoorkomende waarschuwingen voor Azure-resources.

Waarschuwingen op schaal implementeren

Voor sommige services kunt u op schaal bewaken door dezelfde waarschuwingsregel voor metrische gegevens toe te passen op meerdere resources van hetzelfde type dat in dezelfde Azure-regio aanwezig is. Azure Monitor Baseline Alerts (AMBA) biedt een semi-geautomatiseerde methode voor het implementeren van belangrijke metrische platformwaarschuwingen, dashboards en richtlijnen op schaal.

Persoonlijke aanbevelingen krijgen met Behulp van Azure Advisor

Voor sommige services, als er kritieke omstandigheden of aanstaande wijzigingen optreden tijdens resourcebewerkingen, wordt een waarschuwing weergegeven op de pagina Serviceoverzicht in de portal. Meer informatie en aanbevolen oplossingen voor de waarschuwing vindt u in Advisor-aanbevelingen onder Bewaking in het linkermenu. Tijdens normale bewerkingen worden er geen aanbevelingen van advisor weergegeven.

Zie het overzicht van Azure Advisor voor meer informatie over Azure Advisor.