Notatka
Dostęp do tej strony wymaga autoryzacji. Może spróbować zalogować się lub zmienić katalogi.
Dostęp do tej strony wymaga autoryzacji. Możesz spróbować zmienić katalogi.
DOTYCZY: Wszystkich poziomów zarządzania API
Usługa Azure Monitor zbiera i agreguje metryki i dzienniki z systemu w celu monitorowania dostępności, wydajności i odporności oraz powiadamiania o problemach wpływających na system. Do konfigurowania i wyświetlania danych monitorowania można użyć witryny Azure Portal, programu PowerShell, interfejsu wiersza polecenia platformy Azure, interfejsu API REST lub bibliotek klienckich.
Różne metryki i dzienniki są dostępne dla różnych typów zasobów. W tym artykule opisano typy danych monitorowania, które można zbierać dla tej usługi i sposoby analizowania tych danych.
Zbieranie danych za pomocą usługi Azure Monitor
W tej tabeli opisano sposób zbierania danych w celu monitorowania usługi oraz czynności, które można wykonać z danymi po zebraniu:
| Dane do zbierania | Opis | Jak zbierać i kierować dane | Gdzie wyświetlić dane | Obsługiwane dane |
|---|---|---|---|---|
| Dane metryczne | Metryki to wartości liczbowe, które opisują aspekt systemu w określonym punkcie w czasie. Metryki mogą być agregowane przy użyciu algorytmów, w porównaniu z innymi metrykami i analizowane pod kątem trendów w czasie. | — Zbierane automatycznie w regularnych odstępach czasu.
— możesz kierować niektóre metryki platformy do obszaru roboczego usługi Log Analytics w celu wykonywania zapytań o inne dane. Sprawdź ustawienie eksportu DS dla każdej metryki, aby ustalić, czy możesz użyć ustawienia diagnostycznego do przekierowywania danych metrycznych. |
Eksplorator metryk | Metryki usługi Azure API Management obsługiwane przez usługę Azure Monitor |
| Dane dziennika zasobów | Dzienniki to zarejestrowane zdarzenia systemowe z sygnaturą czasową. Dzienniki mogą zawierać różne typy danych i mieć strukturę lub dowolny tekst. Dane dziennika zasobów można kierować do obszarów roboczych usługi Log Analytics na potrzeby wykonywania zapytań i analizy. | Utwórz konfigurację diagnostyczną do zbierania i kierowania danych dziennika zasobów. | Analiza dzienników | Dane dziennika zasobów usługi Azure API Management obsługiwane przez usługę Azure Monitor |
| Dane dziennika aktywności | Dziennik aktywności usługi Azure Monitor zapewnia wgląd w zdarzenia na poziomie subskrypcji. Dziennik aktywności zawiera takie informacje, jak czas modyfikacji zasobu lub uruchomienia maszyny wirtualnej. | — Zbierane automatycznie.
- Utwórz ustawienie diagnostyczne do obszaru roboczego usługi Log Analytics bez opłat. |
dziennika aktywności |
Aby uzyskać listę wszystkich danych obsługiwanych przez usługę Azure Monitor, zobacz:
Wbudowane monitorowanie usługi API Management
Usługa Azure API Management ma następujące wbudowane funkcje monitorowania.
Uzyskiwanie analizy interfejsu API w usłudze Azure API Management
Usługa Azure API Management udostępnia analizę interfejsów API, dzięki czemu można analizować ich użycie i wydajność. Wykorzystaj analitykę do monitorowania ogólnego i rozwiązywania problemów z interfejsami API. Aby zapoznać się z innymi funkcjami monitorowania, w tym metrykami niemal w czasie rzeczywistym i dziennikami zasobów na potrzeby diagnostyki i inspekcji, zobacz Samouczek: monitorowanie opublikowanych interfejsów API.
Uwaga / Notatka
Obecnie ta funkcja nie jest dostępna w obszarach roboczych.
- Usługa API Management udostępnia analizę przy użyciu pulpitu nawigacyjnego opartego na usłudze Azure Monitor. Pulpit nawigacyjny agreguje dane w obszarze roboczym usługi Azure Log Analytics.
- W warstwach klasycznych usługi API Management, wystąpienie usługi API Management obejmuje również starszą wbudowaną analizę w portalu Azure, a do danych analitycznych można uzyskać dostęp przy użyciu interfejsu API REST usługi API Management. Bardzo podobne dane są wyświetlane na pulpicie nawigacyjnym opartym na usłudze Azure Monitor i wbudowanej analizie.
Ważne
- Pulpit nawigacyjny oparty na usłudze Azure Monitor jest zalecanym sposobem uzyskiwania dostępu do danych analitycznych.
- Od marca 2027 r. pulpit nawigacyjny i raporty skojarzone z wbudowaną analizą usługi API Management w warstwach klasycznych zostaną wycofane. Zalecamy przejście do pulpitu nawigacyjnego opartego na usłudze Azure Monitor, który go zastępuje.
Dzięki analizie API możesz przeanalizować użycie i wydajność interfejsów API w Twoim wystąpieniu usługi API Management pod wieloma względami, w tym:
- Linia czasu
- Geografia
- API-e
- Operacje interfejsu API
- Produkty
- Subskrypcje
- Użytkownicy
- Żądania
- Modele językowe (dla dużych interfejsów API modelu językowego)
Analiza interfejsu API udostępnia dane dotyczące żądań, w tym nieudane i nieautoryzowane żądania. Wartości geograficzne są oparte na mapowaniu adresów IP. Może wystąpić opóźnienie dostępności danych analitycznych.
Pulpit nawigacyjny oparty na usłudze Azure Monitor
Aby móc korzystać z pulpitu nawigacyjnego opartego na usłudze Azure Monitor, musisz mieć obszar roboczy usługi Log Analytics jako źródło danych dla dzienników bramy usługi API Management.
Jeśli musisz je skonfigurować, poniżej przedstawiono krótkie kroki wysyłania dzienników bramy do obszaru roboczego usługi Log Analytics. Aby uzyskać więcej informacji, zobacz Włączanie ustawienia diagnostycznego dla dzienników usługi Azure Monitor w dalszej części tego artykułu. Ta procedura jest jednorazową czynnością konfiguracyjną.
Na portalu Azure przejdź do instancji zarządzania API.
W menu po lewej stronie w obszarze Monitorowanie wybierz pozycję Ustawienia>diagnostyczne+ Dodaj ustawienie diagnostyczne.
Wprowadź opisową nazwę ustawienia diagnostycznego.
W Dziennikach wybierz Dzienniki powiązane z ApiManagement Gateway.
Wskazówka
Aby zbierać dzienniki dla dużych interfejsów API modelu językowego (LLM) do wyświetlania na pulpicie nawigacyjnym opartym na usłudze Azure Monitor, wybierz również pozycję Dzienniki związane z generowaniem bramy sztucznej inteligencji.
W obszarze Szczegóły miejsca docelowego wybierz pozycję Wyślij do usługi Log Analytics i wybierz obszar roboczy usługi Log Analytics w tej samej lub innej subskrypcji. Jeśli musisz utworzyć obszar roboczy, zobacz Tworzenie obszaru roboczego usługi Log Analytics.
Upewnij się, że jako tabelę docelową wybrano Resource specific.
Wybierz Zapisz.
Ważne
Rozpoczęcie odbierania danych w nowym obszarze roboczym usługi Log Analytics może potrwać do 2 godzin. Istniejący obszar roboczy powinien zacząć odbierać dane w ciągu około 15 minut.
Uzyskiwanie dostępu do pulpitu nawigacyjnego
Po skonfigurowaniu obszaru roboczego usługi Log Analytics uzyskaj dostęp do pulpitu nawigacyjnego opartego na usłudze Azure Monitor, aby analizować użycie i wydajność interfejsów API.
- Na portalu Azure przejdź do instancji zarządzania API.
- W menu po lewej stronie w obszarze Monitorowanie wybierz pozycję Analiza. Otwiera się pulpit nawigacyjny analityki.
- Wybierz zakres czasu dla danych.
- Wybierz kategorię raportu dla danych analitycznych, takich jak Oś czasu, Geografia itd.
Starsze wbudowane analizy
W niektórych warstwach usługi API Management wbudowana analiza (nazywana również starszą analizą lub klasyczną analizą) jest również dostępna w witrynie Azure Portal, a dostęp do danych analitycznych można uzyskać przy użyciu interfejsu API REST usługi API Management.
Aby uzyskać dostęp do wbudowanej (klasycznej) analizy w witrynie Azure Portal:
- Na portalu Azure przejdź do instancji zarządzania API.
- W menu po lewej stronie w obszarze Monitorowanie wybierz pozycję Analiza (wersja klasyczna).
- Wybierz zakres czasu dla danych lub wprowadź niestandardowy zakres czasu.
- Wybierz kategorię raportu dla danych analitycznych, takich jak Oś czasu, Geografia itd.
- Opcjonalnie przefiltruj raport według co najmniej jednej innej kategorii.
Operacje raporty w interfejsie API REST usługi API Management umożliwiają pobieranie i filtrowanie danych analitycznych dla wystąpienia usługi API Management.
Dostępne operacje zwracają rekordy raportów według interfejsu API, lokalizacji geograficznej, operacji interfejsu API, produktu, żądania, subskrypcji, czasu lub użytkownika.
Dzienniki usługi Azure Monitor
W tej sekcji dowiesz się, jak włączyć dzienniki Azure Monitor do audytowania i rozwiązywania problemów związanych z wykorzystaniem różnych funkcji twojego wystąpienia usługi API Management. Włączając ustawienie diagnostyczne, można włączyć zbieranie co najmniej jednej z następujących kategorii dzienników zasobów:
| Kategoria | Opis | Notatki |
|---|---|---|
| Brama usługi API Management | Żądania przetwarzane przez bramę zarządzania API, w tym metody HTTP, protokoły, treści żądania i odpowiedzi, nagłówki, czas przetwarzania, szczegóły błędów i wykorzystanie pamięci podręcznej. | Dostosuj ustawienia dla wszystkich interfejsów API lub przesłoń je dla poszczególnych interfejsów API. W instancjach usługi API Management skonfigurowanych z obszarami roboczymi, dzienniki bramy można zbierać indywidualnie dla każdego obszaru roboczego i agregować w celu umożliwienia scentralizowanego dostępu zespołowi ds. platformy. |
| Połączenia protokołu WebSocket | Zdarzenia dla połączeń interfejsu API protokołu WebSocket, począwszy od handshake’u do momentu zakończenia połączenia. | |
| Użycie portalu dla deweloperów | Żądania odbierane i przetwarzane przez portal deweloperów usługi API Management, w tym akcje uwierzytelniania użytkownika, widoki szczegółów interfejsu API i testowanie interfejsu API w interaktywnej konsoli testowej. | |
| Brama do generatywnej sztucznej inteligencji | Żądania obsługiwane przez bramę zarządzania API dla interfejsów API REST dużego modelu językowego (LLM), takich jak interfejsy API Microsoft Foundry, w tym użycie tokenów, modele i opcjonalne szczegóły monitów żądania oraz uzupełnienia odpowiedzi. | Włącz rejestrowanie komunikatów żądań i/lub komunikatów odpowiedzi dla określonych interfejsów API LLM. |
Aby uzyskać więcej informacji, zobacz Dokumentacja danych monitorowania usługi API Management.
Włączanie ustawienia diagnostycznego dla dzienników usługi Azure Monitor
Aby skonfigurować ustawienie diagnostyczne dla zbierania dzienników zasobów:
Na portalu Azure przejdź do instancji zarządzania API.
W menu po lewej stronie w obszarze Monitorowanie wybierz pozycję Ustawienia>diagnostyczne+ Dodaj ustawienie diagnostyczne.
Na stronie Ustawienia diagnostyczne wprowadź lub wybierz szczegóły ustawienia:
- Nazwa ustawienia diagnostycznego: wprowadź opisową nazwę.
- Grupy kategorii: opcjonalnie wybierz swój scenariusz.
- W obszarze Kategorie: wybierz co najmniej jedną kategorię. Na przykład, wybierz dzienniki powiązane z bramą usługi ApiManagement, aby zgromadzić dzienniki dla większości żądań do bramy usługi API Management.
- W obszarze Szczegóły miejsca docelowego wybierz co najmniej jedną opcję i określ szczegóły miejsca docelowego. Możesz na przykład wysyłać dzienniki do obszaru roboczego usługi Azure Log Analytics, archiwizować dzienniki na koncie magazynu lub przesyłać je strumieniowo do centrum zdarzeń. Aby uzyskać więcej informacji, zobacz Ustawienia diagnostyczne w usłudze Azure Monitor.
- Wybierz Zapisz.
Wskazówka
- Aby wyświetlić analizę interfejsu API na pulpicie nawigacyjnym opartym na usłudze Azure Monitor dla usługi API Management(blok>), wybierz obszar roboczy usługi Azure Log Analytics jako miejsce docelowe.
- Jeśli wybierzesz obszar roboczy usługi Log Analytics, możesz zapisać dane w tabeli specyficznej dla zasobu (na przykład tabeli ApiManagementGatewayLogs) lub przechowywać je w ogólnej tabeli AzureDiagnostics. Zalecamy użycie tabeli specyficznej dla zasobów dla lokalizacji docelowych dziennika, które ją obsługują. Dowiedz się więcej
Po skonfigurowaniu szczegółów dla miejsca docelowego dziennika lub miejsc docelowych wybierz pozycję Zapisz.
Uwaga / Notatka
Dodanie obiektu ustawienia diagnostycznego może spowodować niepowodzenie, jeśli właściwość MinApiVersion usługi API Management jest ustawiona na dowolną wersję interfejsu API wyższą niż 2022-09-01-preview.
Uwaga / Notatka
Aby włączyć ustawienia diagnostyczne dla obszarów roboczych usługi API Management, zobacz Tworzenie obszaru roboczego i zarządzanie nim.
Wyświetlanie danych dziennika usługi Azure Monitor
W zależności od wybranego miejsca docelowego dziennika wyświetlenie danych może potrwać kilka minut.
Wyświetlanie dzienników w obszarze roboczym usługi Log Analytics
Jeśli włączysz zbieranie dzienników lub metryk w obszarze roboczym usługi Log Analytics, wyświetlenie danych w usłudze Azure Monitor i na pulpicie nawigacyjnym opartym na usłudze Azure Monitor dla usługi API Management (blok Analiza monitorowania>) może potrwać kilka minut.
Aby wyświetlić dane:
Na portalu Azure przejdź do instancji zarządzania API.
W menu po lewej stronie w obszarze Monitorowanie wybierz pozycję Dzienniki.
Uruchom zapytania, aby wyświetlić dane. Podano kilka przykładowych zapytań lub uruchom własne. Na przykład następujące zapytanie pobiera najnowsze 24 godziny danych z tabeli ApiManagementGatewayLogs:
ApiManagementGatewayLogs | where TimeGenerated > ago(1d)
Wyświetl dzienniki w koncie magazynu danych
Jeśli wysyłasz dzienniki do konta magazynu, możesz uzyskać dostęp do danych w Portalu Azure i pobrać je do analizy.
- W witrynie Azure Portal przejdź do miejsca docelowego konta magazynu.
- W menu po lewej stronie wybierz Przeglądarka danych.
- W sekcji Kontenery obiektów blob wybierz nazwę dla danych dziennika, na przykład insights-logs-developerportalauditlogs dla dzienników użycia portalu deweloperów.
- Przejdź do kontenera dla dzienników w twoim wystąpieniu usługi API Management. Dzienniki są partycjonowane w interwałach 1 godziny.
- Aby pobrać dane do dalszej analizy, wybierz pozycję Pobierz.
Modyfikowanie ustawień rejestrowania interfejsu API
Jeśli używasz portalu do tworzenia ustawienia diagnostycznego w celu włączenia zbierania dzienników dla bramy zarządzania API Management lub bramy technologii generatywnej AI (LLM), rejestrowanie jest włączone z ustawieniami domyślnymi. Ustawienia domyślne nie zawierają szczegółów żądań ani odpowiedzi, takich jak treść żądania lub odpowiedzi. Możesz dostosować ustawienia rejestrowania dla wszystkich interfejsów API lub zastąpić je dla poszczególnych interfejsów API. Na przykład dostosuj szybkość próbkowania lub szczegółowość danych dzienników bramy, włącz rejestrowanie komunikatów żądania lub odpowiedzi LLM, lub wyłącz rejestrowanie dla niektórych interfejsów API.
Aby uzyskać szczegółowe informacje na temat ustawień rejestrowania, zapoznaj się ze stronami odniesienia interfejsu API REST dotyczącymi Diagnostyka — Tworzenie lub Aktualizowanie oraz Diagnostyka interfejsu API — Tworzenie lub Aktualizowanie.
Aby skonfigurować ustawienia rejestrowania dla wszystkich interfejsów API:
- W menu po lewej stronie wystąpienia usługi API Management wybierz pozycję Interfejsy API Interfejsy>> API.
- Wybierz kartę Ustawienia na górnym pasku.
- Przewiń w dół do sekcji Dzienniki diagnostyczne i wybierz kartę Azure Monitor .
- Przejrzyj ustawienia i w razie potrzeby wprowadź zmiany. Wybierz Zapisz.
Aby skonfigurować ustawienia rejestrowania dla określonego interfejsu API:
- W menu po lewej stronie wystąpienia usługi API Management wybierz pozycję Interfejsy API interfejsów> API, a następnie nazwę interfejsu API.
- Wybierz kartę Ustawienia na górnym pasku.
- Przewiń w dół do sekcji Dzienniki diagnostyczne i wybierz kartę Azure Monitor .
- Przejrzyj ustawienia i w razie potrzeby wprowadź zmiany. Wybierz Zapisz.
Ważne
Usługa API Management wymusza limit 32 KB dla rozmiaru wpisów dziennika wysyłanych do usługi Azure Monitor. Zachowanie, gdy wpis dziennika przekracza limit, zależy od kategorii dziennika i atrybutów danych, które są rejestrowane:
- Dzienniki bramy usługi API Management — zarejestrowane ładunki żądań lub odpowiedzi w ramach wpisu w dzienniku, jeśli zostały zebrane, mogą mieć maksymalnie 8 192 bajty. Jeśli łączny rozmiar wszystkich atrybutów we wpisie przekracza 32 KB, usługa API Management przycina wpis, usuwając całą zawartość treści i śledzenia.
- Dzienniki bramy generatywnej sztucznej inteligencji — żądania LLM lub komunikaty odpowiedzi o rozmiarze do 32 KB, jeśli są zbierane, są wysyłane w jednym wpisie. Komunikaty większe niż 32 KB są podzielone i rejestrowane we fragmentach 32 KB z numerami sekwencji na potrzeby późniejszej rekonstrukcji. Komunikaty żądania i odpowiedzi nie mogą przekraczać 2 MB.
Analizowanie danych przy użyciu narzędzi usługi Azure Monitor
Te narzędzia usługi Azure Monitor są dostępne w witrynie Azure Portal, aby ułatwić analizowanie danych monitorowania:
Niektóre usługi platformy Azure mają wbudowany pulpit nawigacyjny monitorowania w witrynie Azure Portal. Te tablice są nazywane insights i można je znaleźć w sekcji Insights usługi Azure Monitor w portalu Azure.
Eksplorator metryk umożliwia wyświetlanie i analizowanie metryk dla zasobów platformy Azure. Aby uzyskać więcej informacji, zobacz Analizowanie metryk za pomocą Eksploratora metryk usługi Azure Monitor.
Usługa Log Analytics umożliwia wykonywanie zapytań i analizowanie danych dzienników przy użyciu języka zapytań Kusto (KQL). Aby uzyskać więcej informacji, zobacz Rozpoczynanie pracy z zapytaniami dzienników w usłudze Azure Monitor.
Portal Azure ma interfejs użytkownika do wyświetlania i przeprowadzania podstawowych wyszukiwań w dzienniku aktywności. Aby przeprowadzić bardziej szczegółową analizę, należy kierować dane do dzienników usługi Azure Monitor i uruchamiać bardziej złożone zapytania w usłudze Log Analytics.
Usługa Application Insights monitoruje dostępność, wydajność i użycie aplikacji internetowych, dzięki czemu można identyfikować i diagnozować błędy bez oczekiwania na ich zgłaszanie przez użytkownika.
Application Insights zawiera punkty połączenia z różnymi narzędziami programistycznymi i integruje się z programem Visual Studio w celu obsługi procesów DevOps. Aby uzyskać więcej informacji, zobacz Monitorowanie aplikacji dla usługi App Service.
Narzędzia, które umożliwiają bardziej złożoną wizualizację, obejmują:
- Panele, które umożliwiają łączenie różnych rodzajów danych w jednym okienku w portalu Azure.
- Skoroszyty, dostosowywalne raporty, które można utworzyć w witrynie Azure Portal. Skoroszyty mogą zawierać tekst, metryki danych i zapytania dziennika.
- Grafana to otwarte narzędzie platformowe, które wyróżnia się w tworzeniu dashboardów operacyjnych. Za pomocą narzędzia Grafana można tworzyć pulpity nawigacyjne zawierające dane z wielu źródeł innych niż usługa Azure Monitor.
- Power BI, usługa analizy biznesowej, która udostępnia interaktywne wizualizacje w różnych źródłach danych. Usługę Power BI można skonfigurować tak, aby automatycznie importować dane dziennika z usługi Azure Monitor, aby korzystać z tych wizualizacji.
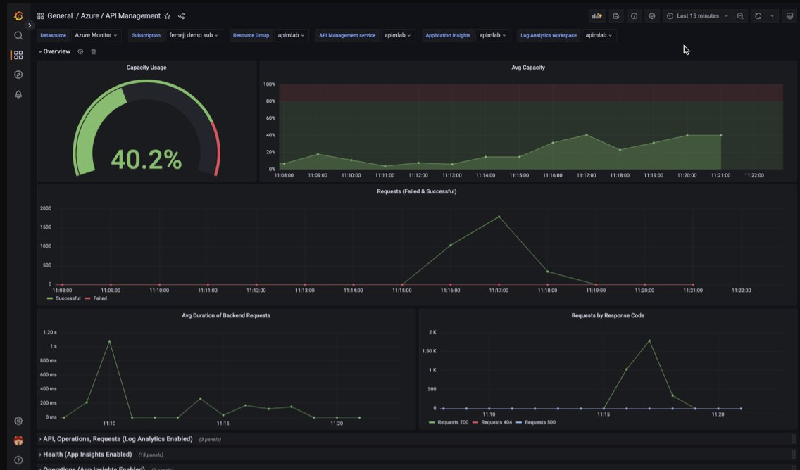
Wizualizowanie danych monitorowania usługi API Management przy użyciu zarządzanego pulpitu nawigacyjnego narzędzia Grafana
Za pomocą narzędzia Azure Managed Grafana można wizualizować dane monitorowania usługi API Management zebrane w obszarze roboczym usługi Log Analytics. Użyj wstępnie utworzonego pulpitu nawigacyjnego usługi API Management do wizualizacji dzienników i metryk zebranych z wystąpienia usługi API Management w czasie rzeczywistym.
- Dowiedz się więcej o usłudze Azure Managed Grafana
- Dowiedz się więcej na temat możliwości obserwowania w usłudze Azure API Management
W wystąpieniu usługi API Management:
Aby wizualizować dzienniki zasobów i metryki dla usługi API Management, skonfiguruj ustawienia diagnostyczne w celu zbierania dzienników zasobów i wysyłania ich do obszaru roboczego usługi Log Analytics.
Aby zwizualizować szczegółowe dane dotyczące żądań do bramy usługi API Management, zintegruj wystąpienie usługi API Management z usługą Application Insights.
Uwaga / Notatka
Aby wizualizować dane na jednym pulpicie nawigacyjnym, skonfiguruj obszar roboczy usługi Log Analytics dla ustawień diagnostycznych i wystąpienia usługi Application Insights w tej samej grupie zasobów co wystąpienie usługi API Management.
W zarządzanym obszarze roboczym narzędzia Grafana:
- Aby utworzyć zarządzane wystąpienie Grafana i obszar roboczy, zobacz Przewodnik Szybkiego startu dotyczący portalu lub Azure CLI.
- Zarządzane wystąpienie Grafana musi być w tej samej subskrypcji co wystąpienie usługi API Management.
- Po utworzeniu obszaru roboczego Grafana jest automatycznie przypisywana tożsamość zarządzana Microsoft Entra, której przypisano rolę czytelnika monitorowania w ramach subskrypcji. Takie podejście zapewnia natychmiastowy dostęp do usługi Azure Monitor z nowego obszaru roboczego narzędzia Grafana bez konieczności ręcznego ustawiania uprawnień. Dowiedz się więcej na temat konfigurowania źródeł danych dla zarządzanej aplikacji Grafana.
Najpierw zaimportuj pulpit nawigacyjny usługi API Management do obszaru roboczego usługi Management Grafana.
Aby zaimportować pulpit nawigacyjny:
- Przejdź do obszaru roboczego usługi Azure Managed Grafana. W portalu na stronie Przegląd wystąpienia zarządzanego narzędzia Grafana wybierz link Punkt końcowy .
- W obszarze roboczym Managed Grafana przejdź do Pulpity nawigacyjne>Przeglądaj>Importowanie.
- Na stronie Import, w obszarze Importuj za pośrednictwem grafana.com, wprowadź 16604 i wybierz pozycję Załaduj.
- Wybierz źródło danych usługi Azure Monitor, przejrzyj lub zaktualizuj inne opcje, a następnie wybierz pozycję Importuj.
Aby użyć pulpitu nawigacyjnego usługi API Management:
- W obszarze roboczym Zarządzane przez Grafana przejdź do Pulpity>Przeglądaj i wybierz pulpit nawigacyjny dla usługi API Management.
- Na listach rozwijanych u góry wybierz wystąpienie usługi API Management. Jeśli jest skonfigurowane, wybierz wystąpienie usługi Application Insights oraz obszar roboczy usługi Log Analytics.
Przejrzyj domyślne wizualizacje na pulpicie nawigacyjnym, które są wyświetlane podobnie jak na poniższym zrzucie ekranu:
Eksportowanie danych usługi Azure Monitor
Dane z usługi Azure Monitor można wyeksportować do innych narzędzi przy użyciu:
Metryki: Użyj interfejsu API REST dla metryk , aby wyodrębnić dane metryk z bazy danych metryk usługi Azure Monitor. Aby uzyskać więcej informacji, zobacz Dokumentacja interfejsu API REST usługi Azure Monitor.
Logi: użyj interfejsu API REST lub powiązanych bibliotek klienckich.
Eksportowanie danych obszaru roboczego usługi Log Analytics.
Aby rozpocząć pracę z interfejsem API REST usługi Azure Monitor, zobacz Przewodnik po interfejsie API REST monitorowania platformy Azure.
Używanie zapytań Kusto do analizowania danych dziennika
Dane dziennika usługi Azure Monitor można analizować przy użyciu języka zapytań Kusto (KQL). Aby uzyskać więcej informacji, zobacz Zapytania dzienników w usłudze Azure Monitor.
Używanie alertów usługi Azure Monitor do powiadamiania o problemach
Alerty usługi Azure Monitor umożliwiają identyfikowanie i rozwiązywanie problemów w systemie oraz proaktywne powiadamianie o znalezieniu określonych warunków w danych monitorowania przed ich zauważeniem przez klientów. Możesz otrzymywać alerty dotyczące dowolnej metryki lub źródła danych dziennika na platformie danych usługi Azure Monitor. Istnieją różne typy alertów usługi Azure Monitor w zależności od usług, które monitorujesz i zbieranych danych monitorowania. Zobacz Wybieranie właściwego typu reguły alertu.
Aby zobaczyć, jak skonfigurować regułę alertu w usłudze Azure API Management, zobacz Konfigurowanie reguły alertu.
Aby zapoznać się z przykładami typowych alertów dotyczących zasobów platformy Azure, zobacz Przykładowe zapytania dziennika alertów.
Implementowanie alertów na dużą skalę
W przypadku niektórych usług można monitorować na dużą skalę, stosując tę samą regułę alertu metrycznego do wielu zasobów tego samego typu w tym samym regionie Azure. Alerty bazowe usługi Azure Monitor (AMBA) zapewniają częściowo zautomatyzowaną metodę implementowania ważnych alertów metryk platformy, dashboardów i wytycznych na dużą skalę.
Uzyskiwanie spersonalizowanych zaleceń przy użyciu usługi Azure Advisor
W przypadku niektórych usług, jeśli podczas operacji zasobów wystąpią krytyczne warunki lub nieuchronne zmiany, na stronie Przegląd usługi w portalu zostanie wyświetlony alert. Więcej informacji i zalecanych poprawek alertu można znaleźć w temacie Zalecenia usługi Advisor w obszarze Monitorowanie w menu po lewej stronie. Podczas normalnych operacji nie są wyświetlane żadne zalecenia doradcy.
Aby uzyskać więcej informacji na temat usługi Azure Advisor, zobacz Omówienie usługi Azure Advisor.