Dela via


Arbeta med utvärdering: Omfattande guide till programutvärdering med GitHub Copilot-modernisering för Java

Den här omfattande guiden beskriver avancerade utvärderingsfunktioner i GitHub Copilot-modernisering som hjälper dig att maximera värdet för utvärderingsprocessen för programmodernisering.

Programutvärdering är ett viktigt första steg i moderniseringsresan. Den här artikeln beskriver det fullständiga utvärderingsarbetsflödet som hjälper dig att effektivt arbeta med utvärderingsrapporter, konfigurera utvärderingar för olika scenarier och hantera utvärderingsdata under hela moderniseringsprocessen.

Exempel på viktiga funktioner:

  • Flera rapporter per körning: Varje utvärderingskörning genererar en oberoende rapport. Du kan komma åt tidigare rapporter från rapportlistan, så att du kan spåra utvärderingshistorik och jämföra resultat över tid.
  • Två utvärderingsposter för olika syften: GitHub Copilot-modernisering ger två sätt att starta en utvärdering:
    • Rekommenderad utvärdering: Starta snabbt en utvärdering genom att välja från rekommenderade domäner utan manuell konfiguration.
    • Anpassad utvärdering: Konfigurera specifika utvärderingsegenskaper för att skräddarsy analysen efter dina exakta behov.

Rekommenderad utvärdering är ett effektivt sätt att starta en utvärdering utan manuell konfiguration. Den här metoden är perfekt när du snabbt vill utvärdera programmets beredskap för vanliga migreringsscenarier.

Använd följande steg för att köra en rekommenderad utvärdering:

  1. Välj Starta utvärdering eller Öppna utvärderingsinstrumentpanelen i avsnittet SNABBSTART i gitHub Copilot-moderniseringsfönstret.
  2. Välj Rekommenderad utvärdering.
  3. Välj de domäner som du vill utvärdera i listan med rekommenderade alternativ. Varje domän representerar ett vanligt migreringsscenario med förkonfigurerade inställningar.
  4. Välj OK för att starta utvärderingen.

Skärmbild av Visual Studio Code som visar GitHub Copilot-moderniseringens gränssnitt för rekommenderad utvärdering med alternativ för domänval.

När utvärderingen är klar genererar processen en ny rapport och lägger till den i rapportlistan. Du kan visa rapporten genom att välja den i listan.

Anpassad utvärdering

Med anpassad utvärdering kan du anpassa utvärderingsanalysen efter dina specifika migreringsbehov. Använd den här metoden när du behöver detaljerad kontroll över utvärderingskonfigurationen.

Använd följande steg för att konfigurera och köra en anpassad utvärdering:

  1. Välj Starta utvärdering eller Öppna utvärderingsinstrumentpanelen i avsnittet SNABBSTART i gitHub Copilot-moderniseringsfönstret.
  2. Välj Anpassad utvärdering.
  3. Konfigurera utvärderingsegenskaperna enligt beskrivningen i följande avsnitt.
  4. Välj Kör för att starta utvärderingen.

Skärmbild av Visual Studio Code som visar fönstret Utvärdering av modernisering av GitHub Copilot med knappen Anpassad utvärdering markerad.

Skärmbild av Visual Studio Code som visar utvärderingsfönstret för GitHub Copilot-modernisering med egenskaperna för anpassad utvärdering.

Konfigurationsegenskaper

Konfigurationsformuläret för anpassad utvärdering består av allmänna inställningar och domänspecifika inställningar. Formuläret visar de domänspecifika inställningarna baserat på de utvärderingsdomäner som du väljer.

Allmänt: Utvärderingsdomäner

Välj en eller flera domäner som ska ingå i utvärderingen. Utvärderingstiden beror på domänval och appstorlek.

Domän Description
Java-uppgradering Identifiera inaktuella appstaplar och få uppgraderingsrekommendationer.
Beredskap för molntjänster Utvärdera appens beredskap för Azure med hjälp av användbar migreringsvägledning.
Säkerhet Sök igenom koden efter säkerhetsproblem med hjälp av ISO 5055-riktlinjer med rekommenderade korrigeringar.

Allmänt: Analystäckning

Välj vad utvärderingen ska analysera.

Värde Description
Endast problem Analysera källkod för att identifiera problem.
Problem och tekniker Analysera källkoden för att identifiera problem och identifiera använda tekniker.
Problem, tekniker och beroenden Analysera källkod för att identifiera problem, identifiera använda tekniker och mappa beroenden.

Java-uppgradering: Målkörning

Formuläret visar den här inställningen när du väljer Java Upgrade-domänen . Välj en mål-JDK för att analysera beroenden och inaktuell appstacken.

Värde Description
OpenJDK 21 Metodtips för migrering till OpenJDK 21. (rekommenderas)
OpenJDK 17 Metodtips för migrering till OpenJDK 17.
OpenJDK 11 Metodtips för migrering till OpenJDK 11.

Molnberedskap: Target Compute Services

Formuläret visar den här inställningen när du väljer domänen Molnberedskap . Välj azure compute-måltjänster för att migrera ditt program. Välj flera mål om du inte har bestämt vilken som ska användas. Du kan sedan jämföra målen i utvärderingsrapporten.

Värde Description
Azure App Service Metodtips för att distribuera en app till Azure App Service.
Azure Kubernetes Service (AKS) Metodtips för att distribuera en app till Azure Kubernetes Service.
Azure Container Apps (ACA) Metodtips för att distribuera en app till Azure Container Apps.

Molnberedskap: Måloperativsystem

Formuläret visar den här inställningen när du väljer domänen Molnberedskap . Välj måloperativsystem som apparna ska köras på.

Värde Description
Linux Metodtips för att migrera program till Linux-plattformen.
Windows Metodtips för att migrera program till Windows-plattformen.

Molnberedskap: Containerisering

Formuläret visar den här inställningen när du väljer domänen Molnberedskap . Aktivera för att analysera problem som behöver åtgärdas för att containerisera din app.

Värde Description
Aktivera containerisering Metodtips för containerisering av program.

Examples

I följande exempel beskrivs några vanliga konfigurationsscenarier:

  • Exempel ett: Du vill migrera dina appar till AKS som Linux-containrar och vill förstå vilka problem som behöver åtgärdas. Använd följande konfiguration:

    • Utvärderingsdomäner: Välj Molnberedskap
    • Analystäckning: Välj endast problem
    • Beräkningstjänster för mål: Välj Azure Kubernetes Service (AKS)
    • Måloperativsystem: Välj Linux
    • Containerisering: Välj Aktivera containerisering
  • Exempel två: Du vill migrera dina appar till App Service Linux och vill förstå vilka problem som behöver åtgärdas. Använd följande konfiguration:

    • Utvärderingsdomäner: Välj Molnberedskap
    • Analystäckning: Välj endast problem
    • Beräkningstjänster för mål: Välj Azure App Service
    • Måloperativsystem: Välj Linux
  • Exempel tre: Du vill modernisera dina appar till JDK 21 och vill förstå vilka problem som behöver åtgärdas. Använd följande konfiguration:

    • Utvärderingsdomäner: Välj Java-uppgradering
    • Analystäckning: Välj endast problem
    • Målkörning: Välj OpenJDK 21

När verktyget har slutfört utvärderingen genererar det en ny rapport och lägger till den i rapportlistan. Den interaktiva instrumentpanelen öppnas automatiskt och ger omfattande analysresultat. När du har konfigurerat flera Azure-tjänstmål kan du enkelt växla mellan dem för att jämföra migreringsmetoder och visa tjänstspecifika rekommendationer.

Skärmbild av Visual Studio Code som visar instrumentpanelen för utvärdering av GitHub Copilot-modernisering med alternativ för val av Azure-tjänstmål.

Tolka utvärderingsrapporten

Utvärderingsrapporten innehåller omfattande analysresultat som hjälper dig att förstå programmets beredskap för Azure-migrering och modernisering. Det här avsnittet vägleder dig genom rapportstrukturen och hjälper dig att tolka resultaten så att du kan fatta välgrundade migreringsbeslut.

Översikt över rapportstruktur

Utvärderingsrapporten består av flera viktiga avsnitt:

  • Programinformation: Grundläggande information om ditt program, inklusive Java-version, ramverk, byggverktyg och projektstruktur.
  • Problemsammanfattning: Översikt över migreringsproblem kategoriserade efter domän med kritiskhetsprocent.
  • Detaljerad analys: Den detaljerade rapporten är uppdelad i följande fyra underavsnitt.
    • Problem: Ger en kortfattad sammanfattning av alla problem som kräver uppmärksamhet.
    • Beroenden: Visar alla Java-paketerade beroenden som finns i programmet.
    • Tekniker: Visar alla inbäddade bibliotek grupperade efter funktioner, så att du snabbt kan visa de tekniker som används i programmet.
    • Insikter: Visar filinformation och information som hjälper dig att förstå de identifierade teknikerna.

Skärmbild av Visual Studio Code som visar instrumentpanelen för utvärderingsrapporten för GitHub Copilot-modernisering.

Issues

Öppna den här delen genom att välja fliken Problem . Den här fliken innehåller en kategoriserad lista över problem för olika aspekter av molnberedskap, Java-uppgradering och säkerhet som du behöver åtgärda för att migrera programmet till Azure. Följande tabeller beskriver värdena domän och kritiskhet :

Domän Description
Java-uppgradering Identifiera inaktuella appstaplar och få uppgraderingsrekommendationer.
Beredskap för molntjänster Utvärdera appens beredskap för Azure med hjälp av användbar migreringsvägledning.
Säkerhet Sök igenom koden efter säkerhetsproblem med hjälp av ISO 5055-riktlinjer med rekommenderade korrigeringar.
Kriticitet Description
Obligatorisk Problem som du måste åtgärda för migrering till Azure.
Potential Problem som kan påverka migreringen och som behöver granskas.
Valfritt Problem med låg påverkan. Att åtgärda dem rekommenderas men är valfritt.

Skärmbild av Visual Studio Code som visar problemlistan för GitHub Copilot-utvärderingsrapport för modernisering.

Mer information finns i expandera varje rapporterat problem genom att välja rubriken. Rapporten innehåller följande information:

  • En lista över filer där incidenterna inträffade, tillsammans med antalet kodrader som påverkades. Om filen är en Java-källfil dirigeras du till motsvarande källrapport genom att välja filradsnumret.
  • En detaljerad beskrivning av problemet. Den här beskrivningen beskriver problemet, tillhandahåller kända lösningar och refererar till dokumentation om problemet eller lösningen.

Skärmbild av Visual Studio Code som visar information om problem med gitHub Copilot-utvärderingsrapporten.

Beroenden

Öppna den här delen genom att välja fliken Beroenden . På den här fliken visas alla Java-paketerade beroenden som finns i programmet.

Skärmbild av Visual Studio Code som visar listan över beroenden för GitHub Copilot-moderniseringsrapport.

Teknologier

Få åtkomst till den här delen genom att välja fliken Tekniker . På den här fliken visas förekomster av tekniker, grupperade efter funktion, i det analyserade programmet. Den här rapporten ger en översikt över de tekniker som finns i programmet och är utformad för att hjälpa dig att snabbt förstå varje programs syfte.

Skärmbild av Visual Studio Code som visar tekniklistan för GitHub Copilot-moderniseringsrapport.

Insights

Öppna den här delen genom att välja fliken Insikter . Den visar filinformation och information som hjälper dig att förstå de identifierade teknikerna.

Skärmbild av Visual Studio Code som visar insiktslistan för gitHub Copilot-utvärderingsrapport för modernisering.

Hantera utvärderingsrapporter

Effektiv rapporthantering möjliggör samarbete, underhåller utvärderingshistorik och integrerar med befintliga arbetsflöden. Varje utvärderingskörning genererar en oberoende rapport i rapportlistan och du kan importera, exportera eller ta bort enskilda rapporter efter behov.

Importera utvärderingsrapport

Förutom att köra utvärderingen direkt i GitHub Copilot-moderniseringen kan du även importera utvärderingsrapporter. Rapporterna kan komma från AppCAT CLI-resultat – till exempel report.jsonen exporterad rapport för gitHub Copilot-modernisering eller en appkontextfil från Dr. Migrate.

Om du vill importera en utvärderingsrapport till GitHub Copilot-modernisering väljer du Importera på sidan utvärderingsrapporter eller trycker på Ctrl+Skift+P och söker sedan efter importutvärderingsrapport.

Skärmbild av Visual Studio Code som visar importgränssnittet för GitHub Copilot-utvärderingsrapporten.

Exportera utvärderingsrapport

På utvärderingsinstrumentpanelen kan du visa de problem som identifieras av utvärderingen och välja migreringslösningen för att avgöra beslutet. Du kan exportera rapporten och dela den med andra. Om du exporterar rapporten behöver andra inte köra utvärderingen själva och kan importera rapporten och visa utvärderings- och migreringsbeslutet direkt.

Om du vill exportera en utvärderingsrapport från GitHub Copilot-moderniseringen väljer du knappen ... (fler åtgärder) i målrapporten i rapportlistan och väljer sedan Exportera.

Skärmbild av Visual Studio Code som visar exportalternativ och gränssnitt för GitHub Copilot-utvärderingsrapporten.

Ta bort utvärderingsrapport

Om du inte längre behöver en rapport kan du ta bort den från rapportlistan.

Om du vill ta bort en utvärderingsrapport väljer du knappen ... (fler åtgärder) i målrapporten i rapportlistan och väljer sedan Ta bort.

Skärmbild av Visual Studio Code som visar hur GitHub Copilot-moderniseringen tar bort en utvärderingsrapport.

Konfigurera innan du kör utvärdering

Innan du kör utvärderingen konfigurerar du den genom att välja Konfigurera utvärdering i fönstret GitHub Copilot-moderniseringsutvärdering.

Skärmbild som visar fönstret Utvärdering av modernisering av GitHub Copilot med knappen Konfigurera utvärdering markerad.

Konfigurationsegenskaper

För närvarande kan du konfigurera targetegenskaperna , capability, osoch mode för utvärderingen.

Som standard körs utvärderingen med Azure Kubernetes Service (AKS), Azure App Service och Azure Container Apps (ACA) som tjänstmål.

  • target: Den Azure-beräkningstjänst som apparna ska köras på. Välj flera mål om du inte har bestämt vilken som ska användas. Du kan sedan jämföra målen i utvärderingsrapporten.

    Värde Description
    azure-aks Metodtips för att distribuera en app till Azure Kubernetes Service.
    azure-appservice Metodtips för att distribuera en app till Azure App Service.
    azure-container-apps Metodtips för att distribuera en app till Azure Container Apps.
  • capability: måltekniken för att modernisera apparna mot.

    Värde Description
    containerization Metodtips för containerisering av program.
    openjdk11 Metodtips för migrering till OpenJDK 11.
    openjdk17 Metodtips för migrering till OpenJDK 17.
    openjdk21 Metodtips för migrering till OpenJDK 21.
  • os: det måloperativsystem som apparna ska köras på.

    Värde Description
    linux Metodtips för att migrera program till Linux-plattformen.
    windows Metodtips för att migrera program till Windows-plattformen.
  • mode: analysläget.

    Värde Description
    issue-only Analysera källkod för att endast identifiera problem.
    source-only Analysera källkod för att identifiera både problem och tekniker som används.
    full Analysera källkoden för att identifiera både problem och tekniker som används samt lista beroenden.

Examples

I följande exempel beskrivs några konfigurationer:

  • Exempel ett: Du vill migrera dina appar till AKS som Linux-containrar och vill förstå vilka problem som behöver åtgärdas. Använd följande konfiguration:

    appcat:
    - target:
        - azure-aks
      os:
        - linux
      mode: issue-only
    
  • Exempel två: Du vill migrera dina appar till App Service Linux och vill förstå vilka problem som behöver åtgärdas. Använd följande konfiguration:

    appcat:
    - target:
        - azure-appservice
      os:
        - linux
      mode: issue-only
    
  • Exempel tre: Du vill modernisera dina appar till JDK21 och vill förstå vilka problem som behöver åtgärdas. Använd följande konfiguration:

    appcat:
    - capability:
        - openjdk21
      mode: issue-only
    

När verktyget har kört en utvärdering öppnas automatiskt den interaktiva instrumentpanelen, som ger omfattande analysresultat.

Tolka utvärderingsrapporten

Utvärderingsrapporten innehåller omfattande analysresultat som hjälper dig att förstå programmets beredskap för Azure-migrering och modernisering. Det här avsnittet vägleder dig genom rapportstrukturen och hjälper dig att tolka resultaten för att fatta välgrundade migreringsbeslut.

Översikt över rapportstruktur

Utvärderingsrapporten består av flera viktiga avsnitt:

  • Programinformation: Grundläggande information om ditt program, inklusive Java-version, ramverk, byggverktyg, projektstruktur och Azure-måltjänst.
  • Problemsammanfattning: Översikt över migreringsproblem kategoriserade efter domän med kritiskhetsprocent.
  • Detaljerad analys: Den detaljerade rapporten är uppdelad i följande fyra underavsnitt.
    • Problem: Ger en kortfattad sammanfattning av alla problem som kräver uppmärksamhet.
    • Beroenden: Visar alla Java-paketerade beroenden som finns i programmet.
    • Tekniker: Visar alla inbäddade bibliotek grupperade efter funktioner, så att du snabbt kan visa de tekniker som används i programmet.
    • Insikter: Visar filinformation och information som hjälper dig att förstå de identifierade teknikerna.

Skärmbild som visar instrumentpanelen för utvärderingsrapporten för GitHub Copilot-modernisering.

Issues

Öppna den här delen genom att välja fliken Problem . Den här fliken innehåller en kategoriserad lista över problem för olika aspekter av molnberedskap och Java-uppgradering som du behöver åtgärda för att migrera programmet till Azure. Följande tabeller beskriver värdena domän och kritiskhet :

Domän Description
Beredskap för molntjänster Utvärderar appberoenden för att föreslå Azure-tjänster och säkerställa molnbaserad beredskap.
Java-uppgradering Identifierar JDK- och ramverksproblem för versionsuppgradering.
Kriticitet Description
Obligatorisk Problem som du måste åtgärda för migrering till Azure.
Potential Problem som kan påverka migreringen och som behöver granskas.
Valfritt Problem med låg påverkan. Att åtgärda dem rekommenderas men är valfritt.

Skärmbild som visar problemlistan för GitHub Copilot-utvärderingsrapport för modernisering.

Mer information finns i expandera varje rapporterat problem genom att välja rubriken. Rapporten innehåller följande information:

  • En lista över filer där incidenterna inträffade, tillsammans med antalet kodrader som påverkades. Om filen är en Java-källfil dirigeras du till motsvarande källrapport genom att välja filradsnumret.
  • En detaljerad beskrivning av problemet. Den här beskrivningen beskriver problemet, tillhandahåller kända lösningar och refererar till dokumentation om problemet eller lösningen.

Skärmbild som visar probleminformation om problem med gitHub Copilot-utvärderingsrapporten.

Beroenden

Öppna den här delen genom att välja fliken Beroenden . På den här fliken visas alla Java-paketerade beroenden som finns i programmet.

Skärmbild som visar listan över beroenden för GitHub Copilot-moderniseringsrapport.

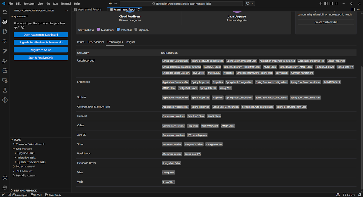
Teknologier

Få åtkomst till den här delen genom att välja fliken Tekniker . På den här fliken visas förekomster av tekniker, grupperade efter funktion, i det analyserade programmet. Den här rapporten ger en översikt över de tekniker som finns i programmet och är utformad för att hjälpa dig att snabbt förstå varje programs syfte.

Skärmbild som visar tekniklistan för GitHub Copilot-moderniseringsrapport.

Insights

Öppna den här delen genom att välja fliken Insikter . Visar filinformation och information som hjälper dig att förstå de identifierade teknikerna.

Skärmbild som visar rapportinsiktslistan för GitHub Copilot-moderniseringsrapport.

Ta bort utvärderingsrapport

Om du inte vill ha rapporten längre kan du ta bort den.

Om du vill ta bort en utvärderingsrapport högerklickar du på Utvärderingsrapport och väljer sedan Ta bort.

Skärmbild som visar hur GitHub Copilot-moderniseringen tar bort en utvärderingsrapport.

Nästa steg

Snabbstart: Skapa och tillämpa dina egna kunskaper