Not
Bu sayfaya erişim yetkilendirme gerektiriyor. Oturum açmayı veya dizinleri değiştirmeyi deneyebilirsiniz.
Bu sayfaya erişim yetkilendirme gerektiriyor. Dizinleri değiştirmeyi deneyebilirsiniz.
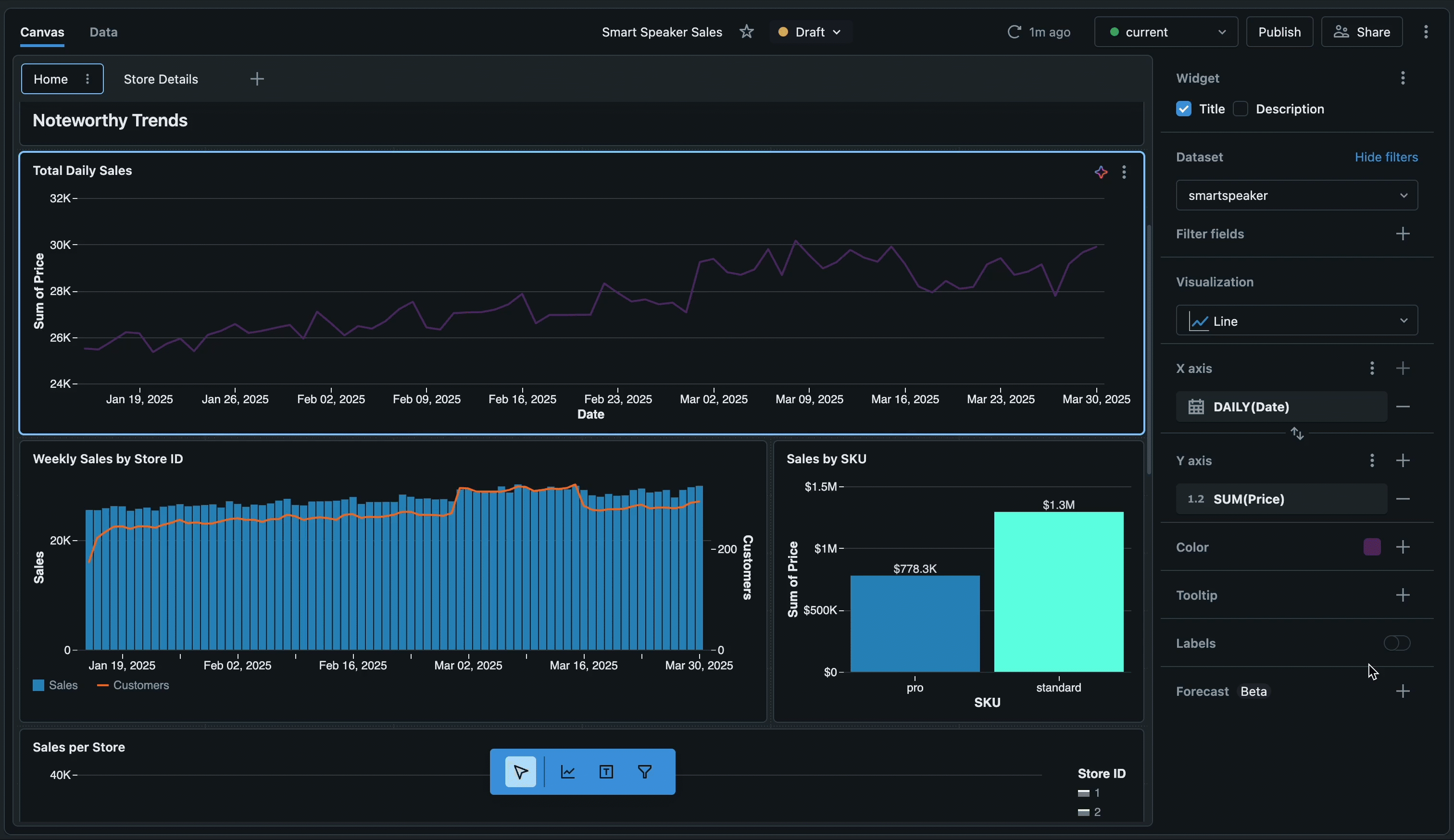
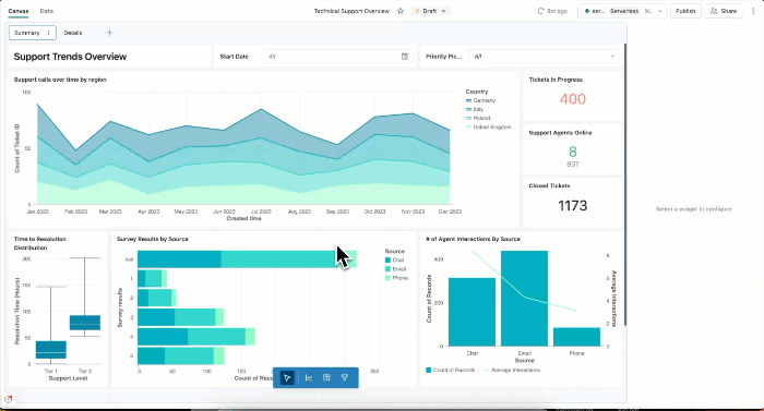
Veri görselleştirmeleri oluşturmak ve raporları ekibinizle paylaşmak için panoları kullanabilirsiniz. Yapay zeka/BI panolarında yapay zeka destekli yazma, gelişmiş görselleştirme kitaplığı ve verileri hızla paylaşılabilir içgörülere dönüştürebilmeniz için kolaylaştırılmış bir yapılandırma deneyimi bulunur. Panolarınız yayımlandığında, çalışma alanına erişimi olmasa bile Azure Databricks hesabınıza kayıtlı herkesle paylaşılabilir.
Yazar Gösterge Panelleri
| Özellik | Açıklama |
|---|---|
| Yazar panoları | Pano oluşturmayı, görüntülemeyi, düzenlemeyi ve silmeyi öğrenin. Taslaklar üzerinde işbirliği yapın ve verimli düzenleme için klavye kısayollarını kullanın. |
| Veri kümeleri | Pano görselleştirmelerinizi desteklemek için tablolardan, görünümlerden veya özel sorgulardan veri kümeleri tanımlayın. |
| Görselleştirmeler | Yapay zeka destekli yazma veya el ile yapılandırmayı kullanarak grafikler ve görselleştirmeler oluşturun. Görselleştirme türlerini ve biçimlendirme seçeneklerini keşfedin. |
| Filtreler | Belirli verilere odaklanmak için genel, sayfa düzeyinde ve pencere öğesi düzeyinde filtreler uygulayın. Etkileşimli araştırma için çapraz filtrelemeyi ve detaylandırmayı kullanın. |
| Özel hesaplamalar | Veri kümesini değiştirmeden verilerinizi analiz etmek için hesaplanan alanlar ve ayrıntı düzeyi ifadeleri oluşturun. |
| Pano ayarları | Panonuzun temasını, renklerini, yazı tiplerini ve yerel ayar ayarlarını özelleştirin. |
Paylaşma ve işbirliği yapma
| Özellik | Açıklama |
|---|---|
| Panoları yayımlama ve paylaşma | Paylaşılan veya bireysel veri izinlerine sahip panoları yayımlama. Çalışma alanı ve hesap düzeylerinde paylaşın. |
| Zamanlama ve abone olma | Yayımlanan panolar için otomatik yenileme zamanlamaları ve e-posta veya Slack abonelikleri ayarlayın. |
| Panoları ekleme | Yayımlanan panoları iframe'leri kullanarak dış web sitelerine ve uygulamalara ekleyin. |
| Genie Spaces | Panolarınızla Genie Spaces yayımlayarak doğal dil veri keşfini etkinleştirin. |
Otomatikleştirme ve tümleştirme
| Özellik | Açıklama |
|---|---|
| İçeri ve dışarı aktarma | Pano dosyalarını dışarı ve içeri aktararak panoları çalışma alanları arasında aktarın. Gelişmiş özelleştirme için pano dosyalarını doğrudan düzenleyin. |
| Kaynak denetimi | Panolarınızı sürüm denetimi yapmak ve ekiplerle işbirliği yapmak için Git tümleştirmesini kullanın. |
| Bildirim temelli Otomasyon Paketleri | Kod olarak altyapı iş akışları için Bildirim temelli Otomasyon Paketlerini kullanarak panoları program aracılığıyla yönetin. |
| REST API'leri | Azure Databricks REST API'lerini kullanarak pano oluşturma, yönetim ve paylaşımı otomatikleştirme. |
| Lakeflow İşleri | Otomatik iş akışı düzenlemesi için Lakeflow İşleri kullanarak pano güncelleştirmelerini zamanlayın. |
Kullanımı izleme
| Özellik | Açıklama |
|---|---|
| Kullanımı izleme | Denetim günlüklerini ve sistem tablolarını kullanarak pano oluşturmayı, görünümleri ve etkileşimleri izleyin. |
Sonraki Adımlar
- Eğitimlere başlayın: İlk panonuzu oluşturmak, yapay zeka destekli görselleştirmeleri kullanmak ve gelişmiş teknikleri öğrenmek için adım adım kılavuzları izleyin. Gösterge Paneli öğreticilerini Bkz..
- Örnek panoları keşfedin: Analizlerinizi hızla başlatmak için önceden oluşturulmuş panoları kopyalayıp özelleştirin. Bkz. Pano oluşturma.
- Performansı iyileştirme: Büyük veri kümeleri için önbelleğe alma stratejileri ve iyileştirme teknikleri hakkında bilgi edinin. Bkz. Veri kümesi iyileştirme ve önbelleğe alma.
- Sınırları gözden geçirme: Sayfa sınırları ve diğer kotalar dahil olmak üzere panolar için sayısal sınırları gözden geçirin. Bkz. Pano sınırları ve Kaynak sınırları.
- Verilerinize bağlanma: Veri kümelerini tanımlamayı ve tablolara, görünümlere ve özel sorgulara bağlanmayı öğrenin. Bkz. Pano veri kümeleri oluşturma ve yönetme.