共用方式為


靜默測試框架

本文件的目標是為管理企業網路廣播平台的技術團隊提供指導,教他們如何使用Microsoft eCDN 靜默測試工具來審核其企業網路 () ,為實際事件做準備。

Microsoft eCDN 靜默測試框架允許在多台裝置上輕鬆執行模擬,以模擬並檢視特定網路在視訊事件負載下的行為。

靜默測試是指在終端使用者裝置上靜音 (背景進行的真實視訊會話) 。 使用者可以在電腦上繼續工作,卻不知道測試正在進行,但網路連線可能會因影片頻寬而變慢。

注意事項

靜默測試的模擬事件內容託管於 Microsoft eCDN 網域。 因此,靜默測試不應作為市政廳或其他現場活動產品的整體測試。

該架構包含三個主要組成部分:

  • 跑道裝置
  • 管理儀表板
  • 分析

這些組成部分將在接下來的章節中逐一說明。

跑道裝置

每個連接到框架的裝置都被視為「跑者」(runner)。 每個執行器模擬單一檢視器,並與 Microsoft eCDN 後端通訊,取得應執行哪種測試的指令。 大多數時候沒有測試正在執行,這時執行者會閒置等待測試開始。 Microsoft eCDN 不再在每台電腦上部署專屬的代理應用程式作為執行者,而是利用終端用戶機器上常見的現有軟體,在背景啟動執行者。

由於 runner 本質上是一個網頁,因此可以在任何瀏覽器或類瀏覽器環境中開啟。 實例化跑者有兩種方式。

重要事項

Microsoft Edge 或 Google Chrome 必須安裝在終端使用者的電腦上。 此外,裝置必須開機並連上網路才能參加靜音測試。

直線跑者

手動開啟 runner 頁面並以以下網址,並在瀏覽器中將佔位符 TENANT_ID_HERE 換成租戶 ID,這被視為「直接執行者」。

https://st-sdk.ecdn.teams.microsoft.com/?customerId=TENANT_ID_HERE&adapterId=Direct

注意

默跑者 會以必要的參數實例化,將機器的 IP 位址暴露給 Microsoft eCDN 服務,而 直接跑者 則使用機器的全域設定。 因此,如果你還沒 關閉 mDNS IP 混淆,直接執行器不太可能進行對等連接。

無聲的奔跑者

我們提供 PowerShell & Bash 腳本,能在背景啟動無頭 Chromium 瀏覽器,並啟動 runner 頁面,這被視為「靜默 runner」。 接著,腳本可以執行在一群使用者身上,將他們連接到框架。

更多資訊請參閱 附錄B:使用無頭瀏覽器整合跑者

管理儀表板

管理儀表板允許排程、修改及取消測試,並顯示已連接的跑者數量。 主視窗列出待完成的測試、進行中的測試以及已結束的過去測試。 完成的測驗會顯示24小時,之後從清單中隱藏。

靜默測試管理儀表板介面圖片。

分析

當測試被排程時,會被設定為「待處理」模式。 一旦到達起跑時間,測試就會啟動,所有線上跑者都會收到啟動訊號。 接著每位跑者啟動目標頁面, (靜音) 影片會在隱藏視窗中播放。 Microsoft eCDN SDK 收集網路與使用者體驗指標,這些指標以各種圖表與圖表呈現於 分析儀表板中。 分析數據會在測試執行時即時報告,讓管理員能在測試結束前檢查狀態。

並行處理

範例圖表標題為「獨立觀眾」。隨時間推移,圖表顯示兩個系列,啟用對等連線,對等顯示分別以藍色和灰色顯示的對等顯示。

並發圖顯示了持續活躍用戶的數量。 要被視為活躍,使用者必須正在播放影片。

HTTP + P2P 速度

範例圖表標題為「網路吞吐量」。隨時間長條圖分別以深藍、橘色及虛線顯示三個系列、HTTP 資料消耗量、P2P 資料消耗量及 P2P 比率百分比。

網路吞吐量圖顯示了 HTTP 與 P2P 中網路消耗的細分。

表示為 描述 座標軸
深藍色條紋 HTTP 頻寬 left
橘色條紋 P2P 頻寬 left
綠色虛線 P2P 佔總數的百分比

例如,P2P 比率為 90% 意味著只有 10% 的流量是透過 HTTP 下載,其餘則是用戶間的對等連線。

如果 P2P 低於預期,代表用戶並發性不夠高,或是網路需要更多優化。 關於故障排除,請參閱 「故障排除」低對等效率 文件。

使用者體驗

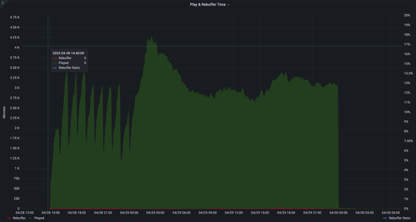
範例圖表標題為「播放與緩衝時間」。隨時間變化的圖表,分別以深綠、紅、藍虛線顯示三個系列:Played、Rebuffer 和 Rebuffer Ratio。

使用者體驗圖顯示了遊玩時間與重新緩衝 (凍結影片) 的時間總和。

表示為 描述 座標軸
綠色條 總遊戲時間以分鐘計 left
紅色條紋 加起來用來緩衝的時間幾分鐘 left
藍色虛線 重緩衝從總時間中佔比的百分比

例如,2% 的重緩衝比率代表影片有 98% 的時間是正常播放,而影片有 2% 的時間會卡住。

理想情況下,緩衝應該低於1%。 高數值或重緩衝激增可能暗示網路擁塞、伺服器過載或內容設定錯誤。

網路要求

靜默測試框架使用以下網域與埠碼:

主機名稱 連接埠 Protocol (通訊協定) 描述
*.ecdn.teams.microsoft.com 443 HTTPS 跑者頁面 & 資源
*.ecdn.teams.microsoft.com 443 WSS WebSocket 連接 Microsoft eCDN 後端
*.ecdn.Teams.cloud.microsoft 443 HTTPS / WSS 即將推出統一網域。 詳見上述兩項的描述。 
任何 高端口 10,000 + SCTP 這是 WebRTC 對等連線所要求的。 只能限制在區域網路。 

重要事項

我們已開始根據統一網域計畫,從 遷移至 teams.microsoft.comteams.cloud.microsoft 我們敦促客戶盡快將新的網域 () 加入其網路流量過濾器與政策 (防火牆、代理伺服器、政策、VPN) ,並保留舊有網域,直到另有說明為止。

安全性

靜默測試框架透過指派測試給執行者來運作。 執行者是一個靜態頁面,連接 Microsoft eCDN 的後端,而執行的測試則是動態的,可以執行任何目標頁面。 因此,跑者會在瀏覽器沙盒化的網頁中運行,並依賴現代瀏覽器內建的安全機制。 不論整合 (排除自訂整合) ,目標頁面始終會在安全、乾淨的情境下使用 iframe 執行。

網路權限也受瀏覽器限制,僅限於常見的網頁 API,包括 HTTP、WebSocket、WebRTC 等。

在等待測試執行期間,執行者會透過 WSS) 的安全 TLS 連線維持持續的 WebSocket 連線 (。

附錄

附錄A:如何安排無聲測驗

  1. 前往你的 靜默測試儀表板

  2. 選擇 + 符號

    靜默測試使用者介面

  3. 填寫必填欄位

    靜默測試選項介面圖片。

    • 名稱 - 隨意選擇名稱。

    • 時間 & 日期 -考試開始的特定時間。

    • 考試時長 - 考試時長。 我們建議至少20分鐘,以便進行適當的模擬。

    • 目標網址 - 一個公開可用的活動頁面網址,模擬活動期間播放影片。 您可以使用我們內建的頁面,或自行建立。

      • 內建 Stream - Microsoft eCDN 內建內建頁面,內含多種版本及可自訂串流協定的直播串流。

      • 自訂 Stream - 你可能只想提供自己的直播串流,並使用 Microsoft eCDN 的自動整合頁面。 串流必須公開且包含 CORS 標頭,讓執行者能夠載入。 測試開始時,直播會自動播放。

      • 自訂頁面 - 擁有 屬於你自己的自訂頁面。 該頁面需要包含播放器和直播串流,並與 Microsoft eCDN 整合。 玩家必須自動開始播放影片,因為測試期間沒有使用者互動。 有些瀏覽器限制了自動播放影片的功能。 因此建議將音訊靜音,這樣可以減輕限制。 內建頁面預設是靜音的。

    • 裝置過濾器 - 將測試限制在特定組別的裝置上。 有時候,你可能會想對部分連接裝置做測試。 例如,只在美國的辦公室或 Direct Runner 裝置上進行測試。

      • 國家篩選 - 僅包含特定國家/地區的裝置 (GeoIP) 。

      • 整合過濾器 - 只包含透過特定整合連接的裝置。

      • 裝置識別過濾器 - 只對特定裝置 ID 執行測試。 此過濾器主要用於本地除錯。

  4. 選擇 排程 ,測驗就會建立。

  5. 當靜默測試開始時間到達時,測試將在指定的連接裝置上執行。

附錄B:使用無頭瀏覽器整合跑者

Microsoft eCDN 提供一個無安裝的靜默測試執行腳本。

此腳本會在特定頁面背景啟動基於 Chromium 的瀏覽器 (Microsoft Edge 或 Google Chrome) ,並持續指定時間,然後關閉背景瀏覽器程序。

此外,Microsoft eCDN 提供一個呼叫腳本,可在 Active Directory 中列出的遠端機器上執行靜默測試執行器腳本。

注意事項

重新啟動機器不會自動還原執行器,瀏覽器必須再次用腳本啟動。

Windows 環境說明

  1. 下載 silent-tester-runner-windows.ps1 PowerShell腳本。

  2. 請在腳本中編輯以下內容:

    • $TenantID- 換 TENANT_ID 成你的Microsoft租戶證件。

    • $TestID- 用唯一的 ID 字串取代 TEST_ID 。 此字串用於建立日誌檔案,讓靜默的測試管理員能唯一識別測試結果。

    重要事項

    每個測試都必須有獨特的$TestID。 如果腳本偵測到之前執行的 $TestID 與當前實例相同,則會在未實例化靜默執行者的情況下退出。

    • (可選) $scenarioDuration - 將瀏覽器的正常運作時間設定為所需的秒數值。 你可以在目標機器上執行靜默測試,持續這段時間。 由於瀏覽器處於閒置狀態,將此數值提高到幾天,以增加執行測試的彈性,也沒問題。 這個過程無法經由系統重啟存活。 預設為 86,400 秒 (24 小時) 。

    • (可選) $customChromePath - 如果 Edge 或 Google Chrome Microsoft預設路徑未安裝, (C:\Program FilesC:\Program Files (x86)) 將此變數設為瀏覽器執行檔的路徑。 比如: C:\Custom Path\Edge\msedge.exe

  3. 請使用您選擇的方法(例如以下選項之一)在目標機器上執行腳本。

    • 使用 GPO

    • 使用 SCCM

    • 或者用網域控制器手動操作。 為了方便,我們提供了一個召喚腳本範例。

      1. 下載 remote-invocation.ps1 - 一個 PowerShell 腳本,能在 Active Directory 中的所有電腦執行執行者腳本。

      2. (選擇性) 編輯腳本,根據需求限制 Active Directory 查詢的範圍,僅限於有限的電腦群組。 請參閱 Get-ADComputer cmdlet 文件 以獲得進階過濾。

      注意事項

      確保執行腳本和你執行呼叫腳本的目錄是同一個。

    注意

    為了達到最佳效果,請在 使用者上下文下執行執行者腳本。 不建議以 SYSTEM 帳號執行執行者腳本。

  4. 進入 靜默測試儀表板 ,確保目標機器現在會顯示為線上跑者。

    圖片範例顯示四位線上跑者。

Mac 環境的執行指令

  1. 下載 silent-tester-runner-mac.sh - 一個 Bash 腳本,能在背景啟動 Google Chrome 24 小時。

  2. 編輯 silent-tester-runner-mac.sh

    1. ecdnCustomerID - 替換 CUSTOMER_ID 成你的 Microsoft 租戶 ID。

    2. (可選) 情境持續時間 - 將瀏覽器的正常運作時間設定為所需的秒數值。 你可以在目標機器上執行靜默測試,持續這段時間。 由於瀏覽器處於閒置狀態,將此數值提高到幾天,以增加執行測試的彈性,也沒問題。 預設為 86,400 秒 (24 小時) 。

  3. 根據現場管理裝置的工具不同,例如 Jamf Pro,在不同機器上執行腳本的方式各異。