Del via


Brug Copilot med Power BI-rapporter og semantiske modeller

Copilot i Power BI-rapporter og semantiske modeller kan bruges til forskellige opgaver for både virksomhedsbrugere og rapportoprettere, lige fra at stille spørgsmål om dataene i en rapport, de har åbnet for at kickstarte oprettelsen af nye rapporter og forbedre deres modeller.

Egenskaber for virksomhedsbrugere

Opret en oversigt over din rapport

Du kan opsummere rapportsider ved hjælp af Copilot i visualiseringer med intelligente narrativer på siden, i ruden Copilot eller i rapportabonnementer. Du har fleksibiliteten til at afgrænse eller vejlede oversigten ved at tilpasse prompter, f.eks. "opsummer denne side ved hjælp af punkttegn" eller "angiv en oversigt over salg på denne side".

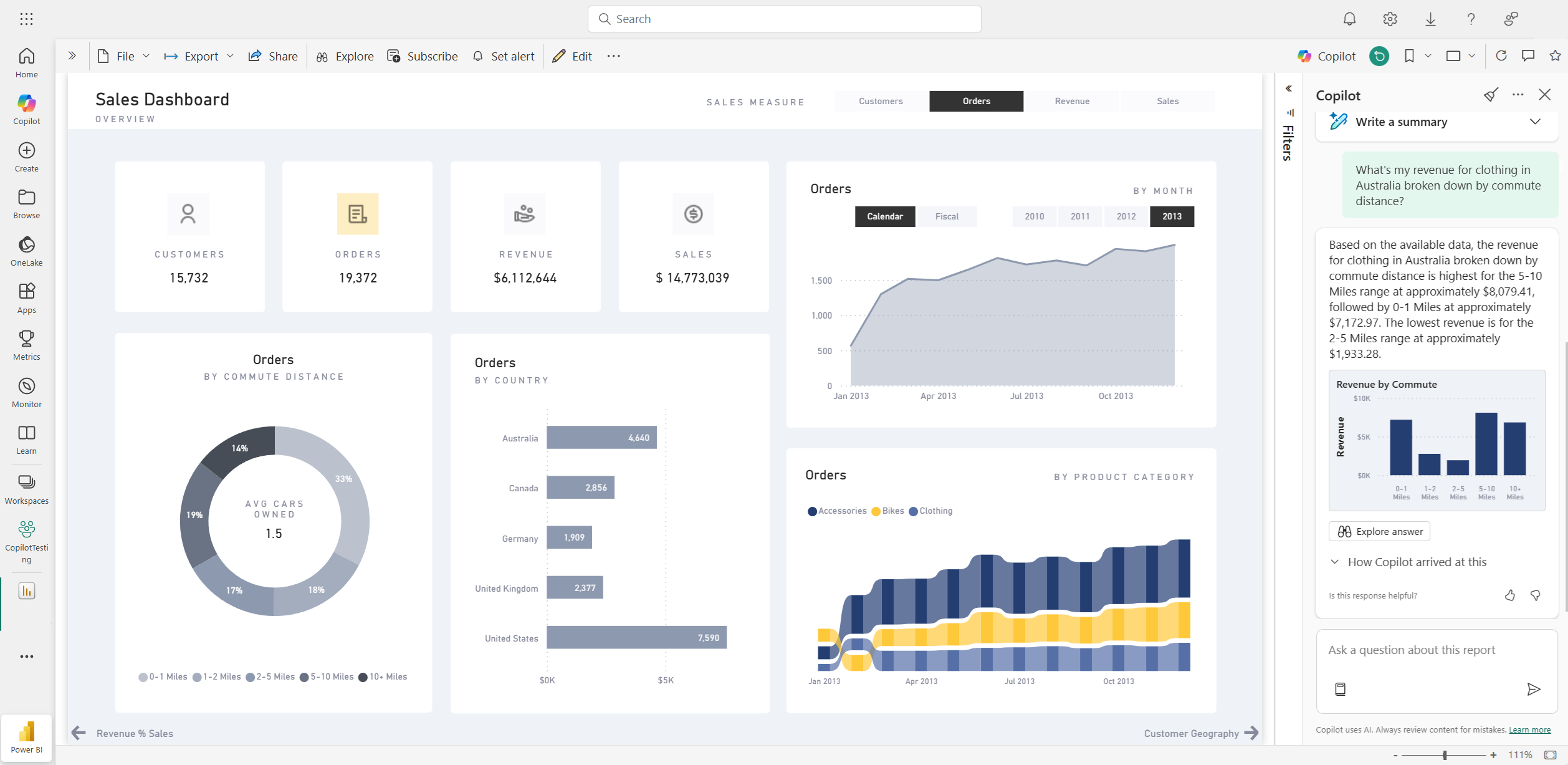
Du kan også stille specifikke spørgsmål om de visualiserede data på en rapportside og modtage et skræddersyet svar. Dette svar indeholder referencer til bestemte visualiseringer, der hjælper dig med at forstå de specifikke datakilder, der bidrager til hver del af svaret eller oversigten i rapporten.

Forbrugere kan bruge rapportsideoversigter i følgende scenarier:

  • Rapporter er komplekse eller svære at forstå, og forbrugerne ønsker en forklaring.
  • Forbrugere har udfordringer med visual- eller datakendskab og ønsker hjælp.
  • Forbrugere ønsker en oversigt over naturligt sprog for at hjælpe dem med at tænke indsigt igennem.

Få mere at vide om , hvordan Copilot opretter et oversigtssvar på prompter om din rapport.

Skærmbillede af Copilot-oversigtssiden for dashboardet for en Power BI-rapport.

Stil spørgsmål om dine data

Forbrugere kan stille spørgsmål om rapporter og få svar i ruden Copilot. Copilot kan finde specifikke datapunkter for brugeren og returnere dem som et output, der refererer til den kildevisualisering, som den blev hentet fra.

Copilot kan også bruge målinger og kolonner i din semantiske model til at hjælpe dig med at udforske dine data på nye måder. Når du stiller spørgsmål om dine rapporter og modeller, kontrollerer Copilot, om svaret findes i rapportvisualiseringerne. Hvis eksisterende visualiseringer ikke besvarer spørgsmålet, opretter Copilot en visualisering til dig ved hjælp af modellen.

Her er eksempler på den type anmodninger, som Copilot kan hjælpe dig med:

  • Kan jeg se denne måling filtreret efter et andet område eller et andet tidsrum?
  • Hvad er de øverste kategorier efter en bestemt metrikværdi?
  • Vis mig, hvordan denne måling er blevet ændret over tid.

Skærmbillede af Copilot, der besvarer et dataspørgsmål i Power BI-rapporten.

Forbrugere kan stille dataspørgsmål om en semantisk model i følgende scenarier:

  • De kan ikke finde de oplysninger eller analyser, de har brug for, i rapporten.
  • De vil gerne se data præsenteret på en anden måde, og tilpasse visualiseringer er ikke aktiveret.
  • De vil stille et dataspørgsmål ved hjælp af et naturligt sprog i stedet for at bruge værktøjer eller kode.

Se Spørg Copilot for at få oplysninger om data i din semantiske model .

Opret rapportabonnementer med Copilot-oversigter

Du kan inkludere en Copilot-genereret oversigt for din Power BI-rapportside eller en komplet vedhæftet rapport i dit mailabonnement for at få indsigt. Alle modtagere af mailabonnementet modtager Copilot-oversigten i mailen. Denne funktion understøttes i øjeblikket kun for standardabonnementer.

Se Opret rapportabonnementer med Copilot-oversigter for at få flere oplysninger.

Skærmbillede af Copilot-genereret oversigt, der er inkluderet i en mail med et Power BI-rapportabonnement.

Egenskaber for rapportforfattere

Foreslå indhold til en rapport

Copilot kan hjælpe dig med at komme i gang med en ny rapport ved at foreslå emner, der er baseret på dine data. Når du vælger denne indstilling direkte i chatten, evaluerer Copilot dataene og giver en rapportkontur med foreslåede sider, som du kan udforske og vælge at oprette for dig.

Skærmbillede af Copilot, der foreslår indhold til en Power BI-rapport baseret på data.

Opret en rapportside

Copilot til Power BI kan hjælpe dig med at oprette en rapportside ved at identificere tabeller, felter, målinger og diagrammer for dine data. Hvis du giver Copilot en prompt på højt niveau, der er specifik for dine data, kan den generere en rapportside, som du derefter kan tilpasse og redigere ved hjælp af de eksisterende redigeringsværktøjer. Copilot kan hjælpe dig med hurtigt at komme i gang med din rapportside og spare dig for en masse tid og kræfter i processen.

Her er nogle eksempler på prompter på højt niveau for at komme i gang:

  • Opret en side for at evaluere ydeevnen for forskellige skift baseret på et godt antal, antal afvis og antal alarmer over tid.
  • Opret en side for at analysere effektiviteten af produktionslinjen og den overordnede udstyrseffektivitet.
  • Opret en side for at sammenligne omkostningerne og materialet for hvert produkt og deres indvirkning på produktionen.

Hvis du har brug for hjælp til at skrive prompter, der giver dig den ønskede rapportside, skal du se Skriv Copilot-prompter, der giver resultater i Power BI , for at få vejledning.

Opsummer den underliggende semantiske model

Opsummer en semantisk Power BI-model ved at bede Copilot om at "opsummere modellen" i ruden Copilot. Denne oversigt kan hjælpe dig med at få en bedre forståelse af data i din semantiske model, identificere vigtig indsigt og forbedre din oplevelse af dataudforskning. I sidste ende kan en bedre forståelse af den semantiske model hjælpe dig med at oprette mere meningsfulde rapporter.

Opret en oversigtsvisualisering i selve rapporten

Du kan bruge Copilot til Power BI til hurtigt at oprette en fortælling om en rapportside med nogle få klik. Denne narrative kan opsummere hele rapporten, bestemte sider eller endda bestemte visualiseringer, som du vælger. Se Opret en narrativ med Copilot til Power BI for at få flere oplysninger.

Skærmbillede af Copilot-genereret oversigtsvisualisering for en Power BI-rapportside.

Skriv DAX-forespørgsler

Copilot kan skrive en DAX-forespørgsel (Data Analysis Expression). Du kan f.eks. skrive en prompt for at beskrive, hvilken DAX-forespørgsel den skal generere, og vælge Send eller tryk på Enter. Hvis du vil køre det, der returneres, skal du vælge Bevar det for at føje det til forespørgselsfanen. Vælg derefter Kør , eller tryk på F5 for at se resultaterne af DAX-forespørgslen. Læs mere i artiklen Skriv DAX-forespørgsler.

Skærmbillede, der viser Copilots foreslåede DAX-forespørgsel.

Tilføj beskrivelser af semantiske modelmålinger

Copilot kan føje beskrivelser til dine semantiske modelmålinger. Personer, der opretter rapporter ud fra din semantiske model, kan se navnet på og beskrivelsen af dine målinger, hvilket gør egenskaben description til en vigtig dokumentation. Brug Copilot til at oprette målingsbeskrivelser.

Skærmbillede, der viser copilotens foreslåede målingsbeskrivelse.

Send tilbagemelding

Vi glæder os altid over din feedback om vores produkter for at hjælpe os med at forbedre Copilot. Giv os din feedback direkte i ruden Copilot ved at vælge feedbackknappen.

Skærmbillede, der viser feedbackmekanismen tommel op og tommel ned.

Krav til andenpilot

Læs om krav til brug af Copilot med rapporter og semantiske modeller.