Power BI レポートとセマンティック モデルで Copilot を使用する

Power BI レポートとセマンティック モデル内の Copilot は、開いているレポート内のデータに関する質問から、新しいレポートの作成を開始し、モデルを強化することまで、ビジネス ユーザーとレポート作成者の両方のさまざまなタスクに使用できます。

ビジネス ユーザー向けの機能

レポートの概要を生成する

ページ上、Copilot ペイン、またはレポート サブスクリプションのスマートストーリー ビジュアルで Copilot を使用して、レポート ページを集計できます。 "箇条書きを使ってこのページを要約する" や "このページで売上の要約を提供する" など、プロンプトをカスタマイズすると、要約を柔軟に調整またはガイドできます。

また、レポート ページで視覚化されたデータに関する特定の質問をして、調整された応答を受け取ることもできます。 この応答には、特定のビジュアルへの参照が含まれており、レポート内の回答または要約の各部分に関わっている特定のデータ ソースを理解するのに役立ちます。

コンシューマーは、次のシナリオでレポート ページの概要を使用する場合があります。

  • レポートは複雑または理解が難しく、コンシューマーは説明を求めています。
  • コンシューマーはビジュアルまたはデータ リテラシーに関する課題を抱え、支援を求めています。
  • コンシューマーは、分析情報を通じて考えるのに役立つ自然言語の概要を求めています。

レポートに関するプロンプトに対する概要応答を作成する Copilot の詳細について説明します。

Power BI レポートのダッシュボードの Copilot 概要ページのスクリーンショット。

データについて質問する

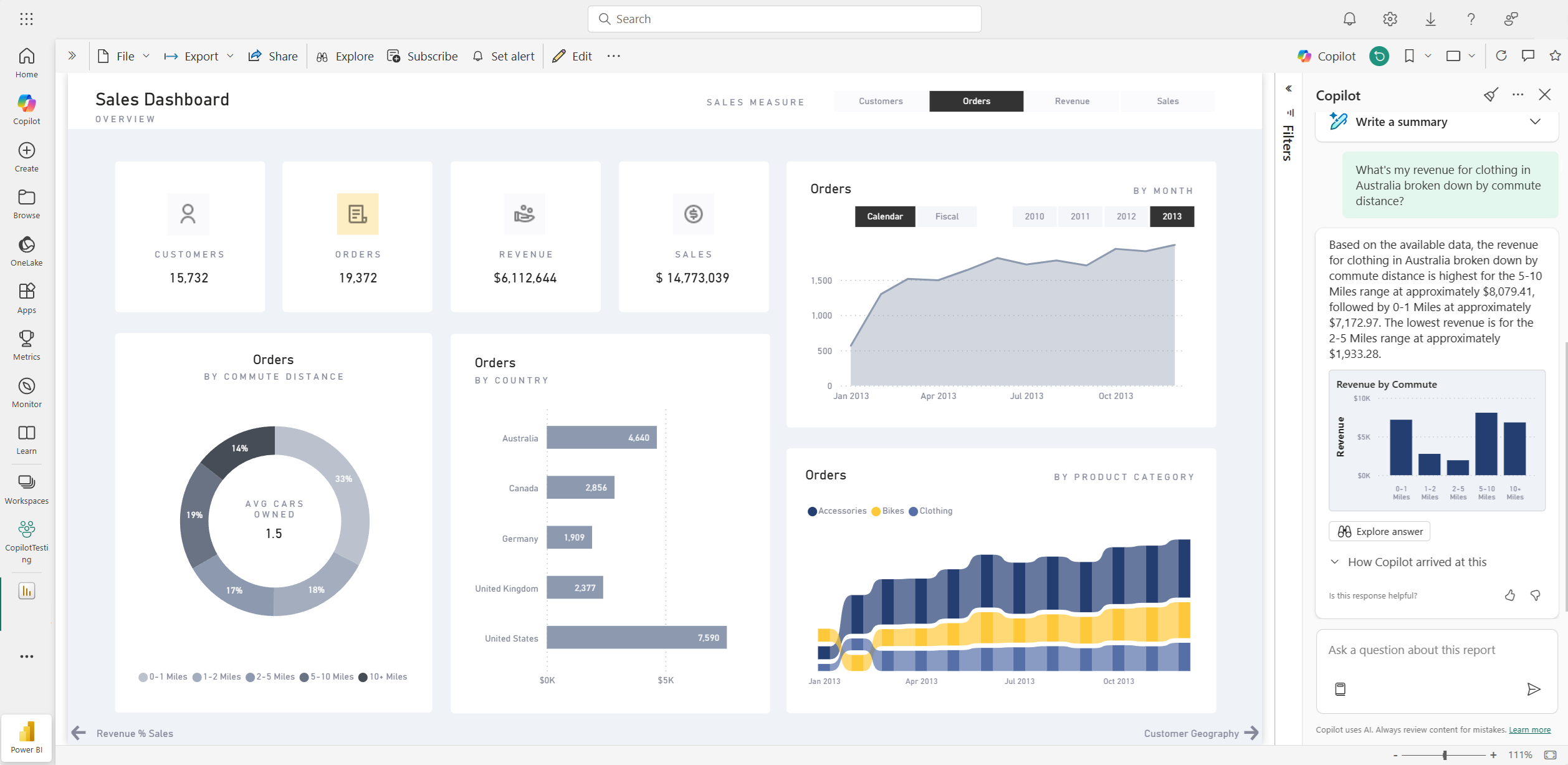
コンシューマーは、レポートに関する質問をしたり、Copilot ウィンドウで回答を得ることができます。 Copilot は、ユーザーの特定のデータ ポイントを検索し、取得元のソース ビジュアルを参照して出力として返すことができます。

Copilot では、セマンティック モデルのメジャーと列を使用して、データを新しい方法で探索することができます。 レポートとモデルに関する質問をすると、Copilot はレポートビジュアルで回答が見つかるかどうかを確認します。 既存のビジュアルが質問に答えない場合、Copilot はモデルを使用してビジュアルを作成します。

Copilot が役立つ要求の種類の例を次に示します。

  • 別の地域または期間でフィルターされたこの指標を表示できますか?
  • 特定のメトリックの上位カテゴリは何ですか?
  • 経時的にこの指標がどのように変化したかを見せてください。

Power BI レポートでデータの質問に回答する Copilot のスクリーンショット。

コンシューマーは、次のシナリオでセマンティック モデルに関するデータの質問をする場合があります。

  • レポートに必要な情報や分析が見つかりません。
  • 彼らはデータを別の方法で提示されることを望んでいますが、ビジュアルのパーソナライズは有効になっていません。
  • ツールやコードを使用するのではなく、自然言語を使用してデータに関する質問をしたいと考えています。

詳細については、 セマンティック モデルのデータについて Copilot に問い 合わせてください。

Copilot の概要を使用してレポート サブスクリプションを作成する

Power BI レポート ページの Copilot で生成された概要または完全なレポートの添付ファイルをメール サブスクリプションに含めて、分析情報を取得できます。 メール サブスクリプションのすべての受信者は、電子メールで Copilot の概要を受け取ります。 この機能は現在、Standard サブスクリプションでのみサポートされています。

詳細については、「 Copilot の概要を使用してレポート サブスクリプションを作成する 」を参照してください。

Power BI レポート サブスクリプションの電子メールに含まれる、Copilot によって生成された概要のスクリーンショット。

レポート作成者向けの機能

レポート用のコンテンツを提案する

Copilot は、データに基づいてトピックを提案することで、新しいレポートの使用を開始するのに役立ちます。 このオプションをチャットで直接選択すると、Copilot はデータを評価し、レポートのアウトラインと、調査して作成することを選択できる推奨ページを提供します。

データに基づいて Power BI レポートのコンテンツを提案する Copilot のスクリーンショット。

レポート内のページを作成する

Power BI 用の Copilot は、データのテーブル、フィールド、メジャー、グラフを識別して レポート ページを作成 するのに役立ちます。 データに固有の高度なプロンプトを Copilot に与える場合は、既存の編集ツールを使用してカスタマイズおよび変更できるレポート ページを生成できます。 Copilot は、レポート ページをすばやく使い始め、プロセスの時間と労力を大幅に節約するのに役立ちます。

以下では、作業を開始する際に使用できる概要レベルのプロンプトの例をいくつか紹介します。

  • 異なるシフトのパフォーマンスを、成功件数、拒否件数、アラーム件数に基づいて評価し、その推移を時系列に沿って示すページを作成してください。
  • 生産ラインの効率と設備全体の稼働効果を分析するページを作成してください。
  • 各製品のコストと材料、および生産への影響について比較するページを作成してください。

必要なレポート ページを取得するプロンプトの作成に関するヘルプが必要な場合は、「 Power BI で結果を生成する Copilot プロンプトを記述する 」を参照してください。

基盤となっているセマンティック モデルを要約する

Power BI セマンティック モデルを要約するには、Copilot ウィンドウで 「モデルを要約する」よう Copilot に依頼します。 この概要は、セマンティック モデル内のデータの理解を深め、重要な分析情報を特定し、データ探索エクスペリエンスを向上させるために役立ちます。 最終的には、セマンティック モデルをより深く理解すると、より意味のあるレポートを作成できます。

レポート自体の概要ビジュアルを作成する

Power BI 用の Copilot を使用すると、数回クリックするだけでレポート ページに関する説明をすばやく作成できます。 この説明では、レポート全体、特定のページ、さらには選択した特定のビジュアルを要約できます。 詳細については、「 Power BI 用の Copilot を使用した物語の作成 」を参照してください。

Power BI レポート ページの Copilot によって生成された概要ビジュアルのスクリーンショット。

DAX クエリを記述する

Copilot は、データ分析式 (DAX) クエリを記述できます。 たとえば、生成する DAX クエリを説明するプロンプトを入力し、[ 送信 ] を選択するか Enter キーを押します。 返された内容を実行するには、[ 保持 ] を選択してクエリ タブに追加します。次に、[ 実行 ] を選択するか 、F5 キーを押して DAX クエリの結果を表示します。 詳しくは、「DAX クエリを記述する」の記事の中を読んでください。

Copilot が推奨する DAX クエリを示すスクリーンショット。

セマンティック モデルのメジャーに関する説明を追加する

Copilot では、セマンティック モデルの指標に説明を追加できます。 このセマンティック モデルを使用してレポートを作成するユーザーは、ご使用のメジャーの名前と説明を表示できるため、説明プロパティは重要なドキュメントになります。 Copilot を使用してメトリクスの説明を作成します

Copilot 推奨メジャーの説明を示すスクリーンショット。

フィードバックを送信する

私達は私達がCopilotを改善するのを助けるために私達のプロダクトについてのあなたのフィードバックを常に歓迎します。 フィードバック ボタンを選択して、Copilot ウィンドウで直接フィードバックをお寄せください。

フィードバック メカニズムのサムアップとサムダウンを示すスクリーンショット。

Copilot の要件

レポートとセマンティック モデルで Copilot を使用するための要件について説明します。