Nota
O acesso a esta página requer autorização. Pode tentar iniciar sessão ou alterar os diretórios.
O acesso a esta página requer autorização. Pode tentar alterar os diretórios.
[Este artigo é uma documentação de pré-lançamento e está sujeito a alterações.]
O Copilot na análise de processos do Process Mining fornece informações do processo através de uma expressão de linguagem natural rápida e fácil. O Copilot pode revelar informações sobre o seu processo e recomendar soluções na extração de processos do Power Automate.
O Copilot pode efetuar as seguintes ações:
- Revele as principais informações no seu processo.
- Ofereça recomendações sobre a automatização.
- Responda às suas perguntas sobre os dados do processo.
- Responda às suas perguntas gerais sobre a extração de processos.
Importante
- Esta é uma caraterística de pré-visualização.
- As caraterísticas de pré-visualização não se destinam à produção e poderão ter caraterísticas restritas. Estas funcionalidades estão disponíveis antes do lançamento oficial, para que os clientes possam ter acesso antecipadamente e enviar comentários.
- Para obter mais informações, aceda aos nossos termos de pré-visualização.
- Esta capacidade tem tecnologia do Azure OpenAI Service.
- Mais informações: FAQ sobre segurança e privacidade do Copilot no Power Platform
Pré-requisito
Precisa de um ambiente do Power Platform para o Copilot no Process Mining.
Nota
- Se ainda assim não vir a experiência do Copilot, contacte o seu admin. Um admin pode ativar ou desativar a caraterística de Copilot no centro de administração do Power Platform.
- Em algumas regiões geográficas fora dos Estados Unidos, Austrália e Reino Unido, um admin precisa de ativar as chamadas entre localizações geográficas para ativar o Copilot. Mais informações: Disponibilidade por região para fluxos de cloud do Power Automate com o Copilot.
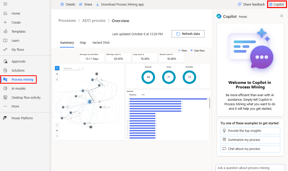
Copilot na análise do Process Mining
O Copilot na análise de processos do Process Mining ajuda-o a gerar informações do processo através de linguagem natural. O Copilot pode resumir facilmente a descobertas dos dados de forma quantitativa e qualitativa. Os pedidos ajudam-no a começar rapidamente o seu percurso da extração de processos.
Certifique-se de que fez o seguinte:
Concluiu a importação do processo e que vê o processo importado na página Web do Process Mining.
Se planeia usar o Copilot na aplicação de ambiente de trabalho Process Mining, faça download e instale a aplicação de ambiente de trabalho Process Mining na sua máquina local.
Para instruções, aceda a Transferir a aplicação de ambiente de trabalho Process Mining do Power Automate.
Analisar o seu processo
Siga estes passos para analisar o processo com o Copilot. Pode analisar o seu processo na página web do Power Automate Process Mining ou na aplicação de ambiente de trabalho do Process Mining.
Analisar o seu processo na página web Power Automate Process Mining
No Power Automate, no painel de navegação do lado esquerdo, selecione Extração de processos.
No campo Ambientes na barra de título, selecione seu ambiente de extração de processos com um processo importado.
Abra o processo importado.
Existem duas formas de abrir o processo:
- Se esperar até que a operação de importação termine, o processo é aberto automaticamente após a importação, OU
- Após as etapas 1 e 2, verá a página inicial do ambiente do Process Mining. Os processos são apresentados como blocos. Selecione um bloco de processo ou selecione o link Todos os processos para listar todos os processos. Para abrir um processo, selecione o seu nome.
Analisar o seu processo na aplicação de ambiente de trabalho do Process Mining
Importante
Esta caraterística está geralmente disponível apenas na região dos Estados Unidos e está em pré-visualização para todas as outras regiões.
Abra a aplicação de ambiente de trabalho do Process Mining:
- Na barra de tarefas, selecione o ícone do Windows Iniciar.
- Na barra de pesquisa, introduza extração de processos.
- No painel à direita, selecione a aplicação Power Automate Process Mining.
No separador Os meus processos, selecione o ambiente da extração de processos com um processo importado.
Selecione o processo a analisar.
Na vista do mapa do processo, selecione Copilot na barra de comandos à direita. O painel do Copilot é aberto.
O Copilot oferece várias sugestões preparadas para começar a interagir com os seus dados facilmente.
Selecione uma sugestão para que o Copilot forneça a resposta.
Se disponível, também fornece sugestões preparadas subsequentes.
(Opcional) Pode continuar na conversa com o Copilot selecionando sugestões subsequentes. Em alternativa, poderá fazer as suas próprias perguntas em qualquer altura utilizando o campo de texto na parte inferior do painel do Copilot.
O Copilot na aplicação de ambiente de trabalho Process Mining utiliza o conhecimento das estatísticas do processo aberto. Comunica as várias informações estatísticas.
Como escrever um bom pedido
Para obter informações mais gerais sobre a escrita de pedidos com IA generativa, aceda a A arte do pedido: como tirar o máximo proveito de uma IA generativa.
Para obter informações gerais sobre como escrever pedidos no Power Automate, aceda a Como escrever um bom pedido.
O Copilot na aplicação de ambiente de trabalho Process Mining tem acesso às estatísticas do processo para os itens principais para atividades, limites e variantes. Pode fazer perguntas relacionadas com as estatísticas e o Copilot pode responder com dados corretos. Quando pergunta sobre propriedades estatísticas, o Copilot tem acesso a informações sobre frequência (atividade, contagem de limites e contagem de casos), durações (total e média) e estatísticas de reformulação.
A lista seguinte fornece exemplos de bons pedidos no âmbito das estatísticas do processo disponíveis.
- Qual é a variante mais comum?
- Que atividade tem a frequência mais alta?
- Quais são as atividades com a reformulação e a percentagem de reformulação mais elevadas?
- Comparar as atividades com o atributo (%) de reformulação mais elevado.
- Faça uma descrição resumida do processo. Utilize os dados fornecidos para sustentar as suas conclusões.
A lista seguinte fornece exemplos de pedidos centrados no conhecimento geral sobre a extração de processos.
- Apresente-me a introdução à extração de processos.
- Vamos falar sobre a qualidade dos dados do conjunto de dados do registo de eventos para extração de processos.
- Quais são os problemas de qualidade mais comuns dos dados relacionados com o registo de eventos da extração de processos?
Perguntas mais frequentes
Use esta secção para encontrar respostas a perguntas frequentes.
Como crio um ambiente com o Copilot?
Aceda a Criar um ambiente do Power Platform.
Criar um ambiente do Power Platform.
Se precisar de ajuda para criar um ambiente de pré-visualização, peça ao seu admin do Power Platform.
Porque é que não vejo o Copilot?
Pergunte ao admin se desativou a caraterística do Copilot no centro de administração do Power Platform do seu ambiente.
Como desativo o Copilot?
Peça ao administrador do inquilino para pedir à equipa de Suporte da MS para desativar o Copilot no inquilino.
Limitações do Copilot na análise do processo
- O Copilot tem informações limitadas sobre processos. Só está disponível o acesso às atividades e variantes mais comuns. Se o processo contiver muitas atividades ou variantes, o Copilot só pode responder aos pedidos dos mais frequentes.
- O Copilot não tem acesso a informações estatísticas sobre atributos personalizados no processo, como atributos financeiros, recursos ou fornecedores.
Limitações do Copilot no Power Automate
- Não pode utilizar o Copilot na ingestão do Process Mining em processos criados com fluxos de dados.
- Não pode utilizar o Copilot em processos de extração de tarefas.
- O Copilot tem uma vista limitada dos seus dados ingeridos na experiência de ingestão. Isto limita as perguntas a que poderá responder para os seus dados e processo, tais como a operação em execução por mais tempo ou a quantidade de reformulação no processo.
- (Aplica-se apenas ao Copilot na análise de processos) Não é possível utilizar o Copilot num relatório Web do Process Mining.
- Não pode utilizar o Copilot se estiver a utilizar uma conta Microsoft pessoal. Por exemplo, não pode utilizar
someone@live.com. Em vez disso, use uma conta escolar ou profissional, comosomeone@contoso.com. - O Copilot só suporta o idioma inglês para modelos.