共用方式為


使用 Copilot 搭配 Power BI 報表和語意模型。

Power BI 報表和語意模型內的 Copilot 可用於商務使用者和報表建立者的各種工作,從詢問他們已開啟的報表中數據的問題,開始建立新報表並增強其模型。

商務使用者的功能

產生報表摘要

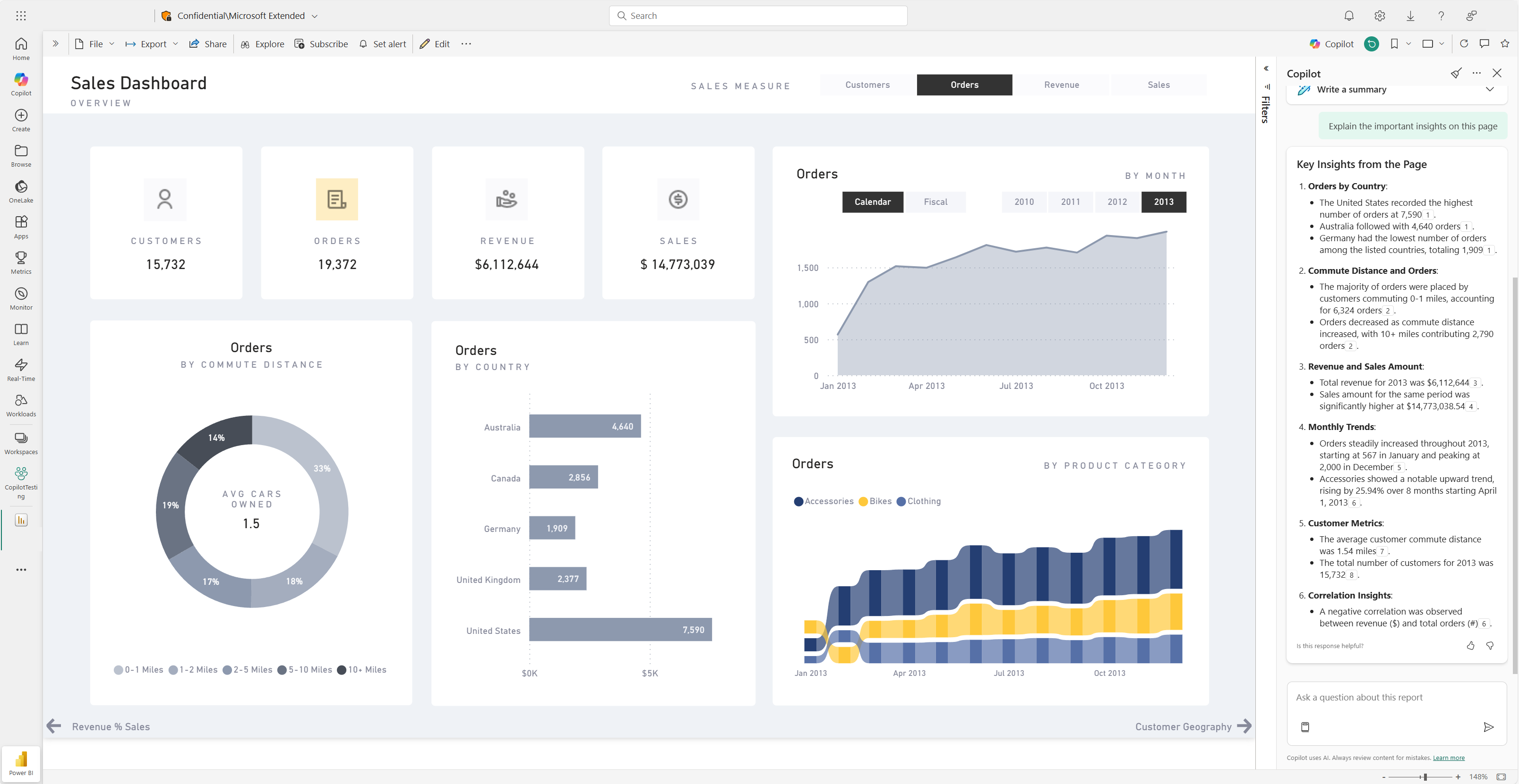
您可以在頁面上的智慧型敘事視覺效果、Copilot 窗格或報表訂閱中使用 Copilot 來摘要報表頁面。 您可以靈活地透過自訂提示來細化精簡或指導摘要,例如「使用要點摘要此頁面」或「在此頁面上提供銷售摘要。」

您還可以在報表頁面上詢問有關視覺化資料的具體問題,並收到量身打造的回應。 此回應包括對特定視覺效果的參考,協助您了解對報表中答案或摘要的每個部分都有貢獻的特定資料來源。

消費者可能會在以下情境中使用報表頁面摘要:

  • 報表很複雜或難以理解,取用者想要說明。
  • 消費者對視覺或數據素養有挑戰,並想要協助。
  • 消費者想要自然語言摘要,以協助他們思考洞察。

深入瞭解 Copilot 建立摘要回應以提示報表

Power BI 報表儀錶板上的 Copilot 摘要頁面的螢幕快照。

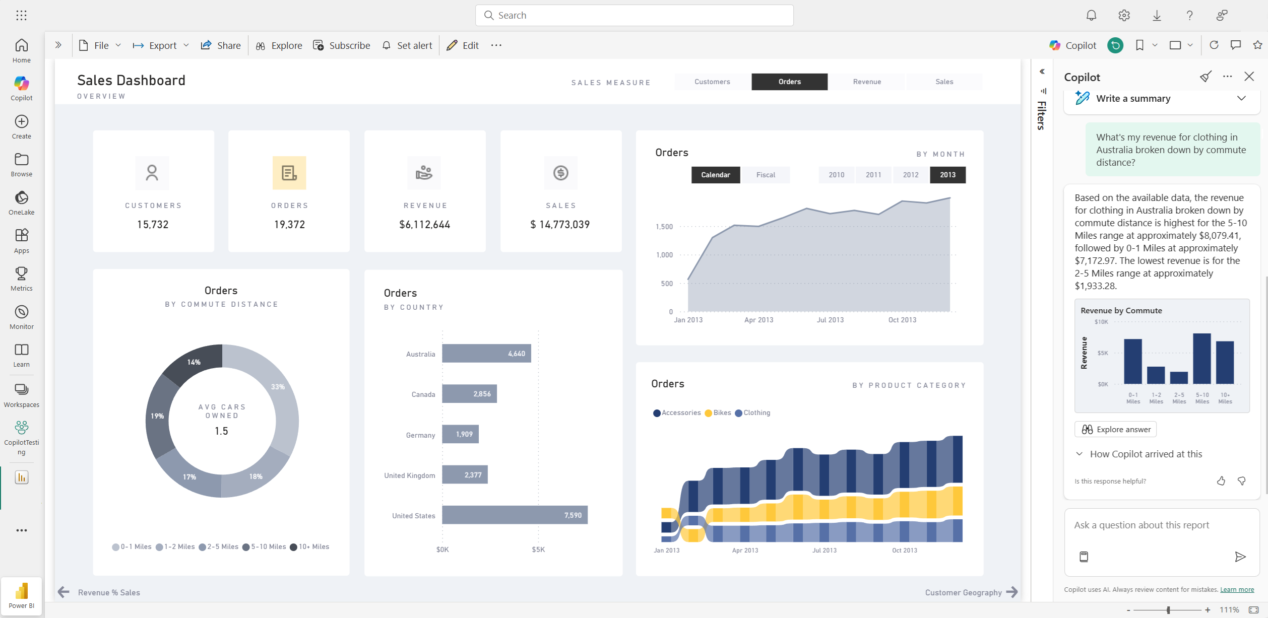
詢問數據相關問題

取用者可以在 Copilot 窗格中詢問有關報表的問題,並取得解答。 Copilot 可以找到使用者的特定數據點,並將其傳回為輸出,並參考其從中擷取的來源視覺效果。

Copilot 也可以利用語意模型中的度量和欄,以新方式協助您探索數據。 當您詢問有關報表和模型的問題時,Copilot 會檢查報表視覺效果中是否可以找到答案。 如果現有的視覺效果未回答問題,Copilot 則會使用模型為您建置視覺效果。

以下是 Copilot 可協助您處理之要求類型的範例:

  • 我可以看到此量值被篩選至不同的地區或時間範圍嗎?
  • 根據某個計量,排名靠前的類別是什麼?
  • 顯示此量值是如何隨時間的推移而變化的。

Copilot 在 Power BI 報表中回答數據問題的螢幕快照。

取用者可能會在下列案例中詢問語意模型的數據問題:

  • 他們找不到報表中所需的資訊或分析。
  • 他們想要以不同的方式查看呈現的數據,且未啟用個人化視覺效果。
  • 他們想要使用自然語言來詢問數據問題,而不是使用工具或程序代碼。

如需詳細資訊,請參閱 向 Copilot 詢問語意模型中的數據

使用 Copilot 摘要來創建報表訂閱

您可以在電子郵件訂閱中包含Power BI報表頁面或完整報表附件的 Copilot 產生的摘要,以取得見解。 電子郵件訂閱的所有收件者都會在電子郵件中收到 Copilot 摘要。 此功能目前僅支援標準訂用帳戶。

如需詳細資訊,請參閱 使用 Copilot 摘要建立報表訂閱

Power BI 報表訂閱電子郵件中包含的 Copilot 產生的摘要螢幕快照。

報表作者的功能

建議報表內容

Copilot 可協助您根據數據建議主題,開始進行新的報告。 當您直接在聊天中選取此選項時,Copilot 會評估數據,並提供報表大綱,其中包含您可以探索並選擇為您建立的建議頁面。

  • 報告的建議頁面大綱:例如,報告中每一頁的内容,以及報告將產生的總頁數。
  • 個別頁面的視覺效果。

Copilot 根據數據建議 Power BI 報表內容的螢幕快照。

建立報表頁面

Power BI 的 Copilot 可以幫助你 建立報表頁面 ,透過識別資料的表格、欄位、度量和圖表。 如果您為 Copilot 提供數據專屬的高階提示,它就可以產生報表頁面,然後您可以使用現有的編輯工具來自定義和修改。 Copilot 可以協助您快速開始撰寫報告頁面,並在這過程中省下大量時間和精力。

以下是一些高階提示的範例,以協助您入門:

  • 建立一個頁面,根據良品數、拒絕數和警示數隨時間推移來評估不同班次的效能。
  • 建立頁面來分析生產線的效率和整體設備的有效性。
  • 建立頁面,比較每種產品的成本和資料及其對生產的影響。

如果您需要撰寫提示以獲得您想要的報表頁面,請參閱 撰寫可在 Power BI 中產生結果的 Copilot 提示以獲得指引。

摘要基礎語意模型

在 Copilot 窗格中要求 Copilot「摘要模型」,以便對 Power BI 語意模型進行摘要。 此摘要可以協助您更好地了解語義模型中的資料,識別重要見解,並改善您的資料探索體驗。 最終,更好地了解語意模型可以協助您建置更有意義的報表。

在報表本身上建立摘要視覺效果

您可以使用 Copilot for Power BI 快速建立報表頁面的敘述,只要按幾下即可。 此敘事可以摘要整個報表、特定頁面,甚至您選取的特定視覺效果。 如需詳細資訊,請參閱 使用 Copilot 建立 Power BI 的敘述

Copilot 生成的 Power BI 報表頁面的視覺摘要螢幕截圖。

寫入 DAX 查詢

Copilot 可以撰寫數據分析表示式 (DAX) 查詢。 例如,您可以輸入提示來描述您想要產生哪些 DAX 查詢,然後選取 [ 傳送 ] 或按 Enter。 若要執行傳回的內容,請選取 [ 保留] 將其新增至查詢索引標籤。然後選取 [執行 ] 或按 F5 以查看 DAX 查詢的結果。 如需詳細資訊,請參閱 撰寫 DAX 查詢一文。

顯示 Copilot 建議 DAX 查詢的螢幕快照。

新增語意模型量值的描述

Copilot 可以將描述新增至您的語意模型量值。 從語意模型建置報表的人可以看到量值的名稱和描述,這使得描述屬性成為必不可少的文件。 使用 Copilot 建立量值描述

顯示 Copilot 建議量值描述的螢幕快照。

傳送意見反應

我們一律歡迎您對產品的意見反應,以協助我們改善 Copilot。 選取 [意見反應] 按鈕,直接在 [Copilot] 窗格中提供意見反應。

顯示意見反應機制的按讚和倒讚的螢幕擷取畫面。

副駕駛需求條件

了解 搭配報表和語意模型使用 Copilot 的需求