Note
L’accès à cette page nécessite une autorisation. Vous pouvez essayer de vous connecter ou de changer d’annuaire.
L’accès à cette page nécessite une autorisation. Vous pouvez essayer de changer d’annuaire.
S'APPLIQUE À : Tous les niveaux de Gestion des API
Azure Monitor collecte et agrège les métriques et les journaux d’activité de votre système pour surveiller la disponibilité, les performances et la résilience, et vous avertir des problèmes affectant votre système. Vous pouvez utiliser le portail Azure, PowerShell, Azure CLI, l’API REST ou des bibliothèques de client pour configurer et visualiser les données de monitoring.
Différentes métriques et journaux sont disponibles pour les différents types de ressource. Cet article décrit les types de données de surveillance que vous pouvez collecter pour ce service et les moyens d’analyser ces données.
Collecter des données avec Azure Monitor
Ce tableau décrit comment collecter des données pour surveiller votre service et ce que vous pouvez faire avec les données une fois collectées :
| Données à collecter | Descriptif | Comment collecter et acheminer les données | Où visualiser les données | Données prises en charge |
|---|---|---|---|---|
| Données métriques | Les métriques sont des valeurs numériques décrivant un aspect d’un système à un moment précis dans le temps. Les métriques peuvent être agrégées à l’aide d’algorithmes, comparées à d’autres métriques et analysées afin de révéler des tendances au fil du temps. | - Collectées automatiquement à intervalles réguliers.
: vous pouvez acheminer certaines métriques de plateforme vers un espace de travail Log Analytics pour interroger d’autres données. Vérifiez le paramètre d’exportation DS de chaque métrique pour voir si vous pouvez utiliser un paramètre de diagnostic pour router les données des métriques. |
Metrics Explorer | Métriques Gestion des API Azure prises en charge par Azure Monitor |
| Données du journal des ressources | Les journaux d’activité sont des événements système enregistrés avec un horodatage. Les journaux peuvent contenir différents types de données et être du texte structuré ou de forme libre. Vous pouvez acheminer des données de journaux de ressources vers des espaces de travail Log Analytics pour les interroger et les analyser. | Créez un paramètre de diagnostic pour collecter et router les données du journal des ressources. | Log Analytics | Données du journal des ressources Gestion des API Azure prises en charge par Azure Monitor |
| Données du journal d'activité | Le journal d’activité Azure Monitor fournit des insights sur les événements de niveau abonnement. Le journal d’activité inclut des informations telles que le moment auquel une ressource a été modifiée ou une machine virtuelle démarrée. | – Collecté automatiquement.
- Créez un paramètre de diagnostic pour un espace de travail Log Analytics sans frais. |
Journal d’activité |
Pour obtenir la liste de toutes les données prises en charge par Azure Monitor, consultez :
- Métriques prises en charge par Azure Monitor
- Journaux des ressources pris en charge par Azure Monitor
Monitoring intégré de Gestion des API
Gestion des API Azure intègre les fonctionnalités de monitoring suivantes.
Obtenir l’analytique des API dans Gestion des API Azure
La gestion des API Azure fournit des analyses pour vos API afin de pouvoir analyser leur utilisation et leurs performances. Utilisez l’analytique pour une supervision générale de vos API et leur dépannage. Pour obtenir d’autres fonctionnalités de supervision, y compris des métriques en quasi-temps réel et des journaux de ressources pour les diagnostics et l’audit, consultez Tutoriel : surveiller les API publiées.
Remarque
Cette fonctionnalité n’est actuellement pas disponible dans les espaces de travail.
- La gestion des API fournit des analyses à l’aide d’un tableau de bord basé sur Azure Monitor. Le tableau de bord agrège les données dans un espace de travail Azure Log Analytics.
- Dans les niveaux de service de gestion des API classiques, votre instance de gestion des API inclut également des analyses intégrées héritées dans le portail Microsoft Azure, et des données d’analyse sont accessibles à l’aide de l’API REST de gestion des API. Les données étroitement similaires sont affichées dans le tableau de bord basé sur Azure Monitor et dans l’analytique intégrée.
Important
- Le tableau de bord basé sur Azure Monitor est le moyen recommandé d’accéder aux données d’analyse.
- À compter de mars 2027, le tableau de bord et les rapports associés à l’analytique intégrée gestion des API dans les niveaux classiques seront supprimés. Nous vous recommandons de passer au tableau de bord basé sur Azure Monitor qui le remplace.
Avec l’analyse des API, analysez l’utilisation et les performances des API dans votre instance de gestion des API sous différentes dimensions, notamment :
- Chronologie
- Géographie
- API
- Opérations d’API
- Products
- Abonnements
- Utilisateurs
- Demandes
- Modèles de langage (pour les API de grand modèle de langage)
L’analyse des API fournit des données sur les requêtes, notamment les requêtes ayant échoué et non autorisées. Les valeurs géographiques sont basées sur le mappage d’adresses IP. Il peut y avoir un délai dans la disponibilité des données d’analyse.
Tableau de bord basé sur Azure Monitor
Pour utiliser le tableau de bord basé sur Azure Monitor, vous avez besoin d’un espace de travail Log Analytics en tant que source de données pour les journaux de passerelle Gestion des API.
Si vous devez en configurer un, les étapes suivantes permettent d’envoyer des journaux de passerelle à un espace de travail Log Analytics. Pour plus d’informations, consultez Activer le paramètre de diagnostic pour les journaux Azure Monitor, plus loin dans cet article. Cette procédure est une configuration ponctuelle.
Dans le portail Azure, accédez à votre instance APIM.
Dans le menu de gauche, sous Supervision, sélectionnez Paramètres de diagnostic>Ajouter un paramètre de diagnostic.
Entrez un nom descriptif pour le paramètre de diagnostic.
Dans Journaux, sélectionnez Journaux liés à la passerelle ApiManagement.
Conseil / Astuce
Pour collecter des journaux d’activité pour les API de grand modèle de langage (LLM) à afficher sur le tableau de bord basé sur Azure Monitor, sélectionnez également Journaux liés à la passerelle IA générative.
Dans Détails de destination, sélectionnez Envoyer à Log Analytics et sélectionnez un espace de travail Log Analytics dans le même abonnement ou dans un abonnement différent. Si vous devez créer un espace de travail, consultez Créer un espace de travail Log Analytics.
Vérifiez que Propre à la ressource est sélectionnée comme table de destination.
Sélectionnez Enregistrer.
Important
Le démarrage de la réception de données dans un nouvel espace de travail Log Analytics peut prendre jusqu’à deux heures. Un espace de travail existant doit commencer à recevoir des données dans les 15 minutes environ.
Accéder au tableau de bord
Une fois qu’un espace de travail Log Analytics est configuré, accédez au tableau de bord basé sur Azure Monitor pour analyser l’utilisation et les performances de vos API.
- Dans le portail Azure, accédez à votre instance APIM.
- Dans le menu de gauche, sous Supervision, sélectionnez Analytique. Le tableau de bord d’analyse s’ouvre.
- Sélectionnez un intervalle de temps pour les données.
- Sélectionnez une catégorie de rapport pour les données d’analytique, par exemple Chronologie ou Géographie.
Analyse intégrée héritée
Dans certains niveaux de service Gestion des API, l’analytique intégrée (également appelée analytique héritée ou analytique classique) est également disponible dans le portail Microsoft Azure et les données d’analytique sont accessibles à l’aide de l’API REST de Gestion des API.
Pour accéder à l’analyse intégrée (classique) dans le portail Azure :
- Dans le portail Azure, accédez à votre instance APIM.
- Dans le menu de gauche, sous Supervision, sélectionnez Analytique (classique).
- Sélectionnez un intervalle de temps pour les données, ou entrez un intervalle personnalisé.
- Sélectionnez une catégorie de rapport pour les données d’analytique, par exemple Chronologie ou Géographie.
- Si vous le souhaitez, vous pouvez filtrer le rapport selon une ou plusieurs autres catégories.
Utilisez les opérations Rapports de l’API REST Gestion des API pour récupérer et filtrer les données d’analytique de votre instance Gestion des API.
Les opérations disponibles retournent des enregistrements de rapport filtrés par API, Géographie, Opérations d’API, Produit, Demande, Abonnement, Date ou Utilisateur.
Journaux d’activité Azure Monitor
Cette section vous montre comment activer les journaux Azure Monitor pour l’audit et la résolution des problèmes d’utilisation de différentes fonctionnalités de votre instance Gestion des API. En activant un paramètre de diagnostic, vous pouvez activer la collecte d’une ou plusieurs des catégories suivantes de journaux de ressources :
| Catégorie | Descriptif | Remarques |
|---|---|---|
| Passerelle Gestion des API | Demandes traitées par la passerelle Gestion des API, notamment les méthodes HTTP, les protocoles, les corps de requête et de réponse, les en-têtes, le minutage, les détails d’erreur et l’implication du cache. | Ajustez les paramètres de toutes les API ou remplacez-les pour les API individuelles. Dans les instances de gestion des API, configurées avec des espaces de travail, les journaux de passerelle peuvent être collectés individuellement pour chaque espace de travail et agrégés pour un accès centralisé par l’équipe de la plateforme. |
| Connexions WebSocket | Événements liés aux connexions WebSocket API, depuis le handshake jusqu'à la terminaison de la connexion. | |
| Utilisation du portail des développeurs | Demandes reçues et traitées par le portail des développeurs Gestion des API, notamment les actions d’authentification utilisateur, les vues des détails de l’API et les tests d’API dans la console de test interactive. | |
| Passerelle pour l'IA générative | Demandes traitées par la passerelle de gestion des API pour les API REST des modèles de langue étendue (LLM), telles que les API Microsoft Foundry, y compris l'utilisation des jetons, les modèles, et les détails optionnels des invites de requête et des complétions de réponse. | Activez la journalisation des messages de requête et/ou des messages de réponse pour des API LLM spécifiques. |
Pour plus d’informations, consultez la référence des données de surveillance de gestion des API.
Activer le paramètre de diagnostic pour les journaux d’activité Azure Monitor
Pour configurer un paramètre de diagnostic pour la collecte des journaux d’activité de ressources :
Dans le portail Azure, accédez à votre instance APIM.
Dans le menu de gauche, sous Supervision, sélectionnez Paramètres de diagnostic>Ajouter un paramètre de diagnostic.
Dans la page Paramètre de diagnostic, entrez ou sélectionnez les détails du paramètre :
- Nom du paramètre de diagnostic : entrez un nom descriptif.
- Groupes de catégories : effectuez éventuellement une sélection pour votre scénario.
- Sous Catégories : sélectionnez une ou plusieurs catégories. Par exemple, sélectionnez Journaux liés à la passerelle ApiManagement pour collecter les journaux pour la plupart des demandes adressées à la passerelle Gestion des API.
- Sous Détails de la destination, sélectionnez une ou plusieurs options et spécifiez les détails de la destination. Par exemple, envoyez des journaux à un espace de travail Azure Log Analytics, archivez les journaux dans un compte de stockage ou diffusez-les en continu vers un hub d’événements. Pour plus d’informations, consultez Paramètres de diagnostic dans Azure Monitor.
- Sélectionnez Enregistrer.
Conseil / Astuce
- Pour afficher l’analytique des API dans le tableau de bord basé sur Azure Monitor pour gestion des API (supervision> du panneau d’analyses), sélectionnez un espace de travail Azure Log Analytics comme destination.
- Si vous sélectionnez un espace de travail Log Analytics, vous pouvez choisir de stocker les données dans une table spécifique à une ressource (par exemple, une table ApiManagementGatewayLogs) ou de stocker dans la table AzureDiagnostics générale. Nous vous recommandons d’utiliser la table propre à la ressource pour les destinations de journal qui la prennent en charge. En savoir plus
Après avoir configuré les détails de la ou des destinations du journal, sélectionnez Enregistrer.
Remarque
L’ajout d’un objet de paramètre de diagnostic peut entraîner un échec si la propriété MinApiVersion de votre service Gestion des API est définie sur une version d’API supérieure à 2022-09-01-preview.
Remarque
Pour activer les paramètres de diagnostic pour les espaces de travail Gestion des API, consultez Créer et gérer un espace de travail.
Afficher les données du journal Azure Monitor
En fonction de la destination des journaux que vous choisissez, l’affichage des données peut prendre quelques minutes.
Afficher les journaux d’activité dans l’espace de travail Log Analytics
Si vous activez la collecte de journaux ou de métriques dans un espace de travail Log Analytics, il peut prendre quelques minutes pour que les données apparaissent dans Azure Monitor et le tableau de bord basé sur Azure Monitor pour la gestion des API (supervision> du panneau d’analyses).
Pour visualiser les données :
Dans le portail Azure, accédez à votre instance APIM.
Dans le menu de gauche, sous Surveillance, sélectionnez Journaux.
Exécutez des requêtes pour afficher les données. Plusieurs exemples de requêtes sont fournis, ou exécutez les vôtres. Par exemple, la requête suivante récupère les données des dernières 24 heures dans la table ApiManagementGatewayLogs :
ApiManagementGatewayLogs | where TimeGenerated > ago(1d)
Afficher les journaux d’activité dans le compte de stockage
Si vous envoyez les journaux à un compte de stockage, vous pouvez accéder aux données dans le portail Azure et les télécharger à des fins d’analyse.
- Dans le portail Azure, accédez à la destination de compte de stockage.
- Dans le menu de gauche, sélectionnez Navigateur de stockage.
- Sous Conteneurs d’objetsblob, sélectionnez un nom pour les données de journal, par exemple insights-logs-developerportalauditlogs pour les journaux d’utilisation du portail des développeurs.
- Accédez au conteneur pour les journaux dans votre instance Gestion des API. Les journaux sont partitionnés à intervalles d’une heure.
- Pour récupérer les données pour une analyse plus approfondie, sélectionnez Télécharger.
Modifier les paramètres de journalisation d’API
Lorsque vous utilisez le portail pour créer un paramètre de diagnostic afin d'activer la collecte des journaux de la passerelle de gestion des API ou de la passerelle d'IA générative (LLM), la journalisation est activée avec les paramètres par défaut. Les paramètres par défaut n’incluent pas les détails des demandes ou des réponses telles que les corps de requête ou de réponse. Vous pouvez ajuster les paramètres de journalisation pour toutes les API ou les remplacer pour des API individuelles. Par exemple, ajustez le taux d’échantillonnage ou la verbosité des données du journal de passerelle, activez la consignation des messages de requête ou de réponse LLM, ou désactivez la consignation pour certaines API.
Pour plus d’informations sur les paramètres de journalisation, consultez les pages de référence de l'API Diagnostic - Créer ou Mettre à Jour et de l'Diagnostic - Créer ou Mettre à Jour de l'API REST.
Pour configurer les paramètres de journalisation pour toutes les API :
- Dans le menu de gauche de votre instance Gestion des API, sélectionnez API>API>Toutes les API.
- Sélectionnez l’onglet Paramètres dans la barre supérieure.
- Faites défiler jusqu’à la section Journaux de diagnostic et sélectionnez l’onglet Azure Monitor.
- Passez en revue les paramètres et changez-les si nécessaire. Sélectionnez Enregistrer.
Pour configurer les paramètres de journalisation pour une API donnée :
- Dans le menu de gauche de votre instance Gestion des API, sélectionnez API>API, puis le nom de l’API.
- Sélectionnez l’onglet Paramètres dans la barre supérieure.
- Faites défiler jusqu’à la section Journaux de diagnostic et sélectionnez l’onglet Azure Monitor.
- Passez en revue les paramètres et changez-les si nécessaire. Sélectionnez Enregistrer.
Important
Gestion des API applique une limite de 32 Ko pour la taille des entrées de journal envoyées à Azure Monitor. Le comportement lorsqu’une entrée de journal dépasse la limite dépend de la catégorie de journal et des attributs de données enregistrés :
- Journaux de la passerelle Gestion des API : les charges utiles de demande ou de réponse enregistrées dans une entrée de journal, si elles sont collectées, peuvent atteindre jusqu’à 8 192 octets chacune. Si la taille combinée de tous les attributs d’une entrée dépasse 32 Ko, API Management réduit l’entrée en supprimant tout le contenu du corps et de la trace.
- Journaux de passerelle IA générative : les messages de demande ou de réponse LLM jusqu’à 32 Ko de taille, s’ils sont collectés, sont envoyés dans une seule entrée. Les messages de plus de 32 Ko sont fractionnés et enregistrés en morceaux de 32 Ko avec des numéros de séquence pour permettre une reconstruction ultérieure. Les messages de demande et les messages de réponse ne peuvent pas dépasser 2 Mo chacun.
Utiliser les outils Azure Monitor pour analyser les données
Ces outils Azure Monitor sont disponibles dans le portail Azure pour vous aider à analyser les données de surveillance :
Certains services Azure ont un tableau de bord de supervision intégré dans le portail Azure. Ces tableaux de bord sont appelés des insights et vous pouvez les trouver dans la section Insights d’Azure Monitor dans le portail Azure.
Metrics Explorer vous permet d’afficher et d’analyser les métriques pour les ressources Azure. Pour plus d’informations, consultez Analyser les métriques avec l’Explorateur de métriques Azure Monitor.
Log Analytics vous permet d’interroger et d’analyser des données de journal à l’aide du langage de requête Kusto (KQL). Pour plus d’informations, voir Bien démarrer avec les requêtes de journal dans Azure Monitor.
Le portail Azure dispose d’une interface utilisateur pour l’affichage et les recherches de base du journal d’activité. Pour effectuer une analyse plus approfondie, vous devez router les données vers les journaux Azure Monitor et exécuter des requêtes plus complexes dans Log Analytics.
Application Insights analyse la disponibilité, les performances et l’utilisation de vos applications web, pour que vous puissiez identifier et diagnostiquer les erreurs sans attendre qu’un utilisateur les signale.
Application Insights inclut des points de connexion à divers outils de développement et s’intègre à Visual Studio pour prendre en charge vos processus DevOps. Pour plus d’informations, consultez Surveillance des applications pour App Service.
Les outils qui permettent une visualisation plus complexe sont notamment :
- Les tableaux de bord, qui vous permettent de combiner différentes sortes de données dans un même volet du portail Azure.
- Classeurs, rapports personnalisables que vous pouvez créer dans le portail Azure. Les workbooks peuvent inclure du texte, des métriques et des requêtes de journal.
- Grafana, un outil de plateforme ouvert, parfait pour les tableaux de bord opérationnels. Vous pouvez utiliser Grafana pour créer des tableaux de bord à partir de données de plusieurs sources autres qu’Azure Monitor.
- Power BI, un service d’analyse métier qui fournit des visualisations interactives pour diverses sources de données. Vous pouvez configurer Power BI pour importer automatiquement les données de journal à partir d’Azure Monitor afin de tirer parti de ces visualisations supplémentaires.
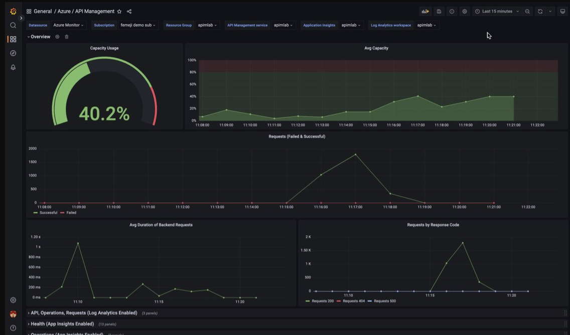
Visualiser les données de supervision de Gestion des API à l’aide d’un tableau de bord Azure Managed Grafana
Vous pouvez utiliser Azure Managed Grafana pour visualiser les données de supervision Gestion des API collectées dans un espace de travail Log Analytics. Utilisez un tableau de bord Gestion des API prédéfini pour la visualisation en temps réel des journaux et des métriques collectés à partir de votre instance Gestion des API.
- En savoir plus sur Azure Managed Grafana
- En savoir plus sur l’observabilité dans Gestion des API Azure
Sur votre instance du service Gestion des API :
Pour visualiser les journaux et les métriques de ressources pour Gestion des API, configurez les paramètres de diagnostic afin de collecter les journaux de ressources et les envoyer à un espace de travail Log Analytics.
Pour visualiser des données détaillées sur les requêtes adressées à la passerelle Gestion des API, intégrez votre instance Gestion des API à Application Insights.
Remarque
Pour visualiser les données dans un tableau de bord unique, configurez l’espace de travail Log Analytics pour les paramètres de diagnostic et l’instance Application Insights dans le même groupe de ressources que votre instance Gestion des API.
Sur votre espace de travail Managed Grafana :
- Pour créer une instance Managed Grafana et un espace de travail, consultez le démarrage rapide du portail ou d’Azure CLI.
- L’instance Managed Grafana doit se trouver dans le même abonnement que l’instance Gestion des API.
- Quand il est créé, l’espace de travail Grafana se voit automatiquement attribuer une identité managée Microsoft Entra, qui reçoit le rôle Lecteur de supervision sur l’abonnement. Cette approche vous permet d’accéder immédiatement à Azure Monitor à partir du nouvel espace de travail Grafana sans avoir à définir manuellement les autorisations. Apprenez-en plus sur la configuration des sources de données pour Managed Grafana.
Commencez par importer le tableau de bord Gestion des API dans votre espace de travail Gestion Grafana.
Pour importer le tableau de bord :
- Accédez à votre espace de travail Azure Managed Grafana. Dans le portail, dans la page Vue d’ensemble de votre instance Managed Grafana, sélectionnez le lien Point de terminaison.
- Dans l’espace de travail Managed Grafana, accédez à Tableaux de bord>Parcourir>Importer.
- Dans la page Importer, sous Importer via grafana.com, entrez 16604, puis sélectionnez Charger.
- Sélectionnez une source de données Azure Monitor, passez en revue ou mettez à jour les autres options, puis sélectionnez Importer.
Pour utiliser le tableau de bord Gestion des API :
- Dans l’espace de travail Managed Grafana, accédez à Tableaux de bord>Parcourir et sélectionnez votre tableau de bord Gestion des API.
- Dans les listes déroulantes situées en haut, effectuez des sélections pour votre instance Gestion des API. Si vous les avez configurés, sélectionnez une instance Application Insights et un espace de travail Log Analytics.
Passez en revue les visualisations par défaut sur le tableau de bord, qui ressemblent à la capture d’écran suivante :
Exporter des données Azure Monitor
Vous pouvez exporter des données en dehors d’Azure Monitor dans d’autres outils à l’aide de :
Métriques : utilisez l’API REST pour les métriques pour extraire les données de métriques de la base de données de métriques Azure Monitor. Pour plus d’informations, consultez Informations de référence sur l’API REST Azure Monitor.
Journaux : utilisez l’API REST ou les bibliothèques de client associées.
L’exportation de données de l’espace de travail Log Analytics.
Pour bien démarrer avec l’API REST pour Azure Monitor, consultez Procédure pas à pas de l’API REST d’analyse Azure.
Utiliser des requêtes Kusto pour analyser les données de journal
Vous pouvez analyser les données du journal Azure Monitor à l’aide du langage de requête Kusto (KQL). Pour plus d’informations, consultez Requêtes de journal dans Azure Monitor.
Utiliser des alertes Azure Monitor pour vous avertir des problèmes
Les alertes Azure Monitor vous permettent d’identifier et de résoudre les problèmes dans votre système et de vous avertir de manière proactive lorsque des conditions spécifiques sont observées dans vos données de surveillance avant que vos clients ne les remarquent. Vous pouvez définir une alerte sur n’importe quelle source de données de métrique ou de journal dans la plateforme de données Azure Monitor. Il existe différents types d’alertes Azure Monitor en fonction des services que vous surveillez et des données de monitoring que vous collectez. Consultez Choix du type approprié de règle d’alerte.
Pour savoir comment configurer une règle d’alerte dans Gestion des API Azure, consultez Configurer une règle d’alerte.
Pour obtenir des exemples d’alertes courantes pour les ressources Azure, consultez Exemples de requêtes d’alerte de journal.
Implémentation d’alertes à grande échelle
Pour certains services, vous pouvez opérer une surveillance à grande échelle en appliquant la même règle d’alerte de métrique à plusieurs ressources du même type qui existent dans la même région Azure. Azure Monitor Baseline Alerts (AMBA) fournit une méthode semi-automatisée de mise en œuvre des alertes, des tableaux de bord et des recommandations concernant les métriques à grande échelle.
Obtenir des recommandations personnalisées à l’aide d’Azure Advisor
Pour certains services, si des conditions critiques ou des changements imminents se produisent durant les opérations relatives aux ressources, une alerte s’affiche dans la page Vue d’ensemble du service au sein du portail. Vous trouverez plus d’informations ainsi que les correctifs recommandés pour l’alerte dans Recommandations Advisor, sous Supervision dans le menu de gauche. Pendant les opérations normales, aucune recommandation Advisor ne s’affiche.
Pour plus d’informations sur Azure Advisor, consultez Vue d’ensemble d’Azure Advisor.