Condividi tramite


Monitorare Gestione API

SI APPLICA A: tutti i livelli di Gestione API

Monitoraggio di Azure raccoglie e aggrega metriche e log dal sistema per monitorare la disponibilità, le prestazioni e la resilienza, oltre a notificare eventuali problemi che interessano il sistema. È possibile usare il portale di Azure, PowerShell, l'interfaccia della riga di comando di Azure, l'API REST o le librerie client per configurare e visualizzare i dati di monitoraggio.

Sono disponibili metriche e log diversi per diversi tipi di risorse. Questo articolo descrive i tipi di dati di monitoraggio che è possibile raccogliere per questo servizio e i modi per analizzarli.

Raccogliere dati con Monitoraggio di Azure

Questa tabella descrive come raccogliere i dati per monitorare il servizio e le operazioni che è possibile eseguire con i dati dopo la raccolta:

Quali dati raccogliere Descrizione Come raccogliere e instradare i dati Dove visualizzare i dati Dati supportati
Dati delle metriche Le metriche sono valori numerici che descrivono un aspetto di un sistema in un particolare momento. Le metriche possono essere aggregate tramite algoritmi, confrontate con altre metriche e analizzate per individuare i trend nel tempo. - La raccolta avviene automaticamente a intervalli regolari.
- È possibile instradare alcune metriche della piattaforma a un’area di lavoro Log Analytics per poter eseguire query con altri dati. Controllare l'impostazione di esportazione DS per ogni metrica per verificare se è possibile utilizzare un'impostazione diagnostica per instradare i dati delle metriche.
Esplora metriche Metriche di Gestione API di Azure supportate da Monitoraggio di Azure
Dati del log delle risorse I log sono eventi di sistema registrati con un timestamp. I log possono contenere tipi diversi di dati e possono essere strutturati o in formato libero. È possibile instradare i dati del log delle risorse alle aree di lavoro Log Analytics per l'esecuzione di query e l'analisi. Creare un'impostazione di diagnostica per raccogliere e instradare i dati del log delle risorse. Log Analytics Dati del log delle risorse di Gestione API di Azure supportati da Monitoraggio di Azure
Dati del log attività Il log attività di Monitoraggio di Azure fornisce informazioni dettagliate sugli eventi a livello di sottoscrizione. Il log attività include informazioni relative, ad esempio, alla modifica di una risorsa o all'avvio di una macchina virtuale. - La raccolta avviene automaticamente.
- Creare un'impostazione di diagnostica in un'area di lavoro Log Analytics senza alcun addebito.
Log attività

Per l'elenco di tutti i dati supportati da Monitoraggio di Azure, vedere:

Monitoraggio integrato per Gestione API

Gestione API di Azure include le funzionalità di monitoraggio integrate seguenti.

Ottenere analisi API in Gestione API di Azure

Gestione API di Azure offre analitica per le API in modo da poter analizzare l'utilizzo e le prestazioni. Usare l'analisi per il monitoraggio generale e la risoluzione dei problemi delle API. Per altre funzionalità di monitoraggio, incluse le metriche near real-time e i log delle risorse per la diagnostica e il controllo, vedere Esercitazione: monitorare le API pubblicate.

Screenshot dell'analisi API nel portale.

Note

Attualmente, questa funzionalità non è disponibile nelle aree di lavoro.

  • Gestione API fornisce analisi usando un dashboard basato su Monitoraggio di Azure. Il dashboard aggrega i dati in un'area di lavoro Log Analytics di Azure.
  • Nei livelli di servizio di Gestione API classica, l'istanza di Gestione API include anche analisi predefinite legacy nel portale di Azure e i dati di analisi sono accessibili usando l'API REST di Gestione API. Dati molto simili vengono visualizzati nel dashboard basato su Monitoraggio di Azure e nell'analisi predefinita.

Importante

  • Il dashboard basato su Monitoraggio di Azure è il modo consigliato per accedere ai dati analitici.
  • A partire da marzo 2027, il dashboard e i report associati all'analisi predefinita di Gestione API nei livelli classici verranno ritirati. È consigliabile eseguire la transizione al dashboard basato su Monitoraggio di Azure che lo sostituisce.

Con le analisi delle API, analizzare l'utilizzo e le prestazioni delle API nell'istanza di Gestione API su diverse dimensioni, tra cui:

  • Sequenza temporale
  • Area geografica
  • API
  • Operazioni API
  • Products
  • Sottoscrizioni
  • Utenti
  • Requests
  • Modelli linguistici (per API LLM)

Le analisi delle API forniscono dati sulle richieste, incluse le richieste non riuscite e non autorizzate. I valori geografici si basano sul mapping degli indirizzi IP. Può verificarsi un ritardo nella disponibilità dei dati di analisi.

Dashboard basato su Monitoraggio di Azure

Per usare il dashboard basato su Monitoraggio di Azure, è necessaria un'area di lavoro Log Analytics come origine dati per i log del gateway di Gestione API.

Se è necessario configurarne una, di seguito sono riportati alcuni passaggi per inviare i log del gateway a un'area di lavoro Log Analitica. Per altre informazioni, vedere Abilitare l'impostazione di diagnostica per i log di Monitoraggio di Azure più avanti in questo articolo. Questa procedura è una configurazione una tantum.

  1. Nel portale di Azure accedere all'istanza di Gestione API.

  2. Nel riquadro del menu centrale, in Monitoraggio selezionare Impostazioni di diagnostica>+ Aggiungi impostazione di diagnostica.

  3. Immettere un nome descrittivo per l'impostazione di diagnostica.

  4. In Log selezionare Log correlati ad ApiManagement Gateway.

    Suggerimento

    Per raccogliere i log di API LLM da visualizzare nel dashboard basato su Monitoraggio di Azure, selezionare ancheLog correlati al gateway di IA generativa.

  5. In Dettagli destinazione selezionare Invia a Log Analytics e selezionare un'area di lavoro Log Analytics nella stessa sottoscrizione o in una sottoscrizione diversa. Se è necessario creare un'area di lavoro, vedere Creare un'area di lavoro Log Analytics.

  6. Assicurarsi che l'opzione Specifica della risorsa sia selezionata come tabella di destinazione.

  7. Selezionare Salva.

Importante

Una nuova area di lavoro Log Analytics può impiegare fino a 2 ore prima di iniziare a ricevere dati. Un'area di lavoro esistente dovrebbe iniziare a ricevere dati entro circa 15 minuti.

Accedere al dashboard

Dopo aver configurato un'area di lavoro Log Analytics, accedere al dashboard basato su Monitoraggio di Azure per analizzare l'utilizzo e le prestazioni delle API.

  1. Nel portale di Azure accedere all'istanza di Gestione API.
  2. Nel menu a sinistra, in Monitoraggio selezionare Analisi. Verrà aperto il dashboard di analisi.
  3. Selezionare un intervallo di tempo per i dati.
  4. Selezionare una categoria di report per i dati di analisi, ad esempio Sequenza temporale, Geografia e così via.

Analitica predefinita legacy

In alcuni livelli di servizio Gestione API, è disponibile anche l'analisi predefinita (chiamata anche analisi legacy o analisi classica) nel portale di Azure e i dati di analisi sono accessibili usando l'API REST di Gestione API.

Per accedere alle analisi predefinite (versione classica) nel portale di Azure:

  1. Nel portale di Azure accedere all'istanza di Gestione API.
  2. Nel menu a sinistra, in Monitoraggio selezionare Analisi (versione classica).
  3. Selezionare un intervallo di tempo per i dati, o immettere un intervallo di tempo personalizzato.
  4. Selezionare una categoria di report per i dati di analisi, ad esempio Sequenza temporale, Geografia e così via.
  5. Facoltativamente, filtrare il report in base a una o più categorie aggiuntive.

Usare le operazioni dei report dell'API REST di Gestione API per recuperare e filtrare i dati di analisi per l'istanza di Gestione API.

Le operazioni disponibili restituiscono record di report in base all'API, all'area geografica, alle operazioni API, al prodotto, alla richiesta, alla sottoscrizione, all'ora o all'utente.

Log di Monitoraggio di Azure

Questa sezione illustra come abilitare i log di Monitoraggio di Azure per il controllo e la risoluzione dei problemi relativi all'utilizzo di diverse funzionalità dell'istanza di Gestione API. Abilitando un'impostazione di diagnostica, è possibile abilitare la raccolta di una o più delle categorie di log delle risorse seguenti:

Categoria Descrizione Note
Gateway di Gestione API Richieste elaborate dal gateway di Gestione API, inclusi metodi HTTP, protocolli, corpi di richiesta e risposta, intestazioni, tempi, dettagli degli errori e coinvolgimento della cache. Modificare le impostazioni per tutte le API o eseguirne l'override per le singole API.

Nelle istanze di Gestione API configurate con le aree di lavoro, i log del gateway possono essere raccolti singolarmente per ogni area di lavoro e aggregati per l'accesso centralizzato da parte del team della piattaforma.
Connessioni WebSocket Eventi per connessioni API WebSocket, a partire dall'handshake fino alla chiusura della connessione.
Utilizzo del portale per sviluppatori Le richieste ricevute ed elaborate dal portale per sviluppatori di Gestione API, incluse le azioni di autenticazione utente, le visualizzazioni dei dettagli dell'API e i test API nella console di test interattiva.
Gateway di intelligenza artificiale generativa Richieste elaborate dal gateway di Gestione API per API REST LLM (Large Language Model), ad esempio le API Microsoft Foundry, tra cui l'utilizzo dei token, i modelli e facoltativamente i dettagli delle richieste e dei completamenti delle risposte. Abilitare la registrazione dei messaggi di richiesta e/o dei messaggi di risposta per API LLM specifiche.

Per altre informazioni, vedere Informazioni di riferimento sui dati di monitoraggio di Gestione API.

Abilitare l'impostazione di diagnostica per i log di Monitoraggio di Azure

Per configurare un'impostazione di diagnostica per la raccolta di log delle risorse:

  1. Nel portale di Azure accedere all'istanza di Gestione API.

  2. Nel riquadro del menu centrale, in Monitoraggio selezionare Impostazioni di diagnostica>+ Aggiungi impostazione di diagnostica.

    Screenshot dell'aggiunta di un'impostazione di diagnostica nel portale.

  3. Nel riquadro Impostazione di diagnostica, immettere o selezionare i dettagli per l'impostazione:

    1. Nome dell'impostazione di diagnostica: immettere un nome descrittivo.
    2. Gruppi di categorie: facoltativamente, effettuare una selezione per lo scenario.
    3. In Categorie: selezionare una o più categorie. Ad esempio, selezionare Log correlati a ApiManagement Gateway per raccogliere i log per la maggior parte delle richieste al gateway di Gestione API.
    4. In Dettagli destinazioneselezionare una o più opzioni e specificare i dettagli per la destinazione. Ad esempio, inviare i log a un'area di lavoro Log Analytics di Azure, archiviare i log a un account di archiviazione o trasmetterli a un hub eventi. Per altre informazioni, vedere Impostazioni di diagnostica in Monitoraggio di Azure.
    5. Selezionare Salva.

    Suggerimento

    • Per visualizzare un’analisi di API nel dashboard basato su Monitoraggio di Azure per Gestione API (riquadro Monitoraggio>Analytics), selezionare un'area di lavoro Azure Log Analytics come destinazione.
    • Se si seleziona un'area di lavoro Log Analytics, è possibile scegliere di archiviare i dati in una tabella specifica della risorsa (ad esempio, una tabella ApiManagementGatewayLogs) o archiviarli nella tabella generale di AzureDiagnostics. È consigliabile usare la tabella specifica della risorsa per le destinazioni di log che la supportano. Ulteriori informazioni
  4. Dopo aver configurato i dettagli per le destinazioni o la destinazioni del log, selezionare Salva.

Note

L'aggiunta di un oggetto impostazione di diagnostica potrebbe causare un errore se la proprietà MinApiVersiondel servizio Gestione API è impostata su qualsiasi versione API successiva alla versione 2022-09-01-preview.

Note

Per abilitare le impostazioni di diagnostica per le aree di lavoro di Gestione API, vedere Creare e gestire un'area di lavoro.

Visualizzare i dati di log di Monitoraggio di Azure

A seconda della destinazione del log scelta, la visualizzazione dei dati può richiedere alcuni minuti.

Visualizzare i log nell'area di lavoro Log Analytics

Se si abilita la raccolta di log o metriche in un'area di lavoro Log Analytics, potrebbero essere necessari alcuni minuti prima che i dati vengano visualizzati in Monitoraggio di Azure e nel dashboard basato su Monitoraggio di Azure per Gestione API (riquadro Monitoraggio>Analisi).

Per visualizzare i dati:

  1. Nel portale di Azure accedere all'istanza di Gestione API.

  2. Nel menu a sinistra, in Monitoraggio, selezionare Log.

  3. Eseguire query per visualizzare i dati. Sono disponibili numerose query di esempio oppure eseguire una query personalizzata. Ad esempio, la query seguente recupera le ultime 24 ore di dati dalla tabella ApiManagementGatewayLogs:

    ApiManagementGatewayLogs
    | where TimeGenerated > ago(1d) 
    

    Screenshot dell'esecuzione di query sulla tabella ApiManagementGatewayLogs nel portale.

Visualizzare i log nell'account di archiviazione

Se si inviano log a un account di archiviazione, è possibile accedere ai dati nel portale di Azure e scaricarli per l'analisi.

  1. Nel portale di Azure andare alla destinazione dell'account di archiviazione.
  2. Nel menu a sinistra selezionare Browser archiviazione.
  3. In Contenitori BLOB selezionare un nome per i dati di log, ad esempio insights-logs-developerportalauditlogs per i log di utilizzo del portale per sviluppatori.
  4. Passare al contenitore per i log nell'istanza di Gestione API. I log vengono partizionati in intervalli di 1 ora.
  5. Per recuperare i dati per ulteriori analisi, selezionare Scarica.

Modificare le impostazioni di registrazione API

Quando si usa il portale per creare un'impostazione di diagnostica per abilitare la raccolta di log del gateway di Gestione API o del gateway di intelligenza artificiale generativo, la registrazione è abilitata con le impostazioni predefinite. Le impostazioni predefinite non includono i dettagli delle richieste o delle risposte, ad esempio i corpi di richiesta o risposta. È possibile modificare le impostazioni di registrazione per tutte le API o eseguirne l'override per le singole API. Ad esempio, modificare la frequenza di campionamento o il livello di dettaglio dei dati del log del gateway, abilitare la registrazione dei messaggi di richiesta o risposta LLM o disabilitare la registrazione per alcune API.

Per informazioni dettagliate sulle impostazioni di registrazione, vedere le pagine di riferimento diagnostica - Creazione o aggiornamento e diagnostica API - Creare o aggiornare l'API REST.

Per configurare le impostazioni di registrazione per tutte le API:

  1. Nel menu a sinistra dell'istanza di Gestione API, selezionare API>API>Tutte le API.
  2. Selezionare la scheda Impostazioni dalla barra in alto.
  3. Scorrere verso il basso fino alla sezione Log di diagnostica e selezionare la scheda Monitoraggio di Azure.
  4. Esaminare le impostazioni e apportare modifiche, se necessario. Selezionare Salva.

Per configurare le impostazioni di registrazione per un'API specifica:

  1. Nel menu a sinistra dell'istanza di Gestione API selezionare API>API e quindi il nome dell'API.
  2. Selezionare la scheda Impostazioni dalla barra in alto.
  3. Scorrere verso il basso fino alla sezione Log di diagnostica e selezionare la scheda Monitoraggio di Azure.
  4. Esaminare le impostazioni e apportare modifiche, se necessario. Selezionare Salva.

Importante

Gestione API applica un limite di 32 KB per le dimensioni delle voci di log inviate a Monitoraggio di Azure. Il comportamento quando una voce di log supera il limite dipende dalla categoria di log e dagli attributi di dati registrati:

  • Log del gateway di gestione delle API: i payload di richiesta o risposta raccolti in una voce di log possono essere fino a 8.192 byte ciascuno. Se le dimensioni combinate di tutti gli attributi presenti in una voce superano 32 kB, Gestione API taglia la voce rimuovendo tutto il contenuto del corpo e della traccia.
  • Log del gateway di IA generativa: i messaggi di richiesta o risposta LLM di dimensioni fino a 32 kB, se raccolti, vengono inviati in un’unica voce. I messaggi di dimensioni superiori a 32 KB vengono suddivisi e registrati in blocchi di 32 KB con numeri di sequenza per una ricostruzione successiva. I messaggi di richiesta e i messaggi di risposta non possono superare 2 MB ciascuno.

Usare gli strumenti di Monitoraggio di Azure per analizzare i dati

Questi strumenti di Monitoraggio di Azure sono disponibili nel portale di Azure per analizzare i dati di monitoraggio:

  • Alcuni servizi di Azure hanno un dashboard di monitoraggio predefinito nel portale di Azure. Questi dashboard sono denominati informazioni dettagliate ed è possibile trovarli nella sezione Insights del Monitoraggio di Azure nel portale di Azure.

  • Esplora Metriche consente di visualizzare e analizzare le metriche per le risorse di Azure. Per altre informazioni, vedere Analizzare le metriche con Esplora metriche di Monitoraggio di Azure.

  • Log Analytics consente di effettuare query e analizzare i dati di log usando il Linguaggio di query Kusto (KQL). Per altre informazioni, vedere Introduzione alle query dei log del Monitoraggio di Azure.

  • Il portale di Azure ha un'interfaccia utente per la visualizzazione e le ricerche di base del log attività. Per eseguire analisi più approfondite, indirizzare i dati ai log di Monitoraggio di Azure ed eseguire query più complesse in Log Analytics.

  • Application Insights monitora la disponibilità, le prestazioni e l'utilizzo delle applicazioni Web, così è possibile individuare e diagnosticare gli errori senza dover aspettare che siano segnalati dagli utenti.
    Application Insights include punti di connessione a una gamma di strumenti di sviluppo e si integra con Visual Studio per supportare i processi DevOps. Per altre informazioni, vedere Monitoraggio delle applicazioni per il Servizio app.

Gli strumenti che consentono una visualizzazione più complessa includono:

  • I dashboard che consentono di combinare tipi di dati diversi in un singolo riquadro nel portale di Azure.
  • Cartelle di lavoro, report personalizzabili che è possibile creare nel portale di Azure. Le cartelle di lavoro possono includere testo, metriche e query di log.
  • Grafana è una piattaforma aperta, ideale per i dashboard operativi. È possibile usare Grafana per creare dashboard che includano dati da più origini diverse dal Monitoraggio di Azure.
  • Power BI, un servizio di analisi aziendale che fornisce visualizzazioni interattive per un'ampia varietà di origini dati. È possibile configurare per Power BI per importare automaticamente i dati di log da Monitoraggio di Azure per sfruttare i vantaggi di queste visualizzazioni.

Visualizzare i dati di monitoraggio di Gestione API usando un dashboard Grafana gestito

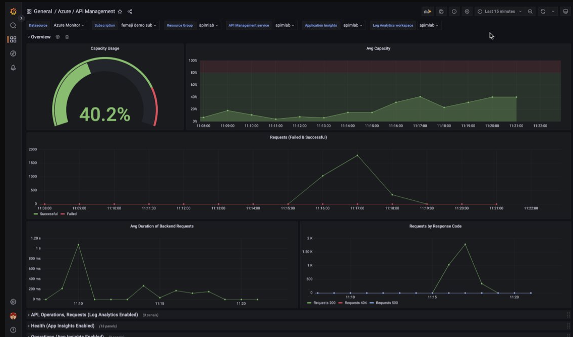
È possibile usare Grafana con gestione Azure per visualizzare i dati di monitoraggio di API Management raccolti in un'area di lavoro Log Analytics. Usare un dashboard predefinito di API Management per visualizzare in tempo reale i log e le metriche raccolti dall'istanza di API Management.

Nell'istanza di Gestione API:

  • Per visualizzare i log delle risorse e le metriche per Gestione API, configurare le impostazioni di diagnostica per raccogliere i log delle risorse e inviarli a un'area di lavoro Log Analytics.

  • Per visualizzare dati dettagliati sulle richieste al gateway di API Management, integrare l'istanza di API Management con Application Insights.

    Note

    Per visualizzare i dati in un singolo dashboard, configurare l'area di lavoro Log Analytics per le impostazioni di diagnostica e l'istanza di Application Insights nello stesso gruppo di risorse dell'istanza di API Management.

Nell'area di lavoro Grafana gestita:

  • Per creare un'istanza e un'area di lavoro Grafana con gestione, vedere l'avvio rapido per il portale o l'interfaccia della riga di comando di Azure.
  • L'istanza di Grafana con gestione deve trovarsi nella stessa sottoscrizione dell'istanza di API Management.
  • Al momento della creazione, all'area di lavoro Grafana viene assegnata automaticamente un'identità gestita di Microsoft Entra, a cui viene assegnato il ruolo Lettore di monitoraggio nella sottoscrizione. In questo modo è possibile accedere immediatamente a Monitoraggio di Azure dalla nuova area di lavoro Grafana senza dover impostare manualmente le autorizzazioni. Altre informazioni sulla configurazione delle origini dati per Grafana con gestione.

Importare prima di tutto il dashboard di API Management nell'area di lavoro di Grafana con gestione.

Per importare il dashboard:

  1. Andare all'area di lavoro Grafana con gestione Azure. Nella pagina Panoramica dell'istanza di Grafana con gestione del portale selezionare il collegamento Endpoint.
  2. Nell'area di lavoro Grafana con gestione andare a Dashboard>Sfoglia>importa.
  3. Nella pagina Importa, in Importa tramite grafana.comimmettere 16604 e selezionare Carica.
  4. Selezionare un'origine dati di Monitoraggio di Azure, esaminare o aggiornare le altre opzioni e selezionare Importa.

Per usare il dashboard Gestione API:

  1. Nell'area di lavoro Grafana con gestione andare a Dashboard>Esplora e selezionare il dashboard di API Management.
  2. Negli elenchi a discesa nella parte superiore effettuare selezioni per l'istanza di API Management. Se configurata, selezionare un'istanza di Application Insights e un'area di lavoro Log Analytics.

Esaminare le visualizzazioni predefinite nel dashboard, che risulta simile allo screenshot seguente:

Screenshot del dashboard di Gestione API nell'area di lavoro Grafana gestita.

Esportare i dati di Monitoraggio di Azure

È possibile esportare i dati da Monitoraggio di Azure in altri strumenti usando:

Per iniziare a usare l'API REST per il Monitoraggio di Azure, vedere Procedura dettagliata per l'API REST del Monitoraggio di Azure.

Usare query Kusto per analizzare i dati di log

È possibile analizzare i dati dei log di Monitoraggio di Azure usando il linguaggio di query Kusto (KQL). Per altre informazioni, vedere Log di query in Monitoraggio di Azure.

Usare gli avvisi di Monitoraggio di Azure per notificare i problemi

Gli avvisi di Monitoraggio di Azure consentono di identificare e risolvere i problemi nel sistema e di inviare notifiche proattive quando vengono rilevate condizioni specifiche nei dati di monitoraggio, prima che i clienti li notino. È possibile creare avvisi su qualsiasi metrica o fonte di dati di log nella piattaforma di dati di Monitoraggio di Azure. Esistono diversi tipi di avvisi di Monitoraggio di Azure a seconda dei servizi monitorati e dei dati di monitoraggio raccolti. Vedere Scelta del tipo di regola di avviso corretto.

Per informazioni sulla configurazione di una regola avvisi in Gestione API di Azure, vedere Configurare una regola avvisi.

Per esempi di avvisi comuni per le risorse di Azure, vedere Query di avviso del log di esempio.

Implementazione di avvisi su larga scala

Per alcuni servizi, è possibile effettuare un monitoraggio su larga scala applicando la stessa regola di avviso delle metriche a più risorse dello stesso tipo presenti nella stessa area di Azure. Avvisi di base di Monitoraggio di Azure (AMBA) offre un metodo semi-automatizzato per implementare importanti avvisi, dashboard e linee guida per le metriche della piattaforma su larga scala.

Ricevere consigli personalizzati con Azure Advisor

Per alcuni servizi, se si verificano condizioni critiche o modifiche imminenti durante le operazioni sulle risorse, viene visualizzato un avviso nella pagina Panoramica del servizio nel portale. È possibile trovare altre informazioni e correzioni consigliate per l'avviso in Consigli di Advisor in Monitoraggio nel menu a sinistra. Durante il normale funzionamento non viene visualizzato nessun consiglio di Advisor.

Per altre informazioni su Azure Advisor, vedere Informazioni generali su Azure Advisor.